Docker 监控平台部署
一、Docker 自带的监控命令
1、docker ps
bash
[root@docker ~]# docker ps
2、docker top <容器名>
bash
[root@docker ~]# docker top mycentos
3、docker stats
bash
[root@docker ~]# docker stats
优点与缺点
- 优点:简单、快速查看容器状态
- 缺点:仅实时数据,无法查看历史趋势;功能有限
二、Docker 监控解决方案:cAdvisor + Prometheus + Grafana
架构说明
- cAdvisor:数据采集器,收集容器和主机的资源使用情况
- Prometheus:时序数据库,存储监控数据
- Grafana:数据可视化平台,展示监控图表
1、部署 cAdvisor
拉取并运行 cAdvisor 容器
bash
[root@docker ~]# docker pull google/cadvisor
[root@docker ~]# docker run -d -v /:/rootfs:ro -v /var/run:/var/run:ro -v /sys:/sys:ro -v /var/lib/docker/:/var/lib/docker:ro -v /dev/disk/:/dev/disk:ro -p 8080:8080 --detach=true --name=cadvisor --privileged --device=/dev/kmsg google/cadvisor:latest
访问界面
txt
http://<IP>:8080/containers/docker

cAdvisor 特点
- 展示主机和容器两个层次的监控数据
- 支持历史数据查看
- 界面简陋,但支持数据导出(如 Prometheus)
2、部署 Prometheus
创建配置文件 /etc/prometheus/prometheus.yml
bash
[root@docker ~]# mkdir -p /etc/prometheus
[root@docker ~]# vim /etc/prometheus/prometheus.yml
[root@docker ~]# chmod 777 /etc/prometheus/prometheus.yml
[root@docker ~]# systemctl restart chronyd
[root@docker ~]# systemctl enable chronyd
[root@docker ~]# hwclock -w
yaml
global:
scrape_interval: 15s
evaluation_interval: 15s
alerting:
alertmanagers:
- static_configs:
- targets:
rule_files:
scrape_configs:
- job_name: 'prometheus'
static_configs:
- targets: ['192.168.100.10:9090']
- job_name: 'cadvisor'
static_configs:
- targets: ['192.168.100.10:8080']
bash
[root@docker ~]# docker pull prom/prometheus
[root@docker ~]# docker run -itd --name prometheus -p 9090:9090 -v /etc/prometheus/prometheus.yml:/etc/prometheus/prometheus.yml prom/prometheus:latest --config.file=/etc/prometheus/prometheus.yml --web.enable-lifecycle
访问界面
txt
http://<IP>:9090/targets

- 查看数据源状态(应显示
cAdvisor
为 UP)
3、部署 Grafana
拉取并运行 Grafana
bash
[root@docker ~]# docker pull grafana/grafana
[root@docker ~]# docker run -itd --name=grafana -p 3000:3000 grafana/grafana
访问界面
账号:admin
密码:admin
登录后重设密码
txt
http://<IP>:3000/login

配置数据源
点击 Add your first data source

选择 Prometheus

填写 URL:http://<Prometheus_IP>:9090

点击 "Save & Test"

导入仪表盘
点击左侧 Dashboards 后,点击 + Create dashboard

先点击 Import a dashboard 后,再点击 Discard

输入仪表盘模板 ID :193

选择刚刚配置的 Prometheus 数据源

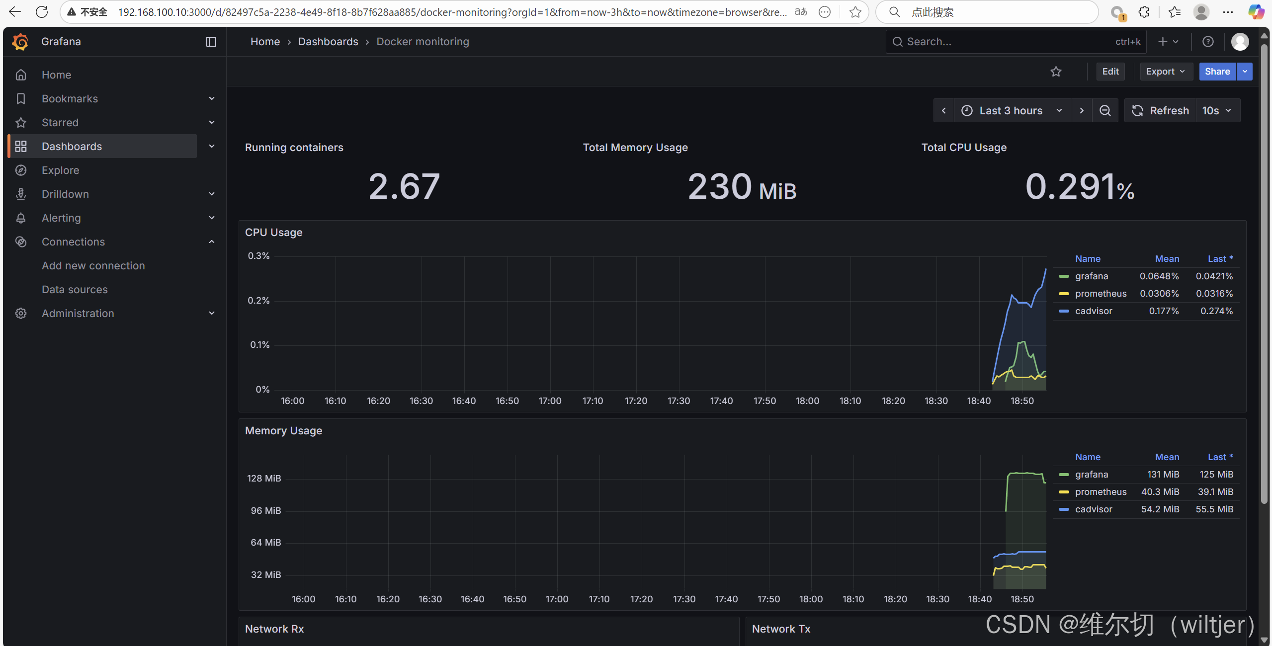
查看监控面板
- 显示每个容器的 CPU、内存、I/O 使用情况

获取仪表盘模板ID
txt
https://grafana.com/grafana/dashboards/

三、总结
- 推荐使用 cAdvisor + Prometheus + Grafana 组合,实现 Docker 容器全方位监控
- cAdvisor 负责数据采集,Prometheus 负责存储,Grafana 负责可视化
- Docker 自带命令适合快速查看状态,但不适合长期监控与趋势分析
- 监控历史数据有助于分析容器运行状况和性能瓶颈
- 若 Grafana 无数据,请检查 Docker 主机与监控机时间是否同步