验证码检测系统
本文档旨在对验证码检测系统进行全方位的技术剖析。内容涵盖从数据采集与处理、YOLOv8 算法原理与训练细节、数据库深度设计,到前后端分离系统的架构与功能实现。
1. 数据集 (Dataset)
本项目的核心任务是实现对复杂验证码的精准识别。识别目标覆盖了数字(0-9)和英文字母(a-z, A-Z),共计 62个类别。高质量的数据集是训练高精度模型的基础。
1.1 数据集构成与来源
为了保证模型的泛化能力,数据集采用了多源融合的方式构建:
- 数据来源 :
- 网络爬取: 使用 Python 爬虫技术从公开的验证码生成网站或数据集库中批量获取图片。
- 人工生成 : 利用 Python 的
captcha库批量生成包含不同字体、背景干扰线和噪点的验证码图片,模拟真实场景。
- 标注工具 : 使用开源标注工具 LabelImg 或 AnyLabeling 进行人工标注,生成 YOLO 格式的
.txt标签文件。 - 数据集划分 : 遵循经典的机器学习划分比例,将数据集分为三部分:
- 训练集 (Train Set): 约占 80%,用于模型的参数学习。
- 验证集 (Validation Set): 约占 10%,用于训练过程中的模型评估和超参数调整。
- 测试集 (Test Set): 约占 10%,用于模型最终的性能测试。
1.2 数据预处理与增强 (Preprocessing & Augmentation)
在送入模型训练前,图像经过了严格的预处理流程,以适应 YOLOv8 的输入要求并提升模型鲁棒性。
- 尺寸调整 (Resize) : 所有输入图片统一调整为 640x640 像素,这是 YOLOv8n 模型的默认输入尺寸。
- Mosaic 数据增强 : 训练过程中启用了 Mosaic 增强(概率
mosaic: 1.0),即将 4 张图片随机裁剪、缩放并拼接在一起。这极大地丰富了检测目标的背景,提升了模型对小目标的检测能力。 - 色彩抖动 (HSV Augmentation) : 对图像的色调 (Hue)、饱和度 (Saturation) 和亮度 (Value) 进行随机扰动(
hsv_h: 0.015,hsv_s: 0.7,hsv_v: 0.4),模拟不同光照环境下的验证码图片。 - 几何变换 : 包括随机平移(
translate: 0.1)和缩放(scale: 0.5),增加模型对目标位置和大小变化的适应性。
2. 算法与模型 (Algorithm & Model)
本项目采用 YOLOv8n (Nano版本) 作为核心检测模型。YOLOv8 是 Ultralytics 公司推出的最新一代目标检测模型,相比 YOLOv5,它在精度和速度上都有显著提升。
2.1 模型架构深度解析
YOLOv8 的网络结构主要由以下三部分组成:
- Backbone (主干网络) : 采用 CSPDarknet 结构,并引入了 C2f 模块 替代了 YOLOv5 中的 C3 模块。C2f 模块拥有更多的跳跃连接(Skip Connections),能够提取更丰富的梯度流信息,从而获得更强的特征提取能力。
- Neck (颈部网络) : 依然采用 PANet (Path Aggregation Network) 结构,通过自顶向下和自底向上的双向特征金字塔网络(Bi-FPN),实现多尺度特征的深度融合,有效提升对不同大小字符的检测效果。
- Head (检测头) : 采用了 Decoupled Head (解耦头) 设计,将分类(Classification)和回归(Regression)任务分开处理。分类分支使用 BCE Loss ,回归分支使用 CIoU Loss 和 DFL (Distribution Focal Loss),这种解耦设计显著加快了收敛速度并提高了定位精度。
2.2 训练超参数 (Training Hyperparameters)
模型训练在 GPU 环境下进行,关键超参数配置如下(基于 args.yaml):
- Epochs: 100 (总训练轮次)
- Batch Size: 16 (批处理大小)
- Image Size: 640 (输入图像分辨率)
- Optimizer: Auto (自动选择,通常为 SGD 或 AdamW)
- Learning Rate : 初始学习率
lr0: 0.01,最终学习率lrf: 0.01 - Momentum: 0.937 (动量因子)
- Weight Decay: 0.0005 (权重衰减,防止过拟合)
- IoU Threshold: 0.7 (训练时用于计算 Loss 的 IoU 阈值)
2.3 训练结果与评估指标
我们通过一系列可视化图表来监控训练过程和评估模型性能。
1. 标签分布 (Labels)

图解:此图展示了数据集中各类别标签的统计信息。
- 左上 (Instances per class): 各个字符类别(0-9, a-z, A-Z)的样本数量柱状图。理想情况下应保持均衡,若某些字符样本过少,模型对其识别能力会变弱。
- 右上 (Box Shape): 边界框的宽高中值分布,反映了验证码字符的形态特征。
- 左下 (Box Labels): 归一化后的中心点 (x, y) 分布,展示字符在图片中的位置分布。
- 右下 (Box Size): 归一化后的宽高分布。
2. 标签相关图 (Labels Correlogram)

图解:展示了标签中心点坐标 (x, y) 以及宽高 (width, height) 之间的多变量联合分布图。对角线为各变量的直方图,非对角线为散点图。这有助于分析数据集中目标位置和形状的内在规律。
3. 训练过程曲线 (Results)

图解:记录了训练集和验证集随 Epoch 变化的各项指标。
- Train/Val Box Loss: 边界框回归损失,衡量预测框与真实框的重合度误差。曲线下降表示定位越准。
- Train/Val Class Loss: 类别分类损失,衡量字符识别的准确性。曲线下降表示分类错误率降低。
- Precision (精确率) : TP/(TP+FP)TP / (TP + FP)TP/(TP+FP),查准率。表示预测为"A"的样本中,确实是"A"的比例。
- Recall (召回率) : TP/(TP+FN)TP / (TP + FN)TP/(TP+FN),查全率。表示所有真实的"A"中,被成功检测出来的比例。
- mAP@0.5: 当 IoU 阈值设为 0.5 时的平均精度均值。这是衡量检测模型最常用的核心指标,数值越接近 1 越好。
- mAP@0.5:0.95: 在 IoU 从 0.5 到 0.95 步长 0.05 的各个阈值下 mAP 的平均值,反映了模型在高精度定位要求下的表现。
4. 混淆矩阵 (Confusion Matrix)


图解:混淆矩阵是分类任务中最详细的评估工具。
- 行 (True): 代表真实的字符类别。
- 列 (Predicted): 代表模型预测的字符类别。
- 对角线: 颜色最深,数值最大,代表正确预测的样本。
- 非对角线: 如果某处有较深颜色,说明模型容易将这两个字符混淆(例如将 '0' 误认为 'O',或 'l' 误认为 '1')。归一化矩阵直接展示了预测准确的百分比。
5. 验证集实测效果

图解:展示了模型在验证集上的实际推理结果。每个目标框上方标注了预测类别 和置信度 (Confidence Score)。这是模型性能最直观的体现。
3. 数据库设计 (Database Design)
系统后端采用 SQLite 作为默认数据库,它轻量级且无需额外配置,非常适合开发和中小型应用。所有数据表通过 Django ORM (Object-Relational Mapping) 定义,保证了代码的可移植性和安全性。
3.1 角色表 (Role)
设计目的: 实现基于角色的访问控制 (RBAC),区分管理员和普通用户权限。
| 字段名 | 类型 | 长度 | 非空 | 默认值 | 详细描述 |
|---|---|---|---|---|---|
| id | Integer | - | YES | Auto | 主键,自增 ID,唯一标识一个角色。 |
| role_name | CharField | 255 | NO | '' | 角色名称,如 "Admin", "User"。 |
| description | TextField | - | NO | '' | 角色职能描述,用于后台备注。 |
| created_at | DateTime | - | NO | Auto | 记录角色创建的时间戳,自动生成。 |
3.2 用户信息表 (Profile)
设计目的: 存储用户的核心身份信息及扩展属性。
| 字段名 | 类型 | 长度 | 非空 | 唯一 | 详细描述 |
|---|---|---|---|---|---|
| id | Integer | - | YES | - | 主键。 |
| username | CharField | 255 | NO | YES | 用户登录名,必须系统唯一,用于身份认证。 |
| password | CharField | 255 | NO | - | 加密存储的用户密码(通常为 PBKDF2 散列值)。 |
| name | CharField | 255 | NO | - | 用户的真实姓名或昵称。 |
| gender | CharField | 255 | NO | - | 性别。 |
| avatar | ImageField | - | NO | - | 用户头像,存储相对路径(如 avatars/default.png)。 |
| phone | CharField | 255 | NO | - | 联系手机号。 |
| CharField | 255 | NO | - | 电子邮箱。 | |
| role_id | ForeignKey | - | NO | - | 外键 ,关联 Role 表。定义用户所属角色。 |
| dept | CharField | 255 | NO | - | 用户所属部门。 |
| notes | TextField | - | NO | - | 管理员对该用户的备注信息。 |
3.3 检测历史表 (Yolo_detect_history)
设计目的: 记录每一次检测任务的详细数据,用于历史追溯和数据分析。
| 字段名 | 类型 | 长度 | 非空 | 详细描述 |
|---|---|---|---|---|
| id | Integer | - | YES | 主键。 |
| user_id | ForeignKey | - | NO | 外键 ,关联 Profile 表。记录是谁发起的检测。 |
| type | CharField | 255 | NO | 检测类型(如 "验证码检测")。 |
| input | FileField | - | NO | 原始上传图片的存储路径(Yolo_detect_history/inputs/)。 |
| output | ImageField | - | NO | 算法处理后带有标注框的图片路径(Yolo_detect_history/outputs/)。 |
| describe | TextField | - | NO | 检测结果的简要文本描述。 |
| result | JSONField | - | NO | 核心字段。存储完整的检测结果数据结构,包含每个目标的类别、置信度、边界框坐标等。使用 JSON 格式是为了方便前端解析和结构化存储。 |
| created_at | DateTime | - | NO | 任务完成时间,用于按时间轴展示历史。 |
3.4 系统反馈表 (Feedback)
设计目的: 建立用户与系统管理员之间的沟通桥梁。
| 字段名 | 类型 | 长度 | 非空 | 详细描述 |
|---|---|---|---|---|
| id | Integer | - | YES | 主键。 |
| user_id | ForeignKey | - | NO | 外键 ,关联 Profile 表。 |
| subject | CharField | 255 | NO | 反馈的标题或摘要。 |
| message | TextField | - | NO | 具体的反馈内容描述。 |
| resolved | CharField | 255 | NO | 解决状态标识(如 "Pending", "Resolved")。 |
| image | ImageField | - | NO | 用户上传的问题截图。 |
| video | FileField | - | NO | 用户上传的问题录屏视频。 |
| created_at | DateTime | - | NO | 反馈提交时间。 |
4. 系统功能与界面 (System Functions & Interface)
本系统采用现代化的 B/S (Browser/Server) 架构,实现了前后端完全分离。
- 前端技术栈 : Vue 3 (核心框架) + Vite (构建工具) + TypeScript (类型安全) + Element Plus (UI 组件库) + Axios (HTTP 请求) + ECharts (数据可视化)。
- 后端技术栈 : Python 3 + Django 4 + Django REST Framework (DRF)。
- 通信协议: RESTful API,通过 JSON 格式交换数据。
4.1 登录与注册 (Login & Register)
技术实现: 采用 JWT (JSON Web Token) 认证机制。
- 用户提交账号密码。
- 后端验证通过后签发 Access Token 和 Refresh Token。
- 前端将 Token 存储在 LocalStorage/Cookie 中,后续请求自动携带 Token 进行身份验证。

功能:界面简洁美观,支持表单验证(如必填项检查、密码长度检查)。
4.2 个人中心 (User Center)
技术实现 : 前端调用 /api/profile/ 接口获取当前用户信息并渲染。
个人信息管理

功能:支持头像上传(包含裁剪功能)、基本信息修改。修改后数据实时同步至数据库。
修改密码

功能:需要验证旧密码,确保操作安全性。
4.3 用户管理 (User Management)
权限控制 : 仅当当前用户角色为 "Admin" 时可见。
技术实现 : 使用 Element Plus 的 el-table 组件展示数据,支持分页、排序和搜索。

功能:CRUD(增删改查)操作的一站式管理界面。管理员可重置用户密码或禁用违规账号。
4.4 智能检测 (Intelligent Detection)
工作流程:
- 上传 : 用户拖拽或点击上传图片,前端通过
FormData将文件发送至后端/api/detect/接口。 - 推理 : 后端接收图片,加载预训练的 YOLOv8 模型 (
best.pt),执行model.predict()。 - 处理: 算法返回预测框坐标和类别。后端使用 OpenCV 将边界框绘制在原图上。
- 响应: 后端返回处理后的图片 URL 和详细的 JSON 结果数据。
- 展示: 前端同时展示原图、结果图和右侧的检测列表。
检测界面

功能:支持大文件上传,带有上传进度条提示。
检测结果

*功能:
- 可视化结果: 图片上清晰标注了每个验证码字符的位置。
- 列表展示: 右侧列表显示识别出的字符内容(如 "A", "3")及其置信度(如 "0.98")。
- 语音播报: (可选) 系统可调用浏览器语音合成 API 朗读检测结果。*
4.5 历史记录管理 (History Management)
技术实现 : 后端提供过滤接口,支持按时间范围、检测类型筛选数据。

功能:每一条历史记录都保存了当时的输入图、输出图和识别文字。点击可查看大图。
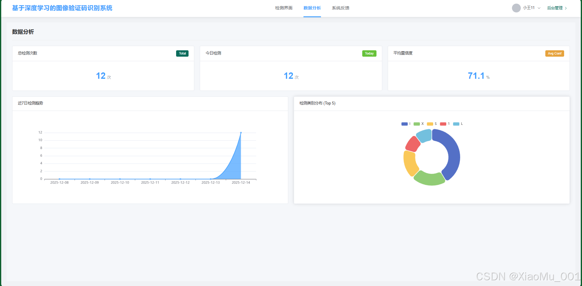
4.6 数据分析 (Data Analysis)
技术实现 : 使用 ECharts 图表库渲染。后端通过聚合查询 (Aggregation) 计算各类统计数据。

*功能:
- 类别分布: 饼图展示数字和字母的识别比例。
- 检测量趋势: 折线图展示最近 7 天或 30 天的系统使用活跃度。
- 置信度分布: 柱状图展示模型识别结果的平均置信度区间,帮助评估模型在实际环境下的表现。*
4.7 系统反馈 (Feedback)
技术实现 : 支持多媒体文件上传。

功能:用户提交反馈后,状态默认为 "未解决"。管理员介入处理后,可更新状态为 "已解决",形成闭环服务。