延凡 APM 应用性能管理系统是专为中小企业、互联网团队及数字化转型企业打造的轻量化智能可观测平台,紧扣《数据中心智能化运维综合管控技术要求》(YDT 6231-2024)核心规范,聚焦 "故障快诊、性能优化、合规审计、成本可控" 核心目标,整合 eBPF 零侵入采集、AI 大模型诊断、MCP 协议协同等前沿技术,覆盖 "应用 - 系统 - 网络 - 存储" 全栈链路,破解传统 APM"代码侵入高、部署复杂、数据孤岛、成本高昂" 的痛点,5 万起即可开通核心功能,已服务超 150 家企业实现故障修复时间(MTTR)缩短 70%、运维成本降低 22%、应用可用性提升至 99.99%,适配混合云、微服务等复杂 IT 环境,成为企业数字化运维的 "智能雷达"。
一、核心定位:中小企业的 "零门槛全栈可观测中枢"
传统 APM 工具多面向大型企业,存在 "部署难、学习成本高、付费昂贵" 等问题,本系统以零侵入部署、AI 原生驱动、低成本订阅、全栈覆盖为核心优势,精准匹配不同规模企业的运维需求:
- 对运维团队:无需专业编码能力,10 分钟完成部署,AI 自动定位故障根因,减少 85% 人工排查工作量,从 "被动救火" 转向 "主动预防";
- 对研发团队:全链路追踪代码级性能瓶颈,无需修改业务代码即可获取函数调用耗时,优化效率提升 40%;
- 对企业负责人:5 万起订阅核心功能,按监测节点按需扩容,较传统方案成本降低 60%,同时满足等保合规与运维审计要求;
- 对业务团队:实时监控用户体验指标,提前拦截性能问题,避免因应用卡顿导致的客户流失与营收损失。



二、技术架构:"eBPF+AI + 端边云" 全栈协同体系
系统采用模块化、轻量化设计,兼容 Java、Python、Go 等主流开发语言,适配公有云、私有云、混合云及容器化环境,无需重构现有 IT 架构,核心架构分为三层:
1. 感知采集层:eBPF 零侵入全栈数据采集
摒弃传统 Agent 插桩模式,通过 eBPF 内核级技术实现无代码侵入采集,覆盖全链路性能数据:
- 核心采集终端:eBPF 探针(自动解析 HTTP、Dubbo、gRPC 等协议)、应用性能传感器、网络流量分析模块、服务器硬件监控终端、数据库性能采集器;
- 协议兼容能力:支持 Modbus、TCP/IP、Kafka 等 10 + 主流协议,适配 MySQL、Redis、Elasticsearch 等 30 + 中间件与数据库,无需更换现有组件;
- 采集优势:内核级执行效率,CPU 占用率<1%,不影响应用运行,单个探针可覆盖多实例部署,部署时间<30 分钟。

2. 边缘处理层:本地化智能分析 + 稳定保障
解决企业 "网络波动、多环境异构、数据传输延迟" 问题,保障运维不中断:
- 工业级边缘网关:支持 4G / 以太网双模通信,断网时本地存储 30 天数据,恢复后自动同步云端,响应延迟<300ms;
- 轻量化 AI 引擎:本地完成异常检测、数据清洗与初步分析,降低云端传输压力,保障实时监控;
- 多源数据融合:打破应用、系统、网络、存储的数据孤岛,实现跨层级关联分析,为故障诊断提供完整数据链。

3. 云端平台层:AI 大模型 + MCP 协议双核心
SaaS 化平台无需本地服务器维护,核心能力覆盖 "监测 - 分析 - 诊断 - 优化 - 合规" 全流程:
- 核心引擎:APM 专用 AI 大模型(含根因分析、性能预测算法)、MCP 协议协同引擎、全链路追踪引擎、合规审计模型;
- 功能模块:全栈监控看板、AI 故障诊断中心、性能优化工具、合规报表生成、用户体验分析、资源成本优化,按需订阅开通;
- 扩展能力:支持 API 接口开放,可对接企业 ITSM、运维工单系统、云平台控制台,实现数据互通与流程闭环。

三、核心功能:五大场景破解应用性能管理痛点
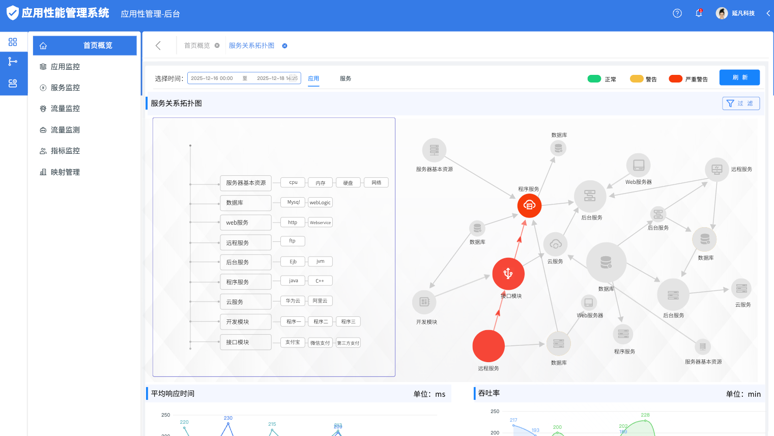
1. 全栈可观测:数据实时可视化,无死角监控
- 多维度采集:覆盖应用代码层(函数调用、接口响应)、系统层(CPU、内存、磁盘 I/O)、网络层(延迟、丢包率)、存储层(数据库查询耗时、缓存命中率),采集频率 1 秒 / 次,数据准确率≥99.8%;
- 可视化呈现:全链路拓扑图、性能热力图、趋势曲线直观展示,支持按应用、服务、接口多维度筛选,问题节点一键定位;
- 数据追溯:云端存储 1 年以上历史数据,支持任意时段性能回溯与对比分析,满足故障复盘与优化效果验证需求。

2. AI 故障诊断:分钟级根因定位,告别盲目排查
- 智能异常检测:AI 大模型基于时序分析与机器学习,自动识别接口超时、资源泄露、数据库慢查询等异常,1 分钟推送告警(支持短信 / 微信 / 邮件);
- 根因自动分析:结合 MCP 协议协同能力,关联应用、系统、网络多维度数据,直接标注故障根源(如 "数据库索引缺失导致查询超时"),无需人工交叉验证;
- 自愈建议推送:针对常见故障自动生成修复方案,支持一键执行脚本优化(如缓存清理、连接池调整),故障修复时间缩短 70%。
3. 性能优化:数据驱动降本提效,量化业务价值
- 接口性能优化:识别慢接口与冗余调用,AI 推送代码优化建议(如 SQL 改写、缓存策略调整),接口响应时间平均降低 35%;
- 资源调度优化:基于负载预测算法,推荐服务器资源扩容 / 缩容方案,避免资源浪费,云服务器成本降低 20%-30%;
- 架构瓶颈识别:通过全链路数据分析,定位微服务架构中的依赖循环、同步调用过多等问题,助力架构迭代升级。

4. 合规审计:适配政策要求,轻松通过核查
- 全流程审计留痕:记录所有运维操作、告警处理、性能变更,满足《网络安全法》《数据安全法》日志留存要求,审计轨迹不可篡改;
- 合规报表自动生成:内置等保二级 / 三级、金融行业安全基线等 10 + 合规模板,按日 / 月 / 季自动生成报表,支持导出 PDF/Excel;
- 政策动态适配:云端同步最新监管要求,自动更新合规检查规则,避免因政策变化导致的合规风险。
5. 用户体验监控:从终端到后端的全链路追踪
- 真实用户体验采集:监控网页加载速度、APP 启动耗时、接口成功率等终端指标,区分地域、设备、网络环境多维度分析;
- 异常用户会话回放:针对卡顿、报错的用户会话,还原操作路径与后端调用链路,精准定位 "用户感知慢" 的核心原因;
- 性能阈值预警:提前设置业务关键指标阈值(如 "支付接口响应时间<500ms"),超标时及时预警,避免影响用户体验与业务转化。

四、典型应用场景与落地价值
1. 互联网电商平台(5 万级订阅)
- 覆盖范围:3 个核心应用、20 + 微服务、5 套数据库(MySQL+Redis)、100 + 关键接口;
- 核心功能:全栈监控 + AI 故障诊断 + 用户体验分析 + 峰值预警;
- 落地成效:大促期间故障零爆发,接口响应时间降低 40%,订单转化率提升 8%,运维团队人力成本减少 1 名,3 个月收回订阅成本。
2. 金融科技公司(8 万级订阅)
- 覆盖范围:5 个业务系统(支付 / 风控 / 账务)、10 套中间件、跨公有云 + 私有云环境;
- 核心功能:全链路追踪 + 合规审计 + AI 自愈 + 高可用监控;
- 落地成效:故障修复时间从 4 小时缩短至 15 分钟,合规审计准备时间从 1 周缩至 1 天,顺利通过银保监运维合规核查,年节省运维成本 30 万元。
3. 制造企业数字化系统(6 万级订阅)
- 覆盖范围:ERP 系统、MES 系统、仓储管理系统,混合云部署环境;
- 核心功能:应用性能监控 + 数据库优化 + 资源调度 + 故障告警;
- 落地成效:系统停机时间减少 80%,生产数据传输延迟降低 50%,运维效率提升 45%,保障生产线 24 小时稳定运行。

五、差异化优势:中小企业的高性价比之选
- 零侵入部署:基于 eBPF 技术无需修改业务代码,部署不影响线上业务,IT 团队 1 人即可完成,学习成本低;
- AI 原生驱动:内置专用 AI 大模型,从异常检测到根因分析全流程自动化,较传统 APM 排查效率提升 3 倍;
- 全栈无死角覆盖:一站式监控应用、系统、网络、存储,避免拆分采购多套工具,管理效率提升 60%;
- 极致低成本:5 万起开通核心功能,按监测节点按需订阅,较同类方案成本降低 50%,中小企业无压力;
- 灵活扩展性强:支持从单应用扩展至全公司 IT 系统,新增监测节点无需重构平台,适配企业业务增长需求。

六、落地保障:全流程省心服务
- 定制化适配:根据企业 IT 架构(微服务 / 单体、云原生 / 传统)、核心业务场景定制监控方案,如电商侧重峰值预警,金融侧重合规审计;
- 零门槛部署:提供 "1 对 1 远程指导 + 自动化部署工具",复杂环境也能在 1 天内完成上线,无需专业运维团队;
- 手把手培训:配套视频教程 + 操作手册 + 线上培训,确保运维、研发团队快速上手,30 分钟掌握核心操作;
- 7×24 小时售后支持:平台问题 2 小时内远程响应,故障紧急处理绿色通道,保障业务不中断;
- 免费升级迭代:每年 2 次系统版本升级,同步最新 AI 算法、协议支持、合规模板,长期适配企业发展需求;
- 数据安全保障:支持私有化部署(符合等保三级)与云端加密部署,严格权限管控,保障核心业务数据安全。
延凡 APM 应用性能管理系统的核心价值,在于以 "零侵入 + 智能化 + 低成本" 三重优势,打破 "APM = 高门槛、高投入" 的行业误区,让中小企业无需承担高额成本,就能拥有企业级的应用性能管理能力,通过数据驱动运维优化,为业务稳定运行保驾护航。