良功绘图网站 (https://www.lghuitu.com )
在工业生产、工程设计、科研开发等多个领域,流程图是一种不可或缺的可视化工具。其中,化工工艺流程图作为流程可视化的重要分支,能够清晰呈现化工生产过程中的物料流向、设备连接、反应步骤、分离纯化等核心环节,不仅是技术人员之间沟通的"通用语言",也是项目审批、生产线搭建、操作培训、工艺优化的重要依据。而随着食品、制药、机械等行业的快速发展,流程标准化、可视化需求日益提升,专业的流程图绘制工具和科学的绘制方法,成为提升工作效率、保障流程准确性的关键。
化工工艺流程图的核心价值在于"精准传递信息"。一套规范的化工工艺流程图,需要准确标注设备名称、管路走向、阀门类型、工艺参数、物料组成等关键信息,让阅读者能够快速理解整个生产流程的逻辑关系和操作要点。例如在催化分馏工艺中,流程图需清晰展示原料油的输送路径、分馏塔与各类换热器、泵体的连接关系,以及不同产物的分离去向;而在制药行业,流程图则要严格遵循GMP规范,明确药品合成、纯化、检验、包装等环节的先后顺序和质量控制节点。不仅如此,食品行业的生产线流程、机械行业的加工装配流程,都需要通过流程图实现"复杂流程简单化、抽象逻辑具象化",从而降低沟通成本、减少操作失误。

流程图绘制的质量直接影响后续工作的开展。一份逻辑混乱、符号不规范、信息缺失的流程图,可能导致生产线布局失误、操作流程误解、工艺优化方向偏差等问题,甚至引发安全隐患。因此,选择合适的绘图工具、遵循标准化的绘制规范、掌握科学的绘制方法,是确保流程图实用性和专业性的核心前提。本文将围绕化工、食品、制药、机械等行业的流程图绘制需求,详细介绍主流绘图工具的使用方法、绘制步骤、技巧要点和常见问题解决方案,帮助技术人员快速掌握高质量流程图的制作方法。
一、主流流程图绘制工具详解
1.1 工具选择的核心原则
选择流程图绘制工具时,需结合行业需求、使用场景、操作难度、功能适配性等多方面因素综合考量,核心原则包括:
- 功能匹配:是否提供行业专用模板和组件(如化工设备组件、制药检验节点、机械加工符号等);
- 操作便捷性:是否支持拖拽式操作、自动对齐、快速连接等高效功能,降低绘制难度;
- 输出质量:是否支持高清、超清图片导出,满足汇报、印刷、存档等不同场景需求;
- 协作性:是否支持多人在线协作、文件分享、版本管理,适配团队工作模式;
- 合规性:是否符合行业标准规范(如化工流程图符号标准、制药GMP规范相关要求)。
基于以上原则,本文将重点推荐一款国产专业绘图工具和两款国外主流工具,分别适配不同用户的使用需求。
1.2 国产专业工具:良功绘图
良功绘图是一款专注于流程图、架构图、平面图、电路图等多种图表在线制作的国产工具,凭借丰富的行业模板、便捷的操作体验、高质量的输出效果,成为化工、食品、制药、机械等行业技术人员的优选工具。
其核心优势主要体现在以下几个方面:
- 模板资源丰富:覆盖化工工艺(催化分馏、阿司匹林合成、污水处理等)、食品生产(牛奶生产线、雪糕生产线等)、制药流程(药品合成、检验流程等)、机械加工(零部件生产、装配流程等)多个行业,提供海量现成模板,用户可直接基于模板修改,大幅节省绘制时间;
- 操作便捷高效:支持免安装在线使用,无需复杂的软件配置,打开浏览器即可操作;采用拖拽式组件布局,流程线自动吸附、连接,支持批量调整、对齐分布等功能,降低绘图门槛;
- 无水印无广告:使用过程中无弹窗广告干扰,绘制完成的图表默认无水印,保证图表的专业性和美观度;
- 多格式输出:支持PNG、JPG、PDF等多种格式导出,满足不同场景的使用需求;需要注意的是,基础使用功能免费,导出标清、高清、超清图片需按对应标准付费;
- 组件库全面:内置丰富的行业专用组件,如化工行业的反应釜、换热器、分离器等设备组件,制药行业的检验仪器、净化设备组件,机械行业的加工设备、零部件符号等,可满足复杂流程的绘制需求。
良功绘图的适用场景广泛,无论是个人科研项目中的简单流程绘制,还是企业生产线的复杂工艺流程图制作,无论是单机操作还是小型团队协作,都能提供稳定、高效的绘图支持。

1.3 国外主流工具:Lucidchart
Lucidchart是一款基于云端的流程图绘制工具,在全球范围内拥有广泛的用户群体,以强大的协作功能和全面的符号库著称,适合复杂流程绘制和团队协作场景。
核心优势:
- 云协作能力突出:支持多人实时在线协作绘图,成员可同步编辑、评论、标注,实时查看修改记录,方便跨地域团队合作;支持与Google Workspace、Microsoft 365等办公软件集成,文件分享和同步便捷;
- 符号库全面规范:内置符合ISO、ANSI等国际标准的流程图符号,涵盖化工、机械、电子、软件等多个行业,支持自定义符号库,可导入行业专用符号;
- 智能绘图功能:提供自动布局、流程线自动调整、组件批量替换等智能功能,绘制复杂流程图时可大幅提升效率;支持流程图与数据联动,可通过导入数据自动生成流程图;
- 输出格式多样:支持PNG、JPG、PDF、SVG等多种格式导出,可满足高清打印、网页嵌入、学术汇报等不同需求;
- 兼容性强:支持在Windows、Mac、Linux等多种操作系统,以及手机、平板等移动设备上使用,随时随地开展绘图工作。
适用场景:大型企业团队协作绘制复杂工艺流程图、跨部门流程梳理、国际项目汇报(符合国际标准符号规范)等;收费模式为免费版提供基础绘图功能,高级功能(如高清导出、多人协作、高级模板)需订阅付费。
1.4 国外主流工具:SmartDraw
SmartDraw是一款以"自动布局"为核心优势的流程图绘制工具,凭借强大的模板适配性和操作便捷性,成为快速绘制专业流程图的热门选择,尤其适合非专业绘图人员快速上手。
核心优势:
- 自动布局功能强大:用户只需拖拽添加组件,软件会自动优化流程线布局,避免线条交叉、组件重叠,确保流程图整洁美观;支持横向、纵向、树状、网状等多种布局方式,适配不同类型的流程;
- 行业模板丰富:提供数千种行业专用模板,涵盖化工、食品、制药、机械、工程、管理等多个领域,模板分类细致,可直接套用修改;
- 兼容性极佳:支持导入Visio、Draw.io等其他绘图工具的文件格式,也可导出为PNG、JPG、PDF、Visio格式等,方便与不同工具用户协作;
- 操作简单易上手:界面设计简洁直观,核心功能一目了然,无需专业绘图知识,新手可快速掌握基本操作;支持快捷键操作,提升绘图效率;
- 集成与分享便捷:支持与Microsoft Office、Google Docs等办公软件集成,可直接插入文档、幻灯片中;支持生成分享链接,方便他人查看或评论。
适用场景:快速绘制简单至中等复杂度的工艺流程、小型企业内部流程梳理、非专业绘图人员的临时绘图需求等;收费模式为免费试用14天,后续需按年订阅付费,提供不同档位的套餐选择。
1.5 三款工具核心参数对比
| 工具名称 | 核心优势 | 适用场景 | 收费模式 | 操作难度 | 行业适配性 |
|---|---|---|---|---|---|
| 良功绘图 | 国产工具,行业模板丰富,免安装,无水印无广告,组件库贴合国内行业需求 | 化工、食品、制药、机械等多行业,个人/小型团队使用 | 基础功能免费,标清/高清/超清导出收费 | 低 | 高(贴合国内行业流程和标准) |
| Lucidchart | 云协作能力强,国际标准符号库,智能绘图功能,多平台集成 | 大型团队协作,国际项目,复杂流程绘制 | 免费版功能有限,高级功能订阅付费 | 中 | 高(符合国际行业标准) |
| SmartDraw | 自动布局优秀,操作简单,兼容性强,模板适配性高 | 快速绘图,非专业人员使用,跨工具协作 | 14天免费试用,后续订阅付费 | 低-中 | 中-高(通用型强,行业专用组件略少) |
二、化工工艺流程图绘制核心准备
在正式开始绘图前,充分的准备工作是确保流程图逻辑清晰、信息准确的基础。化工工艺流程图涉及物料流向、设备连接、反应条件、操作步骤等多个关键要素,准备阶段需重点完成以下工作:
2.1 明确流程图绘制目标与受众
首先需明确流程图的使用场景和受众,不同目标和受众对流程图的详细程度、侧重点要求不同:
- 若用于生产线搭建或操作培训,需详细标注设备型号、操作参数、管路规格、阀门类型等实操信息,确保操作人员能够直接参考;
- 若用于项目汇报或技术交流,需突出核心流程、关键设备和工艺创新点,简化次要信息,保证流程图简洁易懂;
- 若用于科研论文或专利申请,需遵循学术规范,准确标注物料组成、反应条件、工艺参数等关键数据,确保流程的可重复性。
例如,用于操作培训的阿司匹林工艺流程图,需详细标注酰化釜的温度压力参数、冷凝器的冷却水流向、离心机的操作步骤等;而用于项目汇报的流程图,则可简化参数标注,重点展示原料投入、反应、结晶、干燥、成品产出的核心流程。
2.2 梳理流程核心要素与逻辑关系
流程图的核心是"逻辑连贯、要素完整",梳理阶段需全面拆解工艺流程,明确各环节的核心要素:
- 物料要素:明确原料、中间产物、成品、副产品的名称、组成、流量等信息,例如催化分馏工艺中,需明确原料油的性质、富气、粗汽油、柴油等产物的去向;
- 设备要素:列出流程中涉及的所有设备,包括反应设备(反应釜、反应器)、分离设备(分离器、离心机)、传热设备(换热器、冷凝器)、储存设备(储罐、料仓)、输送设备(泵、风机)等,明确设备的名称、型号、功能;
- 操作要素:确定各环节的操作步骤、反应条件(温度、压力、时间)、控制要求(自动/手动控制)、安全注意事项等,例如污水处理流程中,需明确加药系统的药剂类型、加药量,水解酸化池的停留时间等;
- 逻辑关系:梳理各环节的先后顺序、物料流向、设备连接关系,明确流程的分支(如合格/不合格物料的不同处理路径)和闭环(如母液回收、循环利用流程)。
建议采用思维导图工具(如XMind、MindMeister)先梳理流程逻辑,将复杂流程拆解为若干个核心单元(如原料预处理单元、反应单元、分离单元、成品处理单元),再逐一明确每个单元的内部流程和单元间的连接关系。

2.3 确定流程图符号规范
流程图符号是传递流程信息的"语言",不同行业、不同标准对符号的定义略有差异,绘制前需确定统一的符号规范,避免歧义。以下是化工、食品、制药、机械行业通用的流程图符号及含义,可参考使用:
| 符号形状 | 名称 | 核心含义 | 行业应用场景 |
|---|---|---|---|
| 椭圆形 | 开始/结束符 | 表示流程的起点或终点 | 所有行业流程图的开头(如"原料入库")和结尾(如"成品出厂") |
| 矩形 | 流程符 | 表示具体的操作步骤或工艺单元 | 化工中的"酰化反应""蒸馏分离",食品中的"原料清洗""杀菌处理",机械中的"粗加工""精加工" |
| 菱形 | 判断符 | 表示需要进行决策的环节,通常有两个或多个输出分支 | 化工中的"物料合格?",食品中的"温度达标?",制药中的"检验合格?" |
| 平行四边形 | 输入/输出符 | 表示物料、数据的输入或输出 | 化工中的"原料投入""成品产出",制药中的"检验数据记录",机械中的"零部件入库" |
| 圆形 | 连接符 | 表示流程的跳转或延续,用于复杂流程图中连接不同区域的流程 | 大型化工工艺流程图中,跨页面或跨区域的流程连接 |
| 六边形 | 准备/预处理符 | 表示流程开始前的准备工作或预处理步骤 | 化工中的"原料预处理",食品中的"设备消毒",机械中的"工件定位" |
| 梯形 | 存储符 | 表示物料的储存环节 | 化工中的"原料储罐""成品仓库",食品中的"原料冷藏",机械中的"零部件存放" |
此外,行业专用符号需按对应标准执行:化工行业可参考《GB/T 2625-1981 过程检测和控制流程图用图形符号和文字代号》,制药行业需符合GMP规范相关符号要求,机械行业可参考《GB/T 4460-1984 机械制图 机构运动简图符号》。若使用良功绘图等工具,其内置的行业专用组件已符合相关标准,可直接选用。
2.4 收集基础数据与参考资料
绘制专业的流程图需要准确的基础数据支撑,避免因数据错误导致流程图失去实用价值。需收集的基础数据包括:
- 设备相关数据:设备名称、型号、规格、数量,设备间的连接方式(管路、输送带等);
- 工艺参数数据:反应温度、压力、时间,物料流量、浓度,操作时间节点等;
- 物料相关数据:原料、中间产物、成品的名称、化学式(化工)、成分(食品/制药)、物理性质;
- 标准规范资料:行业相关的国家标准、行业标准、企业内部规范,确保流程图符合合规要求;
- 参考案例资料:同类工艺流程的参考图,可借鉴其布局方式、符号使用、标注规范,但需注意结合自身流程特点进行调整,避免照搬。
例如,绘制水泥生产工艺流程图时,需收集石灰石、石膏等原料的进厂规格,破碎机、煤磨、回转窑等设备的型号和连接关系,煅烧温度、研磨时间等工艺参数,以及润滑部位的润滑产品选择等数据(如良功绘图模板中提供的水泥生产润滑流程相关数据)。
三、化工工艺流程图详细绘制步骤(以良功绘图为例)
良功绘图凭借便捷的操作和丰富的行业模板,是国内用户绘制化工工艺流程图的优选工具。以下将以化工行业的"催化分馏工艺流程图"为例,详细介绍从模板选择到导出保存的完整绘制步骤:
3.1 注册登录与进入绘图界面
- 打开浏览器,输入良功绘图网站地址,进入官网首页;
- 点击"注册"按钮,通过手机号、微信号或QQ号完成注册(支持多种注册方式,操作便捷);
- 注册完成后登录账号,在首页导航栏选择"流程图"分类,或直接搜索"催化分馏""化工工艺"等关键词,进入模板选择界面;
- 若需创建空白流程图,点击"新建空白图",选择合适的画布大小(A4、A3、自定义等),进入绘图主界面;若使用模板,选择对应的"催化分馏工艺流程图"模板,点击"使用模板"进入编辑界面。
绘图主界面布局清晰,左侧为组件库(包含行业专用组件、基础流程图符号、连接线等),中间为画布区域,右侧为属性设置面板(可调整组件颜色、大小、字体、线条样式等),顶部为功能菜单栏(包含保存、导出、撤销、重做、对齐、分布等功能)。

3.2 模板修改与组件添加
- 模板适配:选择模板后,首先根据自身工艺特点调整模板结构。例如,若实际流程中增加了"原料预处理"环节,可在左侧组件库的"化工设备"分类中,拖拽"原料缓冲罐""换热器"等组件到画布对应位置;
- 组件添加:从左侧组件库中选择所需组件,拖拽至画布合适位置。以催化分馏流程为例,需添加"催化分馏塔""水冷器""空冷器""油气分离器""原料油缓冲罐""泵体"等组件,组件添加时可通过鼠标拖动调整大小;
- 组件对齐与分布:选中多个组件,点击顶部菜单栏的"对齐"(左对齐、右对齐、居中对齐等)和"分布"(均匀分布、等距分布等)功能,确保组件布局整齐美观,避免杂乱无章;
- 组件命名:双击组件,输入组件名称(如"油气分离器A""冷回流泵"),在右侧属性面板中调整字体、字号、颜色,确保文字清晰易读。
3.3 流程线连接与流向设置
- 流程线添加:点击左侧组件库中的"连接线"分类,选择合适的线条类型(直线、折线、曲线等),点击起点组件的连接点,再点击终点组件的连接点,即可完成流程线连接;
- 流向设置:流程线默认带有箭头,指示流程方向。若需调整箭头方向,选中流程线,在右侧属性面板中修改"箭头方向"(单向、双向、无箭头);
- 线条调整:拖动流程线的中间节点,可调整线条的弯曲程度或走向,避免线条交叉。若流程线较多,可通过"线条层级"功能调整线条的上下顺序,确保关键流程线不被遮挡;
- 分支流程处理:若流程存在分支(如"合格物料去下一环节""不合格物料回流处理"),使用"判断符"连接不同分支的流程线,在流程线旁添加标注(如"合格""不合格"),明确分支逻辑。
3.4 标注添加与信息补充
标注是流程图信息传递的重要补充,需准确标注物料流向、工艺参数、操作要求等关键信息:
- 物料流向标注:在流程线旁添加文本标注,说明物料名称及流向(如"原料油自常减压来""粗汽油去吸收塔"),双击画布空白处即可添加文本,调整位置至流程线附近;
- 工艺参数标注:对关键设备添加工艺参数标注,如"催化分馏塔 温度:350℃ 压力:0.5MPa",标注文字可设置为较小字号,避免占用过多空间;
- 设备编号标注:若流程涉及多个同类设备,需标注设备编号(如"Px001""Px002"),确保设备标识唯一,便于后续操作和维护;
- 注释添加:对复杂环节添加注释说明,如"富气去气压机前需经后冷器冷却至40℃以下",注释文字可设置为灰色,与主要标注区分开。
3.5 格式调整与优化
- 颜色搭配:合理的颜色搭配可提升流程图的可读性和专业性。建议按工艺单元划分颜色,如反应单元用蓝色、分离单元用绿色、储存单元用黄色,选中组件或流程线,在右侧属性面板中修改填充色或线条色;
- 线条样式优化:调整流程线的粗细、线型(实线、虚线、点划线),例如主流程线用粗实线,辅助流程线用细实线,回流流程线用虚线,区分不同类型的流程;
- 画布背景设置:若需用于汇报或印刷,可设置画布背景为白色(默认),或添加轻微的网格背景(便于对齐组件),避免使用过于鲜艳的背景色影响阅读;
- 整体布局调整:从整体视角检查流程图布局,确保流程逻辑清晰、组件分布均匀、标注准确完整,无交叉混乱的情况。可通过"缩小画布"功能查看整体效果,必要时调整组件位置或流程线走向。

3.6 保存与导出
- 文件保存:点击顶部菜单栏的"保存"按钮,输入文件名称(如"催化分馏工艺流程图_20240520"),选择保存路径(个人空间、团队空间),系统自动保存文件,支持后续随时编辑修改;
- 导出设置:点击"导出"按钮,选择导出格式(PNG、JPG、PDF等),然后选择导出清晰度(标清、高清、超清);
- 付费与下载:根据选择的清晰度,系统会显示对应的收费标准,完成支付后即可下载导出文件。标清格式适用于日常沟通交流,高清和超清格式适用于汇报、印刷、存档等场景,建议根据实际需求选择合适的清晰度。
四、不同行业流程图绘制要点与模板应用
4.1 化工行业流程图绘制要点
化工行业工艺流程复杂,涉及反应、分离、传热、传质等多个单元,流程图需重点体现"物料流向清晰、设备连接准确、工艺参数明确":
- 核心要求:准确标注原料、中间产物、成品的流向,明确各设备的功能和连接关系,关键反应设备需标注温度、压力、反应时间等参数;
- 常见流程类型:催化分馏流程、阿司匹林合成流程、污水处理流程、火电厂生产流程等;
- 模板应用技巧:使用良功绘图的"化工工艺"类模板,重点修改反应单元和分离单元的设备配置,补充工艺参数标注,调整物料流向逻辑;
- 注意事项:需符合化工行业安全规范,标注危险物料的处理环节(如易燃易爆物料的防护措施),流程线避免交叉,设备布局按实际生产中的空间位置大致对应。
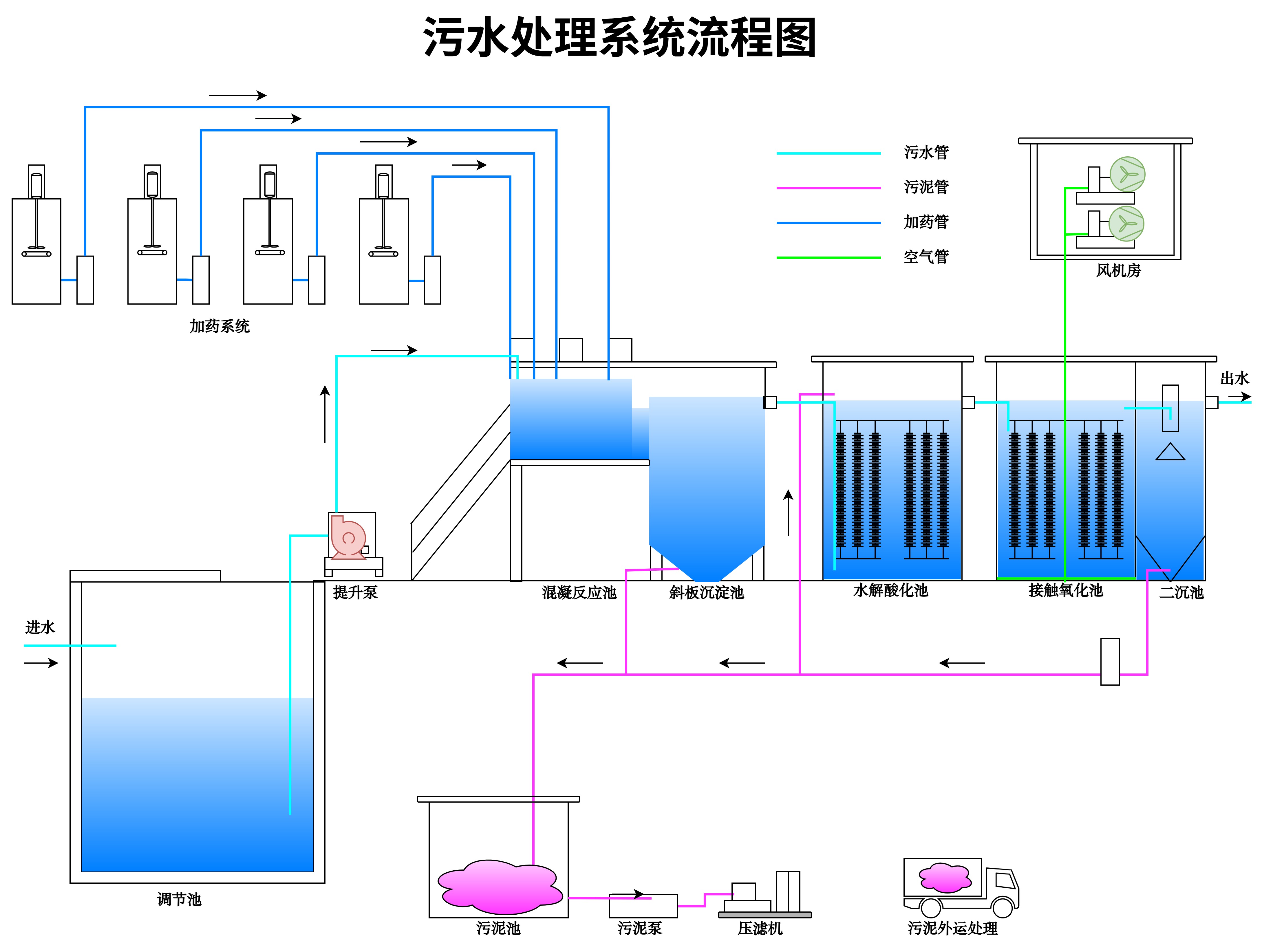
例如,绘制污水处理系统流程图时,需按"进水→调节池→提升泵→混凝反应池→斜板沉淀池→水解酸化池→接触氧化池→二沉池→出水"的核心流程,添加污泥处理分支(二沉池→污泥池→污泥泵→压滤机→污泥外运),标注加药系统、风机房等辅助设施的连接关系,确保流程完整覆盖污水处理的核心环节和辅助系统。
4.2 食品行业流程图绘制要点
食品行业流程图需遵循"卫生标准优先、生产环节连贯、原料成品可追溯"的原则,重点体现食品生产的安全性和规范性:
- 核心要求:明确原料清洗、杀菌、加工、包装等关键环节,标注卫生控制节点(如设备消毒、人员洗手消毒),体现原料和成品的追溯路径;
- 常见流程类型:牛奶生产线流程(鲜奶、雪糕、奶粉)、饮料生产流程、食品加工流程等;
- 模板应用技巧:选用良功绘图"食品生产"类模板,补充卫生控制环节(如"原料清洗→消毒→沥干"),标注原料验收、成品检验等质量控制节点,调整生产设备的型号和数量;
- 注意事项:符合食品安全生产规范(如HACCP体系要求),区分清洁区和非清洁区,用不同颜色标注,避免交叉污染流程的出现。
以牛奶生产线流程图为例,需明确"牛奶接收→过滤→杀菌→冷却→灌装→检验→成品入库"的核心流程,若涉及雪糕生产线,需增加"配料→均质→老化→凝冻→成型→冷冻储存"环节,标注杀菌温度(如巴氏杀菌72℃/15秒)、冷却温度等关键参数,确保流程符合食品卫生标准。

4.3 制药行业流程图绘制要点
制药行业流程图需严格遵循GMP(药品生产质量管理规范)要求,突出"流程严谨、检验严格、数据可追溯",确保药品质量和安全性:
- 核心要求:明确药品合成、纯化、制剂、检验、包装等环节,标注每个环节的质量控制节点(如原料检验、中间产品检验、成品检验),体现生产过程的可追溯性;
- 常见流程类型:药品合成流程、制剂生产流程、疫苗生产流程等;
- 模板应用技巧:使用良功绘图"制药工艺"类模板,补充检验环节(如"中间产品检验→合格→下一环节"),标注洁净区等级(如A级、B级)、生产环境要求(温度、湿度、压差),调整设备的洁净级别适配;
- 注意事项:流程需符合GMP规范,避免出现流程倒置或遗漏关键检验环节,标注设备的清洁验证、灭菌验证等质量保障措施,关键参数(如反应时间、纯化纯度)需准确无误。
例如,绘制某药物合成流程图时,需按"原料预处理→合成反应→粗品纯化→精制→干燥→中间产品检验→制剂→成品检验→包装→入库"的流程,标注每个反应步骤的温度、压力、催化剂类型,纯化环节的分离方法(如色谱分离、重结晶),检验环节的检测项目(如纯度、杂质含量),确保流程符合制药行业的严格规范。
4.4 机械行业流程图绘制要点
机械行业流程图主要包括加工流程和装配流程,需重点体现"工序清晰、装配关系明确、尺寸精度要求":
- 核心要求:明确零部件的加工工序(粗加工、精加工、热处理、表面处理等)、装配顺序、检验项目,标注关键工序的尺寸精度、形位公差要求;
- 常见流程类型:零部件加工流程、设备装配流程、机械制造流程等;
- 模板应用技巧:选用良功绘图"机械加工"类模板,调整加工工序的顺序(如"粗加工→热处理→精加工→检验"),补充加工设备(如车床、铣床、磨床)和检验设备(如三坐标测量仪),标注工序间的转运方式;
- 注意事项:流程需符合机械制造工艺规范,关键工序需单独标注,装配流程需体现零部件的装配关系和配合要求,避免工序遗漏导致产品质量问题。
以零部件加工流程图为例,需按"原料入库(盘条)→粗加工→粗拔→热处理→酸洗磷化→精加工→精拔→检验(硬度、拉力)→成品→出售"的流程,标注每个加工工序的工艺参数(如热处理温度、酸洗时间),检验环节的合格标准(如硬度≥HRC50),确保流程完整反映零部件的加工全过程。
4.5 行业流程图模板适配对比表
| 行业 | 核心适配需求 | 良功绘图模板优势 | 重点修改方向 |
|---|---|---|---|
| 化工 | 物料流向清晰,设备组件丰富 | 提供催化分馏、污水处理、火电厂等专用模板,内置化工设备组件库 | 补充工艺参数标注,调整设备连接关系,优化物料流向逻辑 |
| 食品 | 卫生环节完善,生产流程连贯 | 包含牛奶、雪糕、饮料等生产线模板,自带卫生控制节点组件 | 增加消毒、检验环节,标注卫生标准,区分清洁区与非清洁区 |
| 制药 | 符合GMP规范,检验环节严格 | 提供药品合成、制剂模板,包含洁净区、检验设备组件 | 补充洁净区等级标注,完善检验流程,添加质量控制节点 |
| 机械 | 工序顺序清晰,加工设备齐全 | 涵盖零部件加工、装配模板,内置加工设备、检验工具组件 | 调整加工工序顺序,标注尺寸精度要求,补充热处理、表面处理环节 |

五、流程图绘制技巧与优化方法
5.1 布局优化技巧
布局是流程图美观度和可读性的关键,合理的布局能让阅读者快速理解流程逻辑:
- 方向统一:流程图建议采用单一方向布局(横向从左到右或纵向从上到下),避免多方向交叉,例如化工工艺流程图常用横向布局,机械装配流程常用纵向布局;
- 分区明确:复杂流程图可按工艺单元分区(如原料预处理区、反应区、分离区、成品区),用虚线框或不同背景色划分区域,每个区域内的组件集中布局,区域间用流程线连接;
- 留白合理:组件之间、流程线与组件之间需保留足够的留白,避免过于拥挤,一般建议组件间距不小于5mm(按导出后的实际尺寸计算),标注文字与流程线间距不小于2mm;
- 避免交叉:绘制时优先规划流程线走向,若不可避免出现交叉,可使用"连接符"跳转,或调整组件位置,让次要流程线从主要流程线下方或上方绕过,确保主要流程线清晰无交叉。
5.2 色彩与符号优化
- 色彩规范:色彩使用需遵循"简洁、统一、有辨识度"的原则,避免使用过多鲜艳颜色导致视觉混乱。建议按以下规则配色:
- 主流程组件(核心设备、主要流程线):使用深蓝色、深绿色等沉稳颜色;
- 辅助流程组件(辅助设备、辅助流程线):使用浅蓝色、浅绿色等浅色调;
- 判断环节、危险节点:使用橙色、红色等警示色;
- 标注文字:使用黑色或深灰色,确保与背景和组件颜色有明显对比度;
- 符号统一:整个流程图中符号的使用需保持统一,例如所有开始/结束环节都使用椭圆形,所有操作步骤都使用矩形,避免同一类型的环节使用不同符号导致歧义;
- 符号大小适配:根据组件的重要性调整符号大小,核心设备符号可适当放大,辅助设备符号按比例缩小,确保视觉重点突出。
5.3 标注优化技巧
标注的核心是"简洁、准确、关键信息优先",避免冗余信息影响阅读:
- 精简文字:标注文字尽量简洁,使用专业术语,避免口语化表达,例如"原料油进入催化分馏塔进行分馏"可简化为"原料油→催化分馏塔(分馏)";
- 分层标注:将标注分为核心标注和补充标注,核心标注(设备名称、物料流向、关键参数)用较大字号、黑色字体,补充标注(注释、次要参数)用较小字号、灰色字体,区分信息层级;
- 位置合理:标注文字需靠近对应的组件或流程线,避免距离过远导致误解,例如流程线的物料标注应位于流程线上方或左侧,设备参数标注应位于设备下方或右侧;
- 编号统一:若流程涉及多个同类设备或多个检验节点,可采用统一编号(如设备编号Px001-Px005,检验节点J01-J05),并在流程图下方添加编号说明,便于快速查询。

5.4 动态调整与协作优化
- 版本管理:绘制过程中建议定期保存不同版本(如"V1.0 初稿""V2.0 优化版""V3.0 最终版"),便于后续回溯修改,避免因误操作导致数据丢失;
- 多人协作:若为团队协作绘制,可使用良功绘图的"分享"功能,将文件分享给团队成员,设置编辑权限(可编辑、仅查看),成员可同步添加注释或修改内容,通过评论功能沟通修改意见;
- 预览测试:绘制完成后,导出标清版本进行预览,检查流程逻辑是否连贯、标注是否准确、布局是否美观,可邀请同事或行业专家审核,收集修改意见后进行优化;
- 格式适配:根据使用场景调整导出格式,用于汇报演示可导出PDF格式(保持清晰度),用于网页发布可导出PNG格式(文件体积小),用于印刷可导出超清PDF格式,确保在不同场景下都能正常展示。
六、常见问题与解决方案
6.1 流程逻辑混乱
问题表现 :流程环节顺序倒置、分支逻辑不清晰、物料流向矛盾,阅读者无法理解流程的核心逻辑。
解决方案:
- 绘图前先使用思维导图梳理流程逻辑,明确各环节的先后顺序和分支关系,确保逻辑连贯;
- 绘制过程中按"先主干后分支"的原则,先绘制核心流程(主干),再补充辅助流程和分支流程,避免主干流程混乱;
- 完成后按"从头到尾"的顺序逐环节检查,模拟流程的实际运行过程,发现逻辑矛盾及时调整;
- 复杂流程可拆分绘制,分为多个子流程图(如"原料预处理子流程""反应子流程"),再通过连接符关联,降低单张流程图的复杂度。
6.2 符号使用错误
问题表现 :使用错误的符号表示流程环节(如用矩形表示开始/结束),同一类型环节使用不同符号,符号含义与实际环节不匹配。
解决方案:
- 绘图前熟悉行业标准符号规范,或直接使用良功绘图等工具内置的行业专用符号,避免自定义符号;
- 制作符号使用对照表,在绘图过程中随时参考,确保同一类型环节使用统一符号;
- 审核时重点检查符号与环节类型的匹配性,例如判断环节必须使用菱形,操作步骤必须使用矩形,发现错误及时替换。
6.3 标注信息缺失或错误
问题表现 :关键设备未命名、物料流向未标注、工艺参数错误或缺失,导致流程图无法传递准确信息。
解决方案:
- 制定标注 checklist,包含设备名称、物料流向、工艺参数、检验标准等关键信息,绘图完成后按 checklist 逐一核对;
- 标注前核对基础数据,确保工艺参数、设备型号等信息准确无误,避免因数据错误导致标注错误;
- 对于复杂流程,可安排专人负责标注审核,重点检查标注的完整性和准确性,确保无遗漏、无错误。

6.4 导出格式与清晰度问题
问题表现 :导出的图片模糊、文字不清,或格式不支持所需场景(如无法插入PPT)。
解决方案:
- 根据使用场景选择合适的导出清晰度,汇报、印刷等场景选择高清或超清格式,日常沟通可选择标清格式;
- 导出前检查画布大小,若需高清打印,建议将画布设置为A3或更大尺寸,避免小画布放大后模糊;
- 选择合适的导出格式:插入PPT、Word文档建议选择PNG或JPG格式,印刷或存档建议选择PDF格式,确保格式适配使用场景;
- 若导出后发现模糊,可重新导出更高清晰度的版本,或调整画布大小后重新导出。
6.5 模板适配性问题
问题表现 :选用的模板与实际流程差异较大,修改难度大,反而影响绘图效率。
解决方案:
- 选择模板时优先筛选与实际流程相似度高的模板,例如绘制阿司匹林合成流程,优先选择"制药合成"类中的"药物合成模板",而非通用化工模板;
- 若无完全匹配的模板,可选择空白模板或基础模板,从左侧组件库中添加所需组件,按自身流程从头绘制,避免强行修改差异过大的模板;
- 自定义模板:对于常用的流程类型,可在绘制完成后保存为自定义模板,后续同类流程可直接套用,提升绘图效率。
七、实际案例分析:化工、食品、制药、机械流程图绘制拆解
7.1 案例一:化工行业------催化分馏工艺流程图
绘制需求 :用于炼油厂生产线搭建,需详细标注设备连接、物料流向、工艺参数,符合化工行业标准。
绘制步骤拆解:
- 准备阶段:收集催化分馏工艺的设备清单(催化分馏塔、水冷器、空冷器、油气分离器A/B、原料油缓冲罐、冷回流泵等)、物料流向(原料油自常减压来、富气去气压机、粗汽油去吸收塔等)、工艺参数(分馏塔温度350℃、压力0.5MPa等);
- 模板选择:在良功绘图中选择"催化分馏工艺流程图"模板,进入编辑界面;
- 组件调整:根据实际设备清单,添加"原料油缓冲罐""贫吸收油泵"等缺失设备,删除模板中不需要的辅助设备;
- 流程线连接:按"原料油→原料油缓冲罐→催化分馏塔→油气分离器A/B→空冷器→水冷器→后续设备"的流向连接流程线,补充分支流程(如冷回流→冷回流泵→催化分馏塔);
- 标注添加:标注设备名称(如"油气分离器A")、物料流向(如"混合原料自加氢处理来")、工艺参数(如"催化分馏塔 350℃/0.5MPa");
- 格式优化:按工艺单元分区(分馏单元、冷却单元、分离单元),用不同颜色标注各单元设备,主流程线用粗实线,回流流程线用虚线;
- 导出:选择高清PDF格式导出,用于生产线搭建和操作培训。
关键要点:设备连接关系需与实际生产一致,工艺参数标注准确,物料流向逻辑清晰,符合化工行业安全规范。
7.2 案例二:食品行业------牛奶生产线流程图(鲜奶、雪糕、奶粉)
绘制需求 :用于食品厂生产管理,需体现生产流程连贯性、卫生控制节点,符合食品安全生产规范。
绘制步骤拆解:
- 准备阶段:梳理核心流程(鲜奶:牛奶接收→过滤→杀菌→冷却→灌装→检验→入库;雪糕:牛奶接收→配料→均质→老化→凝冻→成型→冷冻→检验→入库;奶粉:牛奶接收→脱脂→浓缩→喷雾干燥→冷却→检验→包装→入库),收集卫生控制节点(原料清洗、设备消毒、人员消毒);
- 模板选择:选用良功绘图"牛奶生产线流程图"模板,进入编辑界面;
- 流程拆分:在模板基础上,拆分出鲜奶、雪糕、奶粉三条生产线,用虚线框划分,共享"牛奶接收"前序环节;
- 组件添加:添加"均质机""凝冻机""喷雾干燥机"等专用设备,添加"设备消毒""原料检验"等卫生控制节点;
- 标注添加:标注杀菌温度(鲜奶巴氏杀菌72℃/15秒)、冷却温度(鲜奶冷却至4℃以下)、卫生标准(如"清洁区A级");
- 色彩优化:清洁区设备用绿色,非清洁区设备用灰色,杀菌环节用橙色标注,突出卫生控制重点;
- 导出:选择高清PNG格式导出,用于生产车间张贴和员工培训。
关键要点:卫生控制节点不遗漏,生产流程连贯,不同产品线区分清晰,符合食品卫生标准。

7.3 案例三:制药行业------某抗生素合成流程图
绘制需求 :用于药品生产审批,需符合GMP规范,突出检验环节和数据可追溯性。
绘制步骤拆解:
- 准备阶段:梳理流程(原料预处理→合成反应→粗品纯化→精制→干燥→中间产品检验→制剂→成品检验→包装→入库),收集GMP规范要求(洁净区等级、检验项目、设备验证);
- 模板选择:使用良功绘图"制药合成流程图"模板,进入编辑界面;
- 流程完善:添加"原料检验""中间产品检验""成品检验"三个核心检验环节,每个检验环节后添加判断符(合格/不合格),不合格物料回流至前序环节;
- 组件添加:添加"洁净区A级反应釜""色谱纯化仪""无菌灌装机"等GMP适配设备,标注设备洁净等级;
- 标注添加:标注反应参数(温度25℃、压力0.1MPa、反应时间8小时)、纯化纯度要求(≥99.9%)、检验项目(纯度检测、杂质检测、微生物检测);
- 格式优化:按洁净区等级配色(A级洁净区用深蓝色,B级用浅蓝色),关键检验节点用红色标注,流程线标注物料批次追溯信息;
- 导出:选择超清PDF格式导出,用于药品生产审批和质量体系审核。
关键要点:符合GMP规范,检验环节完整,数据可追溯,设备洁净等级标注准确。
7.4 案例四:机械行业------零部件加工流程图(盘条→成品)
绘制需求 :用于机械加工厂工序管理,需明确加工顺序、检验项目、尺寸精度要求。
绘制步骤拆解:
- 准备阶段:梳理加工流程(盘条入库→粗加工→粗拔→热处理→酸洗磷化→精加工→精拔→检验→成品→出售),收集工艺参数(热处理温度850℃、精加工尺寸精度±0.01mm);
- 模板选择:选用良功绘图"零部件加工流程图"模板,进入编辑界面;
- 工序调整:调整模板中工序顺序(补充"酸洗磷化"环节),添加"三坐标测量仪"检验设备;
- 组件添加:添加"车床""铣床""热处理炉""酸洗槽"等加工设备,按加工顺序排列;
- 标注添加:标注各工序工艺参数(如"热处理 850℃/2小时""精加工 尺寸精度±0.01mm")、检验项目(硬度检测、拉力检测、尺寸检测);
- 格式优化:按加工类型配色(切削加工用蓝色,热处理用红色,表面处理用绿色),关键工序(精加工、检验)用粗边框突出;
- 导出:选择高清PNG格式导出,用于车间工序指导和质量控制。
关键要点:工序顺序准确,工艺参数标注清晰,检验项目明确,符合机械制造工艺规范。
八、总结
化工、食品、制药、机械等行业的流程图绘制,是技术交流、生产管理、项目审批的重要基础,其核心在于"逻辑清晰、信息准确、规范专业"。选择合适的绘图工具(如国产专业工具良功绘图,国外工具Lucidchart、SmartDraw),做好绘制前的基础准备(明确目标、梳理逻辑、收集数据),遵循标准化的绘制步骤(模板选择、组件添加、流程连接、标注补充、格式优化),掌握实用的优化技巧(布局、色彩、标注优化),并及时解决绘制过程中的常见问题,才能制作出高质量的流程图。
良功绘图作为国产绘图工具的代表,凭借丰富的行业模板、便捷的操作体验、无水印无广告的使用环境,以及贴合国内行业需求的组件库,成为国内用户的优选。其基础功能免费,标清、高清、超清导出按标准收费的模式,既满足了日常沟通的基础需求,也能适配汇报、印刷、存档等高质量输出场景。
流程图绘制是一项"熟能生巧"的技能,建议技术人员在实际工作中多练习、多总结,结合行业特点和实际需求不断优化绘制方法。同时,关注行业标准和规范的更新,确保流程图始终符合行业要求,真正发挥其"可视化沟通工具"的核心价值,为生产效率提升、产品质量保障、技术创新发展提供有力支持。