博主介绍:✌全网粉丝50W+,前互联网大厂软件研发、集结硕博英豪成立软件开发工作室,专注于计算机相关专业项目实战6年之久,累计开发项目作品上万套。凭借丰富的经验与专业实力,已帮助成千上万的学生顺利毕业,选择我们,就是选择放心、选择安心毕业✌
> 🍅想要获取完整文章或者源码,或者代做,拉到文章底部即可与我联系了。🍅🍅**感兴趣的可以先收藏起来,点赞、关注不迷路,大家在毕设选题,项目以及论文编写等相关问题都可以给我留言咨询,希望帮助同学们顺利毕业 。**🍅
1、毕业设计:2026年计算机专业毕业设计选题汇总(建议收藏)✅
1、项目介绍
技术栈
flask框架,requests爬虫,基于用户的协同过滤推荐算法,echarts可视化,mysql数据库,汽车之家网数据源
功能模块
汽车数据分析可视化
各品牌上架销售数量分析
奔驰汽车数据分析
二手车数据管理
丰田汽车数据分析
用户注册与登录
项目介绍
本项目是依托flask框架开发的二手车数据分析与推荐系统,通过requests爬虫从汽车之家网采集二手车数据并存储至数据库,运用基于用户的协同过滤推荐算法为用户精准推荐车源,结合echarts实现数据可视化展示,系统支持二手车信息查询、品牌车型数据分析、用户账号管理等功能,兼顾数据采集、智能推荐、可视化分析与用户交互,同时兼顾数据安全、性能优化与异常处理,为用户提供一站式二手车分析与选购服务。
2、项目界面
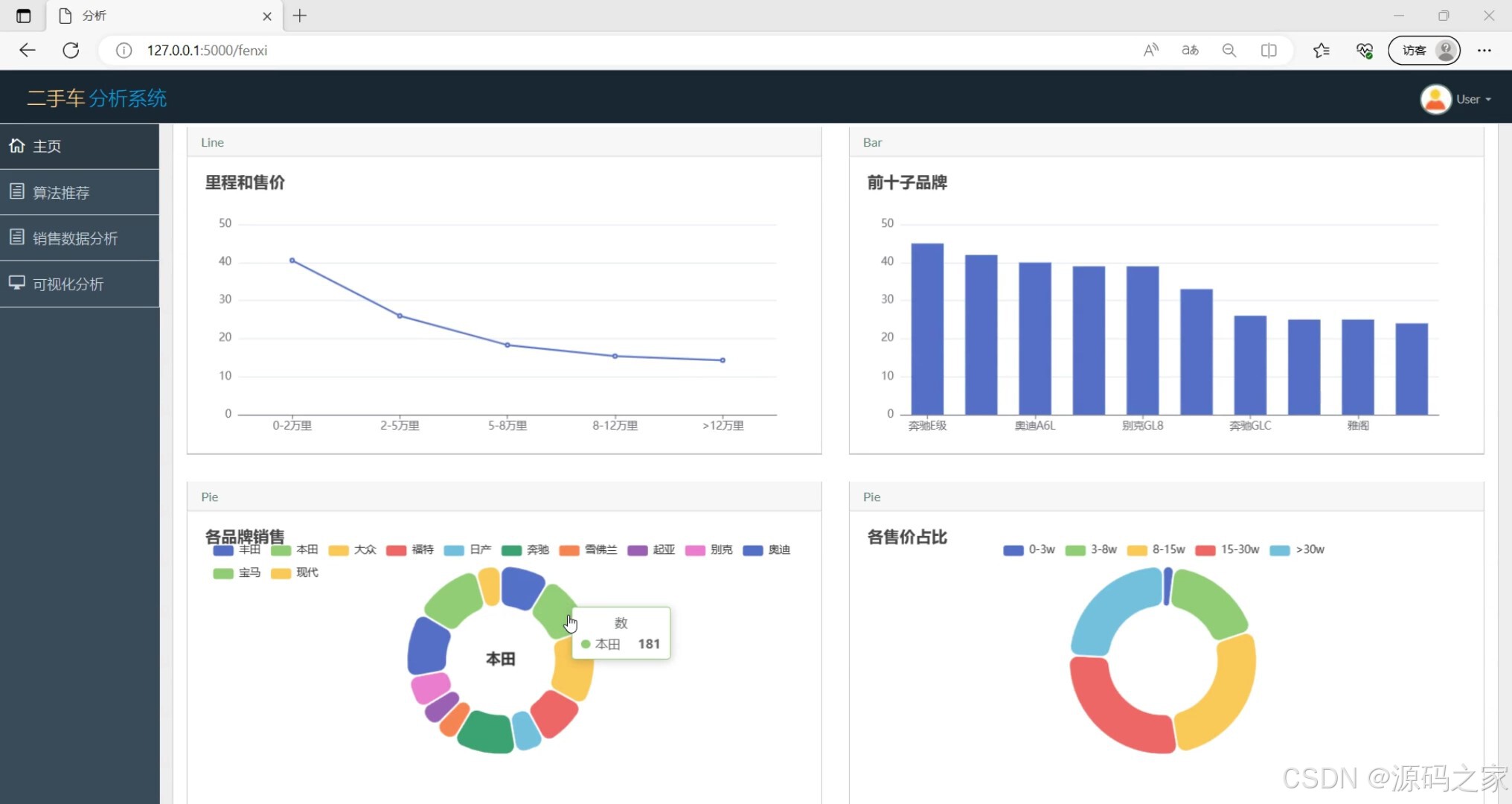
(1)汽车数据分析可视化
该页面为二手车分析系统的可视化分析界面,整合折线、柱状、环形饼等多种图表,呈现车辆里程与售价关联、品牌销量排行、各品牌销售占比及售价区间分布等数据,直观展示二手车核心销售与车况数据的分布规律、变化趋势。

(2)个品牌上架销售数量分析
该页面为二手车分析系统的选车界面,顶部提供各汽车品牌的快捷筛选入口,下方通过柱状图直观呈现各品牌二手车的上架销售数量,方便用户快速了解不同品牌的在售车源规模,辅助选车决策。

(3)奔驰汽车数据分析
该页面为二手车分析系统的选车子界面,顶部保留全品牌快捷筛选栏,下方通过柱状图直观呈现奔驰品牌下各车型的上架销售数量,方便用户精准了解该品牌不同车型的在售车源规模,辅助选车决策。

(4)二手车数据
该页面为二手车分析系统的主页数据查看模块,以表格形式展示二手车详细信息,包含品牌、车型、价格、里程、上架时间、地址等内容,支持搜索查询,提供删除、关注操作,方便用户查看、筛选和管理二手车源信息。

(5)丰田汽车数据分析
该页面为二手车分析系统的选车界面,顶部提供全品牌快捷筛选栏,下方通过柱状图直观呈现丰田品牌下各车型的上架销售数量,方便用户精准了解该品牌不同车型的在售车源规模,辅助选车决策。

(6)注册登录界面
该页面为二手车分析系统的登录界面,设有账号、密码输入框,搭配记住我选项与登录按钮,同时提供去注册入口,实现用户身份验证与账号注册跳转,保障系统的安全访问与用户登录管理。

3、项目说明
一、技术栈简要说明
本项目以Flask框架作为后端开发核心,依托requests爬虫技术从汽车之家网抓取二手车相关信息,使用MySQL数据库进行数据存储与管理,采用基于用户的协同过滤推荐算法实现个性化车源推荐,借助Echarts可视化工具完成数据图表展示,构建起集数据采集、处理、分析与推荐于一体的技术体系。
二、功能模块详细介绍
- 汽车数据分析可视化
该模块运用多种图表形式展示二手车相关数据,呈现里程与售价的关联、品牌销量排行、销售占比及售价区间分布等内容,直观反映二手车销售与车况数据的整体规律和变化趋势,为用户提供全面的数据参考。 - 各品牌上架销售数量分析
页面设有品牌快捷筛选功能,通过柱状图展示各品牌二手车的上架销售数量,用户可快速了解不同品牌的车源规模,清晰对比各品牌车源情况,为初步选车提供数据依据。 - 奔驰汽车数据分析
该模块保留品牌筛选功能,专门针对奔驰品牌展开分析,以图表形式呈现该品牌旗下各车型的上架销售数量,帮助用户精准掌握奔驰各车型车源情况,深入了解该品牌车型的市场投放状态。 - 二手车数据管理
以表格形式展示二手车的品牌、车型、价格、里程、上架时间等详细信息,支持搜索筛选功能,同时提供删除、关注等操作选项,方便用户对二手车源信息进行查看、筛选与自主管理。 - 丰田汽车数据分析
页面配备品牌快捷筛选栏,通过柱状图展示丰田旗下各车型的上架销售数量,使用户能够清晰了解丰田各车型的车源规模,精准把握该品牌车型的市场分布,为选购丰田车型提供参考。 - 用户注册与登录
作为系统的身份验证入口,界面包含账号密码输入、记住我、登录等功能,同时提供注册入口,支持新用户注册与老用户登录,实现用户身份核验与账号管理,保障系统访问的安全性。
三、项目总结
本项目是面向二手车市场的数据分析与智能推荐系统,依托Flask搭建后端服务,通过爬虫获取汽车之家真实二手车数据并存储至数据库,利用协同过滤算法结合用户行为实现个性化车源推荐,再通过Echarts将数据可视化呈现。系统涵盖数据可视化分析、品牌车型专项分析、车源信息管理及用户权限管理等功能,既满足了用户对二手车数据查询、分析的需求,又通过智能推荐提升选车效率。项目在开发过程中兼顾数据安全、性能优化与异常处理,为用户提供了一站式二手车分析与选购服务,也为二手车相关数据化分析应用提供了实用的实现方案。
4、核心代码
python
#!/usr/bin/python
# -*- coding: UTF-8 -*-
from math import sqrt
import operator
#1.构建用户-->物品的倒排
def loadData(files):
data ={};
for line in files:
user,score,item=line.split(",");
data.setdefault(user,{});
data[user][item]=score;
return data
#2.计算
# 2.1 构造物品-->物品的共现矩阵
# 2.2 计算物品与物品的相似矩阵
def similarity(data):
# 2.1 构造物品:物品的共现矩阵
N={};#喜欢物品i的总人数
C={};#喜欢物品i也喜欢物品j的人数
for user,item in data.items():
for i,score in item.items():
N.setdefault(i,0);
N[i]+=1;
C.setdefault(i,{});
for j,scores in item.items():
if j not in i:
C[i].setdefault(j,0);
C[i][j]+=1;
#2.2 计算物品与物品的相似矩阵
W={};
for i,item in C.items():
W.setdefault(i,{});
for j,item2 in item.items():
W[i].setdefault(j,0);
W[i][j]=C[i][j]/sqrt(N[i]*N[j]);
return W
#3.根据用户的历史记录,给用户推荐物品
def recommandList(data,W,user,k=3,N=10):
rank={};
for i,score in data[user].items():#获得用户user历史记录,如A用户的历史记录为{'a': '1', 'b': '1', 'd': '1'}
for j,w in sorted(W[i].items(),key=operator.itemgetter(1),reverse=True)[0:k]:#获得与物品i相似的k个物品
if j not in data[user].keys():#该相似的物品不在用户user的记录里
rank.setdefault(j,0);
rank[j]+=float(score) * w;
return sorted(rank.items(),key=operator.itemgetter(1),reverse=True)[0:N];
if __name__=='__main__':
#用户,兴趣度,物品
# uid_score_bid = ['A,1,a', 'A,1,b', 'A,1,d', 'B,1,b', 'B,1,c', 'B,1,e']
uid_score_bid = ['5,1,5','2,1,5', '2,1,38', '2,1,40', '2,1,44', '2,1,63', '2,1,107', '2,1,6', '2,1,14', '2,1,27', '2,1,32', '2,1,56', '2,1,77', '2,1,89', '2,1,92', '2,1,94', '2,1,111', '2,1,123', '2,1,124', '4,1,9', '4,1,15', '4,1,20', '4,1,22', '4,1,85', '4,1,95', '4,1,99', '4,1,131', '4,1,5', '4,1,38', '4,1,40', '4,1,44', '4,1,63', '4,1,107', '4,1,13', '4,1,17', '4,1,58', '4,1,8', '4,1,18', '4,1,21', '4,1,26', '4,1,34', '4,1,48', '4,1,51', '4,1,64', '4,1,70', '4,1,79', '4,1,84', '4,1,101', '4,1,106', '4,1,116', '4,1,117', '4,1,119', '4,1,126', '2,1,8', '2,1,18', '2,1,21', '2,1,26', '2,1,34', '2,1,48', '2,1,51', '2,1,64', '2,1,70', '2,1,79', '2,1,84', '2,1,101', '2,1,106', '2,1,116', '2,1,117', '2,1,119', '2,1,126']
data=loadData(uid_score_bid);#获得数据
W=similarity(data);#计算物品相似矩阵
recommandList(data,W,'4',3,10);#推荐