一、PXC 基础讲解
1. 什么是 PXC
PXC(Percona XtraDB Cluster)是基于 Galera 库 实现的 MySQL 多主同步高可用集群 。核心特点:强一致性、实时同步、任意节点可写、事务全局原子提交。
官方文档:
- https://docs.percona.com/percona-xtradb-cluster/8.4/
https://docs.percona.com/percona-xtradb-cluster/8.4/ - https://docs.percona.com/percona-xtradb-cluster/8.4/yum.html
https://docs.percona.com/percona-xtradb-cluster/8.4/yum.html
2. PXC 特点
- 完全兼容 MySQL
- 同步复制,事务要么所有节点提交,要么全部不提交
- 多主架构,任意节点都可写入
- 并行复制,真正实时同步
- 自动节点克隆、自动补数据
- 故障切换简单
3. PXC 优点
- 服务高可用
- 数据几乎无延迟同步
- 多节点同时读写,可扩展写
- 自动部署新节点
- 数据强一致,适合电商
- 完全兼容 MySQL
4. PXC 缺点
- 只支持 InnoDB
- 写入效率取决于最慢节点
- 所有表必须有主键
- 不支持 LOCK TABLE
- 锁冲突、死锁更多
- 节点越多,同步越慢
5. PXC 常用端口
- 3306:MySQL 服务
- 4444:SST 全量同步
- 4567:集群通信
- 4568:IST 增量同步
二、环境规划
| 角色 | 主机名 | IP 地址 |
|---|---|---|
| PXC 节点 1 | pxc1 | 192.168.24.140 |
| PXC 节点 2 | pxc2 | 192.168.24.141 |
| PXC 节点 3 | pxc3 | 192.168.24.142 |
| HAProxy 主,keepalived | lb01 | 192.168.24.143 |
| HAProxy 备,keepalived | lb02 | 192.168.24.144 |
| 浮动 VIP | --- | 192.168.24.145 |
三、3 节点 PXC 集群搭建
1. 所有节点配置 hosts 解析(不然配置一台dns)
cat >> /etc/hosts <<EOF
192.168.24.140 pxc1
192.168.24.141 pxc2
192.168.24.142 pxc3
192.168.24.143 lb01
192.168.24.144 lb02
EOF
解释
cat >>:向文件末尾追加内容/etc/hosts:系统主机名映射文件- 作用:让所有机器用主机名互相访问,无需依赖 DNS
2. 所有节点卸载 mariadb(避免冲突,作为失败参考点)
yum -y remove mari*
解释
- 系统自带 mariadb 与 PXC 冲突,卸载干净
3. 安装 PXC(所有节点)
离线安装
上传 rpm 包后执行:
yum localinstall *.rpm -y
解释
localinstall:本地安装 RPM 包-y:自动确认所有交互官方下载地址:http://repo.percona.com/pxc-84-lts/yum/release/10/RPMS/x86_64/
http://repo.percona.com/pxc-84-lts/yum/release/10/RPMS/x86_64/
正常下载:
下载仓库后启动源下载
yum install -y https://repo.percona.com/yum/percona-release-latest.noarch.rpm
percona-release setup pxc-84-lts
yum install percona-xtradb-cluster
4. 启动 MySQL 并获取临时密码
systemctl start mysqld
解释:启动 MySQL 服务
tmp_pass=$(awk '/temporary password/ {print $NF}' /var/log/mysqld.log)
也可以:
[root@pxc1 ~]# cat /var/log/mysqld.log | grep -i 'temporary password'
2026-04-13T09:44:10.472868Z 6 [Note] [MY-010454] [Server] A temporary password is generated for root@localhost: n2;5tF+ah3cg
解释
-
从 MySQL 日志提取临时 root 密码
-
$NF表示取每行最后一列mysql -uroot -p${tmp_pass}
解释:用临时密码登录数据库
5. 修改密码并创建远程账号(MySQL 内执行,3台都要,这个时候还没有同步)
ALTER USER 'root'@'localhost' IDENTIFIED BY 'MySQL@123';
解释:修改本地 root 密码,一般第一次以临时密码登录都必须改一次密码
CREATE USER 'admin'@'%' IDENTIFIED WITH caching_sha2_password BY 'Abc_123456';
GRANT SELECT, INSERT, UPDATE, DELETE, CREATE, ALTER, DROP, INDEX ON *.* TO 'admin'@'%';
FLUSH PRIVILEGES;
解释
- 创建远程账号
admin %允许任意 IP 连接- 授予相对应权限,供集群与 HAProxy 使用
6. 停止 MySQL,准备配置集群
systemctl stop mysqld
7. 生成并分发 SSL 证书(pxc1 执行)
没有openssl要先下载
dnf install -y openssl
openssl req -newkey rsa:2048 -nodes -keyout /etc/server-key.pem -x509 -days 365 -out /etc/server-cert.pem
1. openssl
作用:开源安全工具包,用于生成证书、加密、解密
必须先安装:dnf install -y openssl
2. req
作用:请求证书(request)
表示我们要生成一个证书请求 / 自签名证书
3. -newkey rsa:2048
-newkey:生成新的密钥对
rsa:2048:使用 RSA 2048 位 加密算法(目前最安全、最通用)
4. -nodes
作用:私钥不加密,不需要密码
如果不加,启动 PXC 时每次都要输证书密码,集群无法自动启动
5. -keyout /etc/server-key.pem
-keyout:把私钥输出到哪个文件
/etc/server-key.pem:私钥保存路径
6. -x509
作用:生成自签名证书(不需要第三方 CA 认证)
我们自己给自己签发证书,内网 / 测试 / 生产都能用
7. -days 365
作用:证书有效期 365 天
过期后需要重新生成
8. -out /etc/server-cert.pem
-out:把公钥证书输出到哪个文件
/etc/server-cert.pem:证书保存路径
执行后会出现什么?
执行命令后会让你输入:
Country Name (2 letter code) [XX]:
State or Province Name (full name) []:
Locality Name (eg, city) [Default City]:
Organization Name (eg, company) [Default Company Ltd]:
Organizational Unit Name (eg, section) []:
Common Name (eg, your name or your server's hostname) []:
Email Address []:
✔ 正确做法:一路回车即可!
这些信息不影响 PXC 使用,不需要认真填写。
解释:生成 PXC 集群加密通信证书
scp /etc/server-* pxc2:/etc/
scp /etc/server-* pxc3:/etc/
解释:把证书分发到所有节点,保证加密一致
8. 配置 /etc/my.cnf(所有节点)
pxc1 完整配置
# Template my.cnf for PXC
# Edit to your requirements.
[client]
socket=/var/lib/mysql/mysql.sock
[mysqld]
server-id=140 #这里id不要一样的就行,我是按照ip改的
datadir=/var/lib/mysql
socket=/var/lib/mysql/mysql.sock
log-error=/var/log/mysqld.log
pid-file=/var/run/mysqld/mysqld.pid
# Binary log expiration period is 604800 seconds, which equals 7 days
binlog_expire_logs_seconds=604800
######## wsrep ###############
# Path to Galera library
wsrep_provider=/usr/lib64/galera4/libgalera_smm.so
# Cluster connection URL contains IPs of nodes
#If no IP is found, this implies that a new cluster needs to be created,
#in order to do that you need to bootstrap this node
wsrep_cluster_address=gcomm:// # 【已修改】替换为下方集群IP列表,本行保留注释
# In order for Galera to work correctly binlog format should be ROW
binlog_format=ROW
# Slave thread to use
wsrep_slave_threads=8
wsrep_log_conflicts
# This changes how InnoDB autoincrement locks are managed and is a requirement for Galera
innodb_autoinc_lock_mode=2
# Node IP address
#wsrep_node_address=192.168.70.63
# Cluster name
wsrep_cluster_name=pxc-cluster
#If wsrep_node_name is not specified, then system hostname will be used
wsrep_node_name=pxc-cluster-node-1
#pxc_strict_mode allowed values: DISABLED,PERMISSIVE,ENFORCING,MASTER
pxc_strict_mode=ENFORCING
# SST method
wsrep_sst_method=xtrabackup-v2
# ===================== 以下为【新增/修改】内容 =====================
# 集群所有节点IP(必须写3个节点)
wsrep_cluster_address=gcomm://192.168.24.140,192.168.24.141,192.168.24.142 # 【新增】集群地址
wsrep_node_name=pxc1 # 【新增】当前节点名称(覆盖原有)
wsrep_node_address=192.168.24.140 # 【新增】当前节点IP
wsrep_applier_threads=8 # 【新增】同步线程数
# 【新增】SSL 加密通信(集群节点安全认证)
wsrep_provider_options="socket.ssl_key=/etc/server-key.pem;socket.ssl_cert=/etc/server-cert.pem"
# ===================== 【SST 全量同步加密】 =====================
[sst]
encrypt=4 # 【新增】开启SSL加密传输
ssl-key=/etc/server-key.pem # 【新增】私钥
ssl-cert=/etc/server-cert.pem # 【新增】证书
逐行解释
server-id:MySQL 唯一 ID,不能重复wsrep_cluster_name:集群名称,所有节点必须相同wsrep_cluster_address:集群所有节点地址wsrep_node_name:本节点主机名wsrep_node_address:本节点 IPpxc_strict_mode=ENFORCING:PXC 严格模式innodb_autoinc_lock_mode=2:集群强制要求wsrep_sst_method=xtrabackup-v2:全量同步方式
pxc2 修改或添加
server-id=141
wsrep_node_name=pxc2
wsrep_node_address=192.168.24.141
wsrep_cluster_address=gcomm://192.168.24.140
wsrep_provider_options="socket.ssl_key=/etc/server-key.pem;socket.ssl_cert=/etc/server-cert.pem"
[sst]
encrypt=4
ssl-key=/etc/server-key.pem
ssl-cert=/etc/server-cert.pem
pxc3修改或者添加
server-id=142
wsrep_node_name=pxc3
wsrep_node_address=192.168.24.142
wsrep_cluster_address=gcomm://192.168.24.140
wsrep_provider_options="socket.ssl_key=/etc/server-key.pem;socket.ssl_cert=/etc/server-cert.pem"
[sst]
encrypt=4
ssl-key=/etc/server-key.pem
ssl-cert=/etc/server-cert.pem
9. 启动 PXC 集群(顺序绝对不能错)
pxc1 引导启动(第一个节点)
systemctl start mysql@bootstrap.service
mysql@bootstrap.service
这是 PXC 专属的特殊服务单元,不是普通 MySQL!
mysql:PXC 数据库服务名
@:systemd 模板服务标记
bootstrap:引导模式 / 集群初始化模式
.service:服务文件后缀
这条命令到底做了什么?
以 "集群初始化模式" 启动 MySQL
创建全新的 PXC 集群
生成集群 UUID
打开节点接收其他机器加入
不依赖任何其他节点,自己成为集群第一个节点,其他节点不能用
解释:以引导模式启动,初始化集群
出现启动失败
[root@pxc1 ~]# systemctl start mysql@bootstrap.service
Job for mysql@bootstrap.service failed because the control process exited with error code.
See "systemctl status mysql@bootstrap.service" and "journalctl -xeu mysql@bootstrap.service" for details.
解决方法
systemctl stop mysqld
systemctl stop mysql@bootstrap.service
pkill -9 mysqld
rm -rf /var/lib/mysql/grastate.dat
rm -rf /var/lib/mysql/gvwstate.datPXC
规定:一个节点一旦加入过集群,就不允许再创建集群!
里面记录了:
我属于哪个集群
我的 seqno(同步位置)
最重要:safe_to_bootstrap(是否允许重新创建集群)
rm -rf /var/lib/mysql/*.pid
rm -rf /var/lib/mysql/*.lock
作用:清理残留标记,避免启动报错。
pxc2、pxc3 正常启动
systemctl start mysql
systemctl enable mysql
10. PXC 集群完整验证
验证 1:查看集群节点数
mysql -uroot -p'MySQL@123' -e "show status like 'wsrep_cluster_size';"
预期结果 :wsrep_cluster_size = 3
验证 2:查看关键状态汇总
mysql -uroot -p'MySQL@123' -e "show status where Variable_name in ('wsrep_cluster_size','wsrep_cluster_status','wsrep_connected','wsrep_ready');"
预期:全部为 ON / Primary
验证 3:查看节点同步视图
select * from performance_schema.pxc_cluster_view;
预期:所有节点 STATUS 为 SYNCED
验证 4:跨节点数据同步测试(文档标准验证)
-
pxc2 创建库
CREATE DATABASE percona;
-
pxc3 创建表
CREATE TABLE percona.example (node_id INT PRIMARY KEY, node_name VARCHAR(30));
-
pxc1 插入数据
INSERT INTO percona.example VALUES (1,'percona1');
-
pxc2 查询
SELECT * FROM percona.example;
预期:能查到数据,证明同步正常
四、HAProxy 负载均衡搭建
1. 安装 HAProxy(lb01、lb02 都执行)
dnf install haproxy -y
2. 配置 /etc/haproxy/haproxy.cfg
#---------------------------------------------------------------------
# Example configuration for a possible web application. See the
# full configuration options online.
#
# https://www.haproxy.org/download/1.8/doc/configuration.txt
#
#---------------------------------------------------------------------
#---------------------------------------------------------------------
# Global settings
#---------------------------------------------------------------------
global
# 日志配置:输出到本地syslog
log 127.0.0.1 local2
# 运行路径、进程ID
chroot /var/lib/haproxy
pidfile /var/run/haproxy.pid
# 最大连接数(调高支持更高并发)
maxconn 4096
# 运行用户和用户组
user haproxy
group haproxy
# 后台守护进程模式运行
daemon
# 统计socket(用于管理)
stats socket /var/lib/haproxy/stats
# 系统加密策略
ssl-default-bind-ciphers PROFILE=SYSTEM
ssl-default-server-ciphers PROFILE=SYSTEM
#---------------------------------------------------------------------
# common defaults that all the 'listen' and 'backend' sections will
# use if not designated in their block
#---------------------------------------------------------------------
defaults
# 日志继承全局配置
log global
# 【重要】MySQL 必须使用 TCP 模式(不能用HTTP)
mode tcp
# 记录TCP日志
option tcplog
# 不记录空连接日志
option dontlognull
# 连接失败重试3次
retries 3
# 各种超时时间(保证MySQL长连接稳定)
timeout http-request 10s
timeout queue 1m
timeout connect 5000
timeout client 50000
timeout server 50000
timeout http-keep-alive 10s
timeout check 10s
# 单进程最大连接数
maxconn 3000
#---------------------------------------------------------------------
# HAProxy 监控页面(网页查看状态)
# 访问:http://LB_IP:8088/haproxy/stats
# 账号:admin 密码:admin
#---------------------------------------------------------------------
frontend stats-front
bind *:8088
mode http
default_backend stats-back
backend stats-back
mode http
# 监控页面URL
stats uri /haproxy/stats
# 监控页面账号密码
stats auth admin:admin
#---------------------------------------------------------------------
# MySQL-PXC 负载均衡入口
# 监听 3306 端口,应用通过此端口连接数据库
#---------------------------------------------------------------------
frontend pxc-front
bind *:3306
mode tcp
default_backend pxc-cluster
#---------------------------------------------------------------------
# PXC 集群后端节点配置
# 负载策略:leastconn(优先给连接少的节点分发)
# 健康检查:使用 9200 端口(PXC 集群状态检查端口)
#---------------------------------------------------------------------
backend pxc-cluster
mode tcp
balance leastconn
# PXC 节点1 健康检查端口9200
server pxc1 192.168.24.140:3306 check port 9200 inter 12000 rise 3 fall 3
# PXC 节点2
server pxc2 192.168.24.141:3306 check port 9200 inter 12000 rise 3 fall 3
# PXC 节点3
server pxc3 192.168.24.142:3306 check port 9200 inter 12000 rise 3 fall 3
#---------------------------------------------------------------------
# 原来的 Web 配置(已保留,不影响PXC)
#---------------------------------------------------------------------
# main frontend which proxys to the backends
frontend main
bind *:5000
acl url_static path_beg -i /static /images /javascript /stylesheets
acl url_static path_end -i .jpg .gif .png .css .js
use_backend static if url_static
default_backend app
# static backend for serving up images, stylesheets and such
backend static
balance roundrobin
server static 127.0.0.1:4331 check
# round robin balancing between the various backends
backend app
balance roundrobin
server app1 127.0.0.1:5001 check
server app2 127.0.0.1:5002 check
server app3 127.0.0.1:5003 check
server app4 127.0.0.1:5004 check
检查语法
haproxy -c -f /etc/haproxy/hapro.cfg
-c check -f file
关键解释
mode tcp:MySQL 必须用 TCP 模式balance leastconn:最少连接调度,数据库最稳定check port 9200:健康检查端口8088:HAProxy 监控页面
3. 配置 PXC 健康检查(所有 PXC 节点),xinted
注意:rhel10、rocky10没办法用xinetd
echo 'mysqlchk 9200/tcp' >> /etc/services
dnf install -y xinetd
systemctl enable --now xinetd
给 9200 端口起一个服务名字叫 mysqlchk,写入系统端口配置文件 /etc/services
作用:
让系统认识 9200 端口 = MySQL 集群健康检查
HAProxy 就是靠 9200 端口 检查 PXC 节点是否正常
不配置这行,HAProxy 不知道检查什么端口
安装 xinetd 超级服务(一个用来管理其他小服务的监听服务)
作用:
PXC 的 9200 健康检查服务 必须依靠 xinetd 才能启动
xinetd 会监听 9200 端口,用来回答 HAProxy 的检查请求
没有 xinetd,9200 端口不会开启
理解:9200 只是个健康检查脚本,不是独立服务,靠 xinetd 帮它监听端口。
第二种方法:
3.所有 PXC 节点都要执行(pxc1、pxc2、pxc3),systemd
1. 创建健康检查脚本(真正检查 PXC 状态)
# 创建脚本文件,并将以下内容写入 /usr/local/bin/pxc_check.sh
cat > /usr/local/bin/pxc_check.sh <<'EOF'
#!/bin/bash
# ===================== 检查1:MySQL 进程是否存在 =====================
# pgrep mysqld = 查找系统中是否有 mysqld 进程
# if ! ... = 如果找不到进程(条件不成立),执行下面内容
if ! pgrep mysqld > /dev/null; then
# 返回 HTTP 503 状态码,表示服务不可用
echo "HTTP/1.1 503 Service Unavailable\r\n"
# 退出脚本,返回错误码 1(异常)
exit 1
fi
# ===================== 检查2:PXC 集群是否准备就绪 =====================
# 执行 MySQL 命令,查看 wsrep_ready 状态(只返回值,不要表头)
#-N = 去掉表头(列名)
STATUS=$(mysql -N -e "SHOW STATUS LIKE 'wsrep_ready';" | awk '{print $2}')
# 如果状态不是 ON,说明 PXC 集群未准备好,不能提供服务
if [ "$STATUS" != "ON" ]; then
echo "HTTP/1.1 503 Service Unavailable\r\n"
exit 1
fi
# ===================== 检查3:PXC 集群是否处于正常主状态 =====================
# 查看集群状态,确保没有脑裂、没有分区
CLUSTER_STATUS=$(mysql -N -e "SHOW STATUS LIKE 'wsrep_cluster_status';" | awk '{print $2}')
# 如果不是 Primary,表示集群异常(可能脑裂/分区)
if [ "$CLUSTER_STATUS" != "Primary" ]; then
echo "HTTP/1.1 503 Service Unavailable\r\n"
exit 1
fi
# ===================== 所有检查都通过 =====================
# 返回 HTTP 200,表示节点健康
echo "HTTP/1.1 200 OK\r\n"
# 退出脚本,返回 0(正常)
exit 0
EOF
只有 Primary 状态,PXC 节点才能正常读写。
不是 Primary → 节点已经脱离集群、脑裂、不可用 → 必须踢出业务流量!
2. 给执行权限
chmod +x /usr/local/bin/pxc_check.sh
chown mysql:mysql /usr/local/bin/pxc_check.sh
3. 创建 systemd 监听服务(替代 xinetd!)
# 创建 systemd socket 配置文件,作用:监听 9200 端口
cat > /etc/systemd/system/pxc_check.socket <<'EOF'
[Unit]
# 描述信息:随便写,方便自己看懂
Description=PXC Health Check Socket
[Socket]
# 核心配置:监听 9200 端口(TCP)
# 相当于 xinetd 里的 port = 9200
ListenStream=9200
# 允许外部连接进来(必须写 yes)
# 有人访问 9200 就触发脚本
Accept=yes
[Install]
# 开机启动相关:让这个端口监听跟着系统启动
WantedBy=sockets.target
EOF
# 创建 systemd 服务配置文件(@ 代表:由 socket 触发启动)
cat > /etc/systemd/system/pxc_check@.service <<'EOF'
[Unit]
# 服务描述(给人看的,随便写)
Description=PXC Health Check Service
[Service]
# ================= 核心:启动脚本 =================
# 有人访问 9200 端口时,执行这个健康检查脚本
ExecStart=/usr/local/bin/pxc_check.sh
# ================= 必须项:和 socket 对接 =================
# 告诉 systemd:这个服务的输入来自 socket(端口连接)
StandardInput=socket
# ================= 安全项:以什么用户运行 =================
# 使用 mysql 用户启动脚本(最小权限,更安全)
User=mysql
# 使用 mysql 组
Group=mysql
EOF
4. 启动监听(9200 端口!)
systemctl daemon-reload
systemctl enable --now pxc_check.socket
5. 防火墙放行 9200
firewall-cmd --permanent --add-port=9200/tcp
firewall-cmd --reload
MySQL 内创建检查用户
pxc1,pxc2,pxc3执行(如果pxc架构还在只需pxc1执行就行)
CREATE USER 'clustercheckuser'@'localhost' IDENTIFIED BY 'clustercheckpassword!';
GRANT PROCESS ON *.* TO 'clustercheckuser'@'localhost';
FLUSH PRIVILEGES;
4. 启动 HAProxy
systemctl start haproxy
systemctl enable haproxy
启动不了:
1.防火墙或者selinux
[root@lb02 yum.repos.d]# setsebool -P haproxy_connect_any 1 处理selinux
2.访问端口被占用
3.配置文件错误
5. HAProxy 验证
curl -I 192.168.24.140:9200
[root@lb01 ~]# curl -I 192.168.24.140:9200
HTTP/1.1 200 OK\r\n
curl: (56) Recv failure: Connection reset by peer
第二行不影响,说明脚本正常退出
主要是因为\r\n的问题
脚本echo加-e参数就行
[root@lb01 ~]# curl -I 192.168.24.140:9200
HTTP/1.1 200 OK
[root@lb01 ~]#
不通,经常是防火墙原因
pxc1,2,3执行
1. 放行 3306(MySQL)和 9200(健康检查)
firewall-cmd --permanent --add-port=3306/tcp
firewall-cmd --permanent --add-port=9200/tcp
firewall-cmd --reload
2. 确认放行成功
firewall-cmd --list-ports
应该看到:
3306/tcp 9200/tcp
3. 再确保健康检查服务在运行(lb执行)
systemctl daemon-reload
systemctl enable --now pxc_check.socket
systemctl status pxc_check.socket
4. 回到 lb01 测试连通性
curl -I 192.168.24.140:9200
curl -I 192.168.24.141:9200
curl -I 192.168.24.142:9200
能返回 200 或 503 就说明通了,HAProxy 马上变 UP。
预期:HTTP/1.1 200 OK
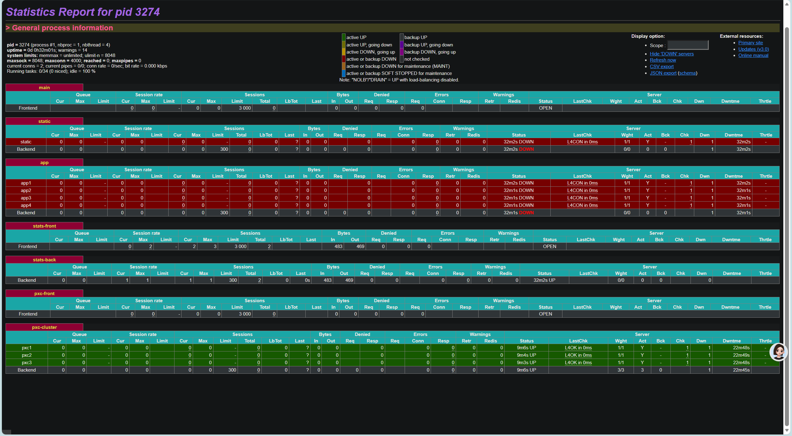
浏览器访问监控:http://192.168.24.143:8088/haproxy/stats账号:admin密码:admin
访问网页不通就是8080端口没放行
firewall-cmd --permanent --add-port=8080/tcp
firewall-cmd --reload

五、Keepalived 高可用搭建
1. 安装 Keepalived(lb01、lb02)
dnf install keepalived -y
2. 主节点 lb01 配置
关键点待解决:
vrrp_strict在生产模式下是要开的,但是虚拟环境下可能会出现别的机器无法访问的问题,根据官方文档,优先级要255的才行,priority = 255(地址所有者),当vip在优先级为255的keepalived机器上时才能被ping通。
除非 strict_mode(即 vrrp_strict)被设置,相当于这个实例关闭严格模式。
举例子
vrrp_instance VI_1 {
state MASTER
interface eth0
virtual_router_id 51
priority 100 # 不用 255!
advert_int 1
strict_mode off # 关键:关闭当前实例的严格模式
accept # 关键:允许响应 VIP(ping 能通)
virtual_ipaddress {
192.168.1.100/24
}
}
注意:单独写strict_mode off 也不行,加accept这样就能够正常被访问了
可能会出现脑裂问题
只需要在两台 LB 都执行这一条命令:放通 VRRP 协议
firewall-cmd --add-protocol=vrrp --permanent
firewall-cmd --reload
或者 iptables 模式:
iptables -A INPUT -p vrrp -j ACCEPT
总体配置:
! 全局配置区(必须保留,精简无用邮件功能)
global_defs {
! 关闭邮件通知(生产环境可自己开启)
! notification_email {
! acassen@firewall.loc
! }
! notification_email_from Alexandre.Cassen@firewall.loc
! smtp_server 192.168.200.1
! smtp_connect_timeout 30
! 路由器ID(唯一标识,随便写,不重复即可)
router_id HAPROXY_LB
! VRRP 基础参数
vrrp_skip_check_adv_addr
vrrp_garp_interval 0
vrrp_gna_interval 0
#vrrp_strict
}
! ---------------------- 关键:HAProxy 健康检查脚本 ----------------------
! 作用:每隔2秒检查 haproxy 是否存活
! 如果挂了,自动降低优先级,让备机抢占VIP
vrrp_script chk_haproxy {
script "/etc/keepalived/check_haproxy.sh" ! 检查脚本路径
interval 2 ! 每2秒检查一次
weight -10 ! 检查失败:优先级-10
rise 2
fall 2
}
! ---------------------- VRRP 实例(核心) ----------------------
vrrp_instance VI_HAPROXY {
! 状态:MASTER / BACKUP
! 主LB写 MASTER
! 备LB写 BACKUP
state BACKUP
! 网卡名称(你用的是 ens160,必须正确)
interface ens160
! 虚拟路由ID(主备必须一样,同一集群唯一)
virtual_router_id 51
! 优先级(主100,备90,数字越大越优先)
priority 100
! 通告间隔(1秒心跳)
advert_int 1
! 不抢占模式(主挂了恢复后,不抢回VIP,更稳定)
nopreempt
! 认证密码(主备必须一样)
authentication {
auth_type PASS
auth_pass 1111
}
! 虚拟IP(VIP),你的 PXC 对外访问IP
virtual_ipaddress {
192.168.24.145
}
! 绑定上面的检查脚本
track_script {
chk_haproxy
}
}
! ---------------------- 以下全部删除!你是 HAProxy 不是 LVS!----------------------
! 你原来的 virtual_server 配置是 LVS 用的
! 我们现在用的是 HAProxy + Keepalived 模式
! 所以下面所有 virtual_server 配置 全部 删掉!
! ---------------------- 已清理 ----------------------
3. 备节点 lb02 配置(只改两行)
state BACKUP
priority 90
4. 健康检查脚本
vim /etc/keepalived/check_haproxy.sh
#!/bin/bash
stat=$(ps -C haproxy --no-header | wc -l)
#-C 按 命令名称(command name) 筛选 wc = word count -l = line
if [ $stat -eq 0 ]; then
systemctl start haproxy
sleep 3
if [ $(ps -C haproxy --no-header | wc -l) -eq 0 ]; then
systemctl stop keepalived
fi
fi
以上会重启,导致验证时ip不会漂移
#!/bin/bash
if pgrep haproxy >/dev/null; then
exit 0
else
exit 1
fi
chmod +x /etc/keepalived/check_haproxy.sh
5. 启动 Keepalived
systemctl start keepalived
systemctl enable keepalived
六、整套架构最终完整验证
1. 使用 VIP 登录 MySQL(统一入口)
mysql -uadmin -p'Abc_123456' -h 192.168.24.145 -P 3306
使用用户 admin,密码 Abc_123456
连接到 192.168.24.145 这台机器的 3306 端口(MySQL)
这个账号在一开始的时候创建,用来管理业务,'admin'@'%',有%相当与可以远程连接
流程:
你 → VIP(145) → HAProxy → PXC 集群
2. 查看集群状态
show status like 'wsrep_cluster_size';
3. 查看 VIP 所在节点
ip a
4. 高可用切换测试
- 停掉主 lb01 的 haproxy
- 查看 VIP 是否自动漂移到 lb02
- 业务依然可用