Grafana 安装部署 ------ 从零开始安装和配置 Grafana
- [一:`Grafana` 插件安装并接入 `Zabbix`](#一:
Grafana插件安装并接入Zabbix) - [二:配置 `Zabbix` 数据源](#二:配置
Zabbix数据源) - [三:`Grafana` 邮件告警配置](#三:
Grafana邮件告警配置) - 四:模板与变量
- 总结
🔔 本文是《Grafana 企业级可视化监控实战指南:从安装、配置到智能告警》系列的第四篇!
本系列将带你从零开始,基于 Grafana + Zabbix 构建一套完整的企业级监控与告警系统。
⚠️ 该系列所有涉及的软件包和项目都可以私信博主免费获取
-
第一篇:Grafana 简介 ------ 认识开源数据可视化平台
核心:了解 Grafana 的基本概念、功能,以及如何接入不同数据源进行数据展示。
-
第二篇:Grafana 环境搭建 ------ 快速部署 Grafana 的基础环境
核心:介绍如何在本地或服务器上搭建 Grafana 环境,并配置相关的数据库和依赖。
-
第三篇:Grafana 安装部署 ------ 从零开始安装和配置 Grafana
核心:详解 Grafana 的安装步骤、配置文件的设置、以及服务的启动与管理。
-
第四篇:Grafana 使用 ------ 高效创建仪表盘与数据展示
核心:掌握 Grafana 的高级功能,如插件安装、数据源配置、仪表盘创建等,全面提升数据可视化能力。
🚀 系列最终成果
当你完整学完并实操本系列,你将拥有:
✅ 一套完善的 Grafana 企业级可视化监控体系
✅ 高效的数据展示与分析能力
✅ 完备的告警机制,避免监控盲区
✅ 高颜值、可复用的运维大屏
✅ 企业级项目经验,可写进简历/毕设/项目经验
真正实现:监控数据 → 可视化展示 → 告警系统 → 智能运维
一:Grafana 插件安装并接入 Zabbix
如果不指定插件安装位置,则默认安装位置为
/var/lib/grafana/plugins;插件安装后需要重启grafana server。
1)命令查看
bash
[root@hadoop102 software]# grafana-cli -h

bash
[root@hadoop102 software]# grafana-cli plugins -h

2)在线安装
我们发现,插件仍然安装到/var/lib/grafana下了,先前不是已经修改了插件安装目录 到/data/grafana/plugins 了么?
原因是
grafana-cli命令中还写了对应的环境变量,通过查看/usr/sbin/grafana-cli,可以发现还有一个PLUGINS_DIR变量。
bash[root@hadoop102 ~]# cat /usr/sbin/grafana-cli #! /usr/bin/env bash # Wrapper for the grafana-cli binary # This file serves as a wrapper for the grafana-cli binary. It ensures we set # the system-wide Grafana configuration that was bundled with the package as we # use the binary. PLUGINS_DIR=/var/lib/grafana/plugins
grafana的环境变量在多个文件中有定义,比如/etc/sysconfig/grafana-server、/usr/sbin/grafana-cli、/etc/init.d/grafana-server,个人觉得不是很友好。解决办法:
使用
--pluginsDir指定安装路径
bashgrafana-cli --pluginsDir=/data/grafana/plugins plugins install alexanderzobnin-zabbix-app修改
/usr/sbin/grafana-cli中插件默认安装路径
bashvim /usr/sbin/grafana-cli PLUGINS_DIR=/data/grafana/plugins
bash
[root@hadoop102 ~]# grafana-cli plugins install alexanderzobnin-zabbix-app
bash
[root@hadoop102 software]# systemctl restart grafana-server.service
3)离线安装
-
访问
Grafana官网 -
查找所需插件

-
下载

-
将插件压缩包解压缩到
PLUGINS_DIR对应路径bash[root@hadoop102 software]# unzip alexanderzobnin-zabbix-app-3.12.4.any.zip -d /data/grafana/plugins/ -
重启
Grafanabash[root@hadoop102 software]# systemctl restart grafana-server.service
二:配置 Zabbix 数据源
1)激活插件


2)配置数据源
URL:http://192.168.2.102:8080/api_jsonrpc.php
Username:Admin
Password:zabbix




三:Grafana 邮件告警配置
Grafana的告警规则是附加在一个个"Graph Panel"上。Grafana仅支持大部分数据源的告警,如Graphite、Prometheus、InfluxDB、Elasticsearch、MySQL等,但不支持对Zabbix数据源的告警,Zabbix本身就是一个强大的监控告警系统。
另外,Grafana的告警规则仅支持在Graph Panel上配置,且不支持带有变量,即其它诸如Table Panel、Stat Panel或者带有模板变量的Dashboard中的Graph Panel均不支持配置告警规则。
综上,我们大致可以知道Grafana的核心还是在数据可视化,告警功能也仅是促进Grafana这款产品更趋于完善
1)申请邮箱






2)修改 /etc/grafana/grafana.ini
配置
SMTP相关信息,以 QQ邮箱为例
bash
[root@hadoop102 ~]# vim /etc/grafana/grafana.ini
bash
[smtp]
enabled = true
host = smtp.qq.com:587
user = 2833232767@qq.com
password = zqcvexkjwiizdegi # 注意:不是登录密码,是"授权码"(需在QQ邮箱中开启SMTP并生成)
from_address = 2833232767@qq.com
from_name = Grafana

3)重启 Grafana
bash
[root@hadoop102 ~]# systemctl restart grafana-server.service
4)配置告警通道




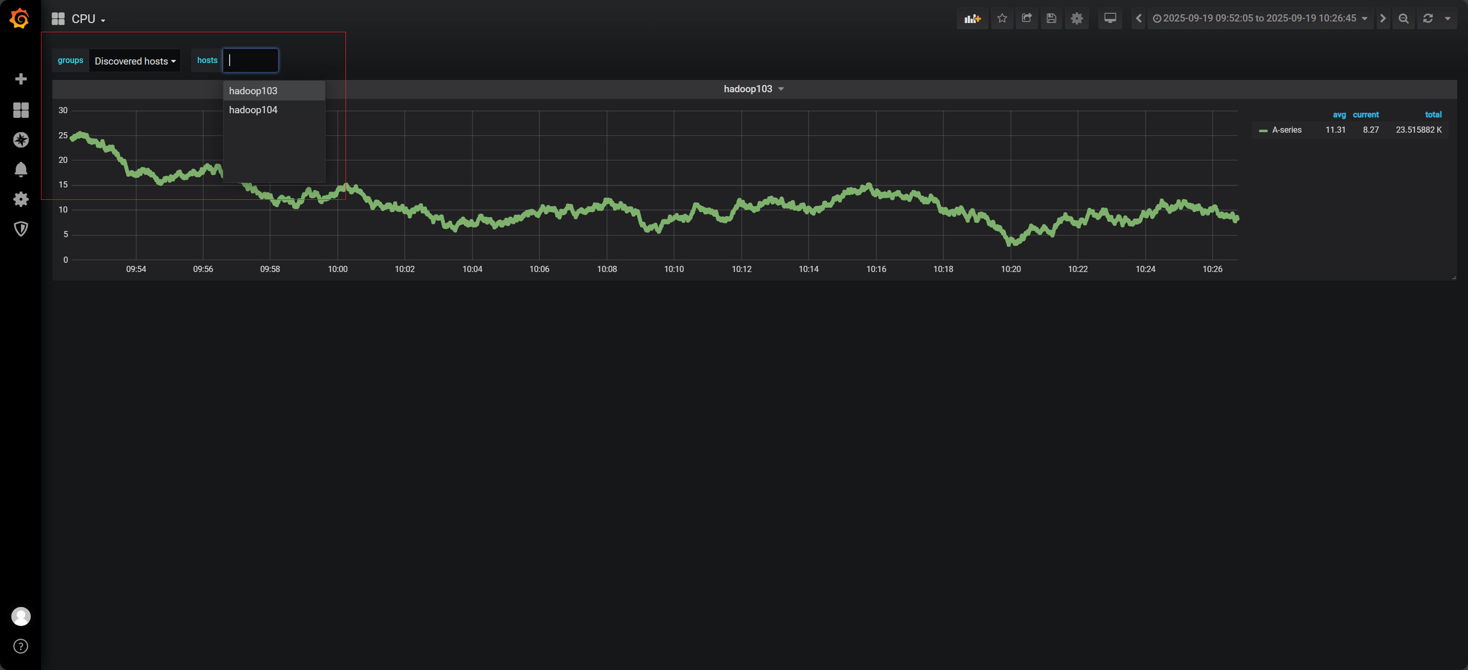
四:模板与变量
1)添加变量


2)配置变量


3)使用变量

4)查看

总结
✅ 在本篇中,我们深入探讨了如何在 Grafana 中创建高效的仪表盘与数据展示。通过掌握 Grafana 的高级功能,如插件安装、数据源配置以及仪表盘的设计,用户能够根据不同的监控需求,灵活定制可视化面板。
✅ 通过实现数据源的整合和仪表盘的精心设计,我们有效提升了 Grafana 在实际运维场景中的应用价值,使监控数据更加直观、易于理解,便于团队成员快速做出决策。
加粗样式✅ 本篇为用户提供了全面的数据展示能力,让用户在掌握基本操作的基础上,能够高效构建出符合实际需求的可视化运维大屏,为后续的告警与智能运维系统的集成打下了坚实的基础。