基于Ubuntu 20.04系统,搭建Kubernetes(v1.20.6)微服务集群,用Nginx镜像模拟微服务,整合Harbor、Gitlab+Jenkins+ArgoCD、Prometheus+Grafana、阿里云SLS日志服务、Istio、Helm等技术栈,实现微服务的高可用部署、CI/CD自动化、全链路监控、金丝雀发布、日志聚合及服务治理。
k8s环境规划:
podSubnet(pod 网段) 10.244.0.0/16
serviceSubnet(service 网段): 10.96.0.0/12
实验环境规划:
操作系统:Ubuntu 20.04.3
配置: 4G 内存/2核CPU/120G 硬盘
网络: NAT
架构总览
整体架构分为6层:基础设施层(Ubuntu+Docker+K8s)→ 镜像管理层(Harbor)→ 自动化交付层(Gitlab+Jenkins+ArgoCD)→ 服务治理层(Istio+Helm)→ 微服务层(Nginx模拟服务)→ 可观测性层(Prometheus+Grafana+AlertManager+阿里云SLS日志服务)。
环境规划
| 节点角色 | 主机名 | IP 地址 | 系统版本 | 核心软件 |
|---|---|---|---|---|
| 负载均衡节点 主 | k8s-lb-master | 192.168.121.80 | Ubuntu20.04 | haproxy、keepalived |
| 负载均衡节点 从 | k8s-lb-slave | 192.168.121.81 | Ubuntu20.04 | haproxy、keepalived |
| 虚拟 IP(VIP) | - | 192.168.121.188 | - | - |
| NFS节点 | k8s-nfs | 192.168.121.70 | Ubuntu20.04 | nfs-kernel-server、rpcbind |
| K8s 主节点 1 | k8s-master1 | 192.168.121.100 | Ubuntu20.04 | kubeadm、kubelet、kubectl、docker |
| K8s 主节点 2 | k8s-master2 | 192.168.121.101 | Ubuntu20.04 | kubeadm、kubelet、kubectl、docker |
| K8s 主节点 3 | k8s-master3 | 192.168.121.102 | Ubuntu20.04 | kubeadm、kubelet、kubectl、docker |
| K8s 从节点 1 | k8s-node1 | 192.168.121.200 | Ubuntu20.04 | kubeadm、kubelet、docker |
| K8s 从节点 2 | k8s-node2 | 192.168.121.201 | Ubuntu20.04 | kubeadm、kubelet、docker |
| K8s 从节点 3 | k8s-node3 | 192.168.121.202 | Ubuntu20.04 | kubeadm、kubelet、docker |
1 基础环境配置
1.1 关闭防火墙(Ubuntu系统默认无防火墙)
bash
# 停止并禁用ufw
sudo systemctl stop ufw
sudo systemctl disable ufw
# 验证(输出inactive则成功)
sudo systemctl status ufw
1.2 关闭 Swap(K8s 要求必须关闭)
bash
# 永久关闭(注释swap分区行)
sudo sed -i '/swap/s/^/#/' /etc/fstab
# 验证
cat /etc/fstab | grep swap
1.3 设置主机名
bash
# 比如lb01节点执行
sudo hostnamectl set-hostname k8s-lb-master
# master01节点执行
sudo hostnamectl set-hostname k8s-master1
# node01节点执行
sudo hostnamectl set-hostname k8s-node1
1.4 配置hosts文件(所有节点执行)
bash
vim /etc/hosts
192.168.121.80 k8s-lb-master
192.168.121.81 k8s-lb-slave
192.168.121.70 k8s-nfs
192.168.121.100 k8s-master1
192.168.121.101 k8s-master2
192.168.121.102 k8s-master3
192.168.121.200 k8s-node1
192.168.121.201 k8s-node2
192.168.121.202 k8s-node3
192.168.121.188 vip
192.168.121.200 harbor.example.com
1.5 时间同步(所有节点执行)
bash
sudo apt update && sudo apt install -y chrony
sudo systemctl start chrony && sudo systemctl enable chrony
# 验证
chronyc tracking
1.6 配置内核参数(开启 IP 转发、网桥过滤,所有节点执行)
bash
# 配置内核参数(开启 IPVS/IP 转发)
# 加载内核模块
sudo tee /etc/modules-load.d/k8s.conf << EOF
overlay
br_netfilter
ip_vs
ip_vs_rr
ip_vs_wrr
ip_vs_sh
nf_conntrack
EOF
sudo modprobe overlay && sudo modprobe br_netfilter && sudo modprobe ip_vs
# 配置sysctl参数
sudo tee /etc/sysctl.d/k8s.conf << EOF
net.bridge.bridge-nf-call-iptables = 1
net.bridge.bridge-nf-call-ip6tables = 1
net.ipv4.ip_forward = 1
EOF
sudo sysctl --system # 生效配置
2 负载均衡节点部署 HAProxy+Keepalived
2.1 安装 HAProxy+Keepalived(两台 LB 节点都执行)
bash
apt update && sudo apt install -y haproxy keepalived
2.2 配置 HAProxy(两台 LB 节点配置相同)
bash
vim /etc/haproxy/haproxy.cfg
global
log /dev/log local0 warning
chroot /var/lib/haproxy
stats socket /run/haproxy/admin.sock mode 660 level admin expose-fd listeners
stats timeout 30s
user haproxy
group haproxy
daemon
defaults
log global
mode tcp
option tcplog
option dontlognull
timeout connect 5000
timeout client 10000
timeout server 10000
# k8s apiserver负载均衡
frontend k8s-apiserver
bind *:6443
mode tcp
option tcplog
default_backend k8s-apiserver
backend k8s-apiserver
mode tcp
option tcp-check
balance roundrobin
server master01 192.168.121.100:6443 check inter 2000 fall 2 rise 2
server master02 192.168.121.101:6443 check inter 2000 fall 2 rise 2
server master03 192.168.121.102:6443 check inter 2000 fall 2 rise 2
# 重启HAProxy并设置开机自启
sudo systemctl restart haproxy
sudo systemctl enable haproxy
# 验证
sudo systemctl status haproxy
2.3 配置 Keepalived(实现 VIP 漂移)
bash
vim /etc/keepalived/keepalived.conf
! Configuration File for keepalived
global_defs {
router_id LVS_DEVEL
}
vrrp_script chk_haproxy {
script "/usr/bin/pgrep haproxy" # 检查haproxy是否运行
interval 2 # 检查间隔(秒)
weight 2 # 权重
}
vrrp_instance VI_1 {
state MASTER # 主节点设为MASTER 备节点设为BACKUP
interface ens33 # 替换为实际网卡名(用ip a查看)
virtual_router_id 51 # 虚拟路由ID(51-254)
priority 100 # 优先级,主节点高于备节点,备节点90
advert_int 1 # 心跳间隔(秒)
authentication {
auth_type PASS
auth_pass 1111 # 认证密码,两台LB需一致
}
virtual_ipaddress {
192.168.121.188/24 # VIP地址(和节点同网段)
}
track_script {
chk_haproxy # 关联haproxy检查脚本
}
}
# 重启并设置开机自启
sudo systemctl restart keepalived
sudo systemctl enable keepalived
# 验证VIP(主节点执行,能看到VIP则成功)
ip a
3 k8s集群节点环境配置
3.1 安装容器运行时(docker 19.03)
bash
# 更新系统包索引
apt update
# 安装必要依赖
apt install -y apt-transport-https ca-certificates curl software-properties-common
# 添加Docker官方GPG密钥
curl -fsSL https://download.docker.com/linux/ubuntu/gpg | sudo gpg --dearmor -o /usr/share/keyrings/docker-archive-keyring.gpg
# 添加Docker稳定版仓库
echo "deb [arch=$(dpkg --print-architecture) signed-by=/usr/share/keyrings/docker-archive-keyring.gpg] https://download.docker.com/linux/ubuntu $(lsb_release -cs) stable" | sudo tee /etc/apt/sources.list.d/docker.list > /dev/null
# 安装Docker引擎
sudo apt update
sudo apt install -y docker-ce=5:19.03.15~3-0~ubuntu-focal docker-ce-cli=5:19.03.15~3-0~ubuntu-focal containerd.io
# 验证安装
sudo docker --version
# 设置Docker开机自启
sudo systemctl enable docker
sudo systemctl start docker
3.2 安装 kubeadm、kubelet、kubectl(1.20.6 版本)
bash
# 安装必要依赖,支持 Apt 访问 HTTPS 协议的软件源
sudo apt install -y apt-transport-https ca-certificates curl gnupg2
# 下载并导入 K8s 官方密钥(确保源的合法性)
curl -fsSL https://pkgs.k8s.io/core:/stable:/v1.20/deb/Release.key | sudo gpg --dearmor -o /etc/apt/trusted.gpg.d/kubernetes-1.20.gpg
# 失效则用以下
curl -fsSL https://mirrors.aliyun.com/kubernetes/apt/doc/apt-key.gpg | sudo gpg --dearmor -o /etc/apt/trusted.gpg.d/kubernetes-aliyun.gpg
# 添加阿里云 K8s 源(对应 1.20 版本)
echo "deb http://mirrors.aliyun.com/kubernetes/apt kubernetes-xenial main" | sudo tee /etc/apt/sources.list.d/kubernetes.list
curl -fsSL https://mirrors.aliyun.com/kubernetes/apt/doc/apt-key.gpg | sudo apt-key add -
apt update
apt install -y --allow-downgrades --allow-change-held-packages kubelet=1.20.6-00 kubeadm=1.20.6-00 kubectl=1.20.6-00
3.3 master主节点部署helm
bash
# 下载Helm二进制文件
wget https://get.helm.sh/helm-v3.6.3-linux-amd64.tar.gz
# 解压
.tar -zxvf helm-v3.6.3-linux-amd64.tar.gz
# 移动到PATH目录
sudo mv linux-amd64/helm /usr/local/bin/helm
# 验证安装
helm version
4 kubeadm初始化k8s集群
4.1 拉取镜像
bash
# 1.有离线包则上传到集群机器docker load 读取
docker load -i k8simage-1-20-6.tar.gz
# 2.阿里云仓库拉取
docker pull registry.aliyuncs.com/google_containers/kube-proxy:v1.20.6
docker pull registry.aliyuncs.com/google_containers/kube-scheduler:v1.20.6
docker pull registry.aliyuncs.com/google_containers/kube-controller-manager:v1.20.6
docker pull registry.aliyuncs.com/google_containers/kube-apiserver:v1.20.6
docker pull registry.aliyuncs.com/google_containers/etcd:3.4.13-0
docker pull registry.aliyuncs.com/google_containers/kube-proxy:v1.20.6
docker pull registry.aliyuncs.com/google_containers/coredns:1.7.0
docker pull registry.aliyuncs.com/google_containers/pause:3.2
# 有外网的话则自动拉取
4.2 生成 kubeadm 配置文件
bash
vim kubeadm-config.yaml
apiVersion: kubeadm.k8s.io/v1beta2
kind: ClusterConfiguration
kubernetesVersion: 1.20.6
# 指向VIP的6443端口(HAProxy监听端口)
controlPlaneEndpoint: "192.168.121.188:6443"
# 网络插件(这里用calico,后续需安装)
networking:
podSubnet: "10.244.0.0/16"
serviceSubnet: "10.96.0.0/12"
# 镜像仓库(和前面拉取的一致)
imageRepository: registry.aliyuncs.com/google_containers
---
apiVersion: kubelet.config.k8s.io/v1beta1
kind: KubeletConfiguration
cgroupDriver: systemd
4.3 初始化集群
bash
# 执行初始化(--config指定配置文件,--upload-certs自动上传证书,用于其他master节点加入)
sudo kubeadm init --config=kubeadm-config.yaml --upload-certs
# 普通用户配置kubectl
mkdir -p $HOME/.kube
sudo cp -i /etc/kubernetes/admin.conf $HOME/.kube/config
sudo chown $(id -u):$(id -g) $HOME/.kube/config
# 验证
kubectl get nodes
4.4 安装网络插件(Calico,必须安装否则节点 NotReady)
bash
kubectl apply -f https://docs.projectcalico.org/v3.18/manifests/calico.yaml
# 验证(所有pod Running则成功)
kubectl get pods -n kube-system
root@k8s-master1:~# kubectl get pods -n kube-system
NAME READY STATUS RESTARTS AGE
calico-kube-controllers-6949477b58-7zd4t 1/1 Running 0 33m
calico-node-9hcvf 1/1 Running 0 33m
calico-node-cbc6c 1/1 Running 0 33m
calico-node-fwhfr 1/1 Running 0 33m
calico-node-kbf2b 1/1 Running 0 33m
calico-node-mf2xz 1/1 Running 0 33m
calico-node-qwj7g 1/1 Running 0 33m
coredns-7f89b7bc75-fflvz 1/1 Running 0 36m
coredns-7f89b7bc75-rw7zs 1/1 Running 0 36m
etcd-k8s-master1 1/1 Running 0 37m
etcd-master2 1/1 Running 0 35m
etcd-master3 1/1 Running 0 34m
kube-apiserver-k8s-master1 1/1 Running 0 37m
kube-apiserver-master2 1/1 Running 0 35m
kube-apiserver-master3 1/1 Running 0 34m
kube-controller-manager-k8s-master1 1/1 Running 1 37m
kube-controller-manager-master2 1/1 Running 0 35m
kube-controller-manager-master3 1/1 Running 0 34m
kube-proxy-9g6bb 1/1 Running 0 34m
kube-proxy-bdm94 1/1 Running 0 34m
kube-proxy-kdw4s 1/1 Running 0 34m
kube-proxy-ngzwd 1/1 Running 0 35m
kube-proxy-s2g9m 1/1 Running 0 36m
kube-proxy-vxmhp 1/1 Running 0 34m
kube-scheduler-k8s-master1 1/1 Running 1 37m
kube-scheduler-master2 1/1 Running 0 35m
kube-scheduler-master3 1/1 Running 0 34m
4.5 扩容master节点
成功初始化后会出现以下内容
bash
Your Kubernetes control-plane has initialized successfully!
To start using your cluster, you need to run the following as a regular user:
mkdir -p $HOME/.kube
sudo cp -i /etc/kubernetes/admin.conf $HOME/.kube/config
sudo chown $(id -u):$(id -g) $HOME/.kube/config
Alternatively, if you are the root user, you can run:
export KUBECONFIG=/etc/kubernetes/admin.conf
You should now deploy a pod network to the cluster.
Run "kubectl apply -f [podnetwork].yaml" with one of the options listed at:
https://kubernetes.io/docs/concepts/cluster-administration/addons/
You can now join any number of the control-plane node running the following command on each as root:
------------------------------------master--------------------------------------------------------------
# 这一块是master加入命令
kubeadm join 192.168.121.188:6443 --token 1hgsqu.ptv6bxgrvdga5p8s \
--discovery-token-ca-cert-hash sha256:60d01e04f9cda3e7922cf2eb560a454f26e46074c7feac007f3fcfeb82bae964 \
--control-plane --certificate-key b76296e2db23364f74f69077749f189bb042de1a0c0c57d461efa0327b475c34
------------------------------------master--------------------------------------------------------------
Please note that the certificate-key gives access to cluster sensitive data, keep it secret!
As a safeguard, uploaded-certs will be deleted in two hours; If necessary, you can use
"kubeadm init phase upload-certs --upload-certs" to reload certs afterward.
Then you can join any number of worker nodes by running the following on each as root:
------------------------------------work--------------------------------------------------------------
# 这一块是work加入命令
kubeadm join 192.168.121.188:6443 --token 1hgsqu.ptv6bxgrvdga5p8s \
--discovery-token-ca-cert-hash sha256:60d01e04f9cda3e7922cf2eb560a454f26e46074c7feac007f3fcfeb82bae964
------------------------------------work--------------------------------------------------------------
# 在对应的master节点执行
kubeadm join 192.168.121.188:6443 --token 1hgsqu.ptv6bxgrvdga5p8s \
--discovery-token-ca-cert-hash sha256:60d01e04f9cda3e7922cf2eb560a454f26e46074c7feac007f3fcfeb82bae964 \
--control-plane --certificate-key b76296e2db23364f74f69077749f189bb042de1a0c0c57d461efa0327b475c34
# 在对应的work节点执行
kubeadm join 192.168.121.188:6443 --token 1hgsqu.ptv6bxgrvdga5p8s \
--discovery-token-ca-cert-hash sha256:60d01e04f9cda3e7922cf2eb560a454f26e46074c7feac007f3fcfeb82bae964
4.6 集群验证
bash
# 1. 查看所有节点(状态Ready则成功)
root@k8s-master1:~# kubectl get node
NAME STATUS ROLES AGE VERSION
k8s-master1 Ready control-plane,master 40m v1.20.6
master2 Ready control-plane,master 39m v1.20.6
master3 Ready control-plane,master 38m v1.20.6
node1 Ready work 38m v1.20.6
node2 Ready work 38m v1.20.6
node3 Ready work 38m v1.20.6
4.7 命令补全
bash
# 安装bash-completion
apt update && apt install -y bash-completion
# 将kubectl补全写入bashrc配置文件
echo "source <(kubectl completion bash)" >> ~/.bashrc
# 生效配置
source ~/.bashrc
5 部署 NFS 服务端(k8s-nfs节点)
5.1 安装NFS核心组件
bash
root@k8s-nfs:~# apt update && apt install -y nfs-kernel-server rpcbind
5.2 创建 NFS 共享目录
bash
# harbor
# 创建根共享目录(可自定义,如 /data/nfs)
root@k8s-nfs:~# mkdir -p /data/nfs/harbor
# 设置目录权限(确保 K8s 节点能读写)
root@k8s-nfs:~# chmod -R 777 /data/nfs/harbor
root@k8s-nfs:~# chown -R 1000:1000 /data/nfs/harbor
# gitlab
root@k8s-nfs:~# mkdir -p /data/nfs/gitlab/{rails,redis,postgres,registry,minio}
root@k8s-nfs:~# chown -R 1000:1000 /data/nfs/gitlab
root@k8s-nfs:~# chmod -R 777 /data/nfs/gitlab
# jenkins
# 创建Jenkins数据目录
root@k8s-nfs:~# mkdir -p /data/nfs/jenkins
# 设置权限
root@k8s-nfs:~# chmod -R 777 /data/nfs/jenkins
root@k8s-nfs:~# chown -R 1000:1000 /data/nfs/jenkins
# monitoring
# 创建monitoring数据目录
root@k8s-nfs:~# mkdir -p /data/nfs/monitoring
# 设置权限
root@k8s-nfs:~# chmod -R 777 /data/nfs/monitoring
root@k8s-nfs:~# chown -R 1000:1000 /data/nfs/monitoring
5.3 配置 NFS共享规则
编辑 /etc/exports 文件,添加 K8s 集群节点的访问规则:
bash
root@k8s-nfs:/data/nfs# vim /etc/exports
# /etc/exports: the access control list for filesystems which may be exported
# to NFS clients. See exports(5).
#
# Example for NFSv2 and NFSv3:
# /srv/homes hostname1(rw,sync,no_subtree_check) hostname2(ro,sync,no_subtree_check)
#
# Example for NFSv4:
# /srv/nfs4 gss/krb5i(rw,sync,fsid=0,crossmnt,no_subtree_check)
# /srv/nfs4/homes gss/krb5i(rw,sync,no_subtree_check)
#
# 允许k8s集群网段
/data/nfs/harbor 192.168.121.0/24(rw,sync,no_root_squash,no_all_squash,insecure)
/data/nfs/gitlab 192.168.121.0/24(rw,sync,no_root_squash,no_all_squash)
/data/nfs/jenkins 192.168.121.0/24(rw,sync,no_root_squash,no_subtree_check)
/data/nfs/monitoring 192.168.121.0/24(rw,sync,no_root_squash,no_subtree_check,insecure)
# 参数说明:
# rw: 读写权限
# sync: 同步写入(数据先写入磁盘再返回)
# no_root_squash: 允许 root 用户操作(避免权限问题)
# insecure: 允许非特权端口访问(适配 K8s 容器网络)
5.4 启动并开机自启 NFS 服务
bash
root@k8s-nfs:/data/nfs# systemctl start rpcbind && systemctl enable rpcbind
root@k8s-nfs:/data/nfs# systemctl start nfs-server && systemctl enable nfs-server
# 重载 NFS 配置(修改 exports 后必执行)
root@k8s-nfs:/data/nfs# exportfs -rv
5.5 验证 NFS服务端
bash
# 查看共享目录配置
root@k8s-nfs:/data/nfs# showmount -e localhost
# 正常输出:Export list for localhost:
# /data/nfs/harbor 192.168.1.0/24
# 查看 NFS 端口监听
root@k8s-nfs:/data/nfs# ss -tnlp | grep -E '111|2049'
LISTEN 0 4096 0.0.0.0:111 0.0.0.0:* users:(("rpcbind",pid=719,fd=4),("systemd",pid=1,fd=98))
LISTEN 0 64 0.0.0.0:2049 0.0.0.0:*
LISTEN 0 4096 [::]:111 [::]:* users:(("rpcbind",pid=719,fd=6),("systemd",pid=1,fd=100))
LISTEN 0 64 [::]:2049 [::]:*
# 能看到 rpcbind(111 端口)、nfs(2049 端口)监听即可
5.6 K8s 所有节点安装 NFS 客户端
K8s 每个节点都需要安装 NFS 客户端,才能挂载 NFS 共享目录:
bash
apt update && apt install -y nfs-common
# 验证客户端连通性(任选一个 K8s 节点执行)
root@node1:~# showmount -e 192.168.121.70
Export list for 192.168.121.70:
/data/nfs/harbor 192.168.121.0/24
# 输出能看到 /data/nfs/harbor 共享目录即正常
6 部署Harbor
环境要求
| 组件 | 最低要求 |
|---|---|
| Kubernetes | 1.20.6 |
| Helm | 3.6.3 |
| Ingress 控制器 | nginx-ingress(Harbor 依赖 Ingress 暴露 HTTP/HTTPS 服务) |
| 存储类(SC) | 可用的 StorageClass(如 NFS/Ceph/RBD,需支持 ReadWriteMany 访问模式) |
| 域名 | 域名(如 harbor.example.com),能解析到 Ingress 入口 IP |
| TLS 证书 | 域名对应的 HTTPS 证书(公钥 tls.crt + 私钥 tls.key) |
6.1 部署Nginx-ingress控制器
bash
root@k8s-master1:~# mkdir -p yaml/ingress
root@k8s-master1:~# cd yaml/ingress/
# 下载官方ingress-nginx:v1.2.0
root@k8s-master1:~/yaml/ingress# wget https://raw.githubusercontent.com/kubernetes/ingress-nginx/controller-v1.2.0/deploy/static/provider/baremetal/deploy.yaml
root@k8s-master1:~/yaml/ingress# ls
deploy.yaml
root@k8s-master1:~/yaml/ingress# mv deploy.yaml ingress-nginx-controller-daemonset.yaml
# 修改yaml文件
root@k8s-master1:~/yaml/ingress# vim ingress-nginx-controller-daemonset.yaml
-------------------------------
# 注释service
#apiVersion: v1
#kind: Service
#metadata:
# labels:
# app.kubernetes.io/component: controller
# app.kubernetes.io/instance: ingress-nginx
# app.kubernetes.io/name: ingress-nginx
# app.kubernetes.io/part-of: ingress-nginx
# app.kubernetes.io/version: 1.2.0
# name: ingress-nginx-controller
# namespace: ingress-nginx
#spec:
# ipFamilies:
# - IPv4
# ipFamilyPolicy: SingleStack
# ports:
# - appProtocol: http
# name: http
# port: 80
# protocol: TCP
# targetPort: http
# - appProtocol: https
# name: https
# port: 443
# protocol: TCP
# targetPort: https
# selector:
# app.kubernetes.io/component: controller
# app.kubernetes.io/instance: ingress-nginx
# app.kubernetes.io/name: ingress-nginx
# type: NodePort
# 修改资源类型为Daemonset所有节点部署,使用宿主机网络,可以通过node节点主机名+端口号访问
apiVersion: apps/v1
#kind: Deployment
kind: DaemonSet
metadata:
labels:
app.kubernetes.io/component: controller
app.kubernetes.io/instance: ingress-nginx
app.kubernetes.io/name: ingress-nginx
app.kubernetes.io/part-of: ingress-nginx
app.kubernetes.io/version: 1.2.0
name: ingress-nginx-controller
namespace: ingress-nginx
spec:
minReadySeconds: 0
revisionHistoryLimit: 10
selector:
matchLabels:
app.kubernetes.io/component: controller
app.kubernetes.io/instance: ingress-nginx
app.kubernetes.io/name: ingress-nginx
template:
metadata:
labels:
app.kubernetes.io/component: controller
app.kubernetes.io/instance: ingress-nginx
app.kubernetes.io/name: ingress-nginx
spec:
hostNetwork: true #使用宿主机网络
hostPID: true #使用宿主机Pid
------------------------------------
# 更新资源配置文件
root@k8s-master1:~/yaml/ingress# kubectl apply -f ingress-nginx-controller-daemonset.yaml
# 查看pod启动状态
root@k8s-master1:~/yaml/ingress# kubectl get pod -n ingress-nginx -o wide
NAME READY STATUS RESTARTS AGE IP NODE NOMINATED NODE READINESS GATES
ingress-nginx-admission-create-z76r7 0/1 Completed 0 94s 10.244.104.3 node2 <none> <none>
ingress-nginx-admission-patch-fbd6p 0/1 Completed 0 94s 10.244.166.131 node1 <none> <none>
ingress-nginx-controller-84rqq 1/1 Running 0 94s 192.168.121.200 node1 <none> <none>
ingress-nginx-controller-rb5vv 1/1 Running 0 94s 192.168.121.201 node2 <none> <none>
ingress-nginx-controller-wrdlc 1/1 Running 0 94s 192.168.121.202 node3 <none> <none>
6.2 K8s 部署 NFS 动态存储供给器(NFS Provisioner)
Harbor 需要动态创建 PVC,因此需要部署 NFS Provisioner(静态 NFS 无法自动创建 PVC)。
创建 nfs-provisioner.yaml
bash
root@k8s-master1:~# mkdir /root/yaml/harbor
root@k8s-master1:~# cd /root/yaml/harbor
root@k8s-master1:~/yaml/harbor# vim nfs-provisioner.yaml
---
# 1. 创建 ServiceAccount(赋予权限)
apiVersion: v1
kind: ServiceAccount
metadata:
name: nfs-client-provisioner
namespace: kube-system
---
# 2. 创建 RBAC 权限(Provisioner 需要的权限)
kind: ClusterRole
apiVersion: rbac.authorization.k8s.io/v1
metadata:
name: nfs-client-provisioner-runner
rules:
- apiGroups: [""]
resources: ["persistentvolumes"]
verbs: ["get", "list", "watch", "create", "delete"]
- apiGroups: [""]
resources: ["persistentvolumeclaims"]
verbs: ["get", "list", "watch", "update"]
- apiGroups: ["storage.k8s.io"]
resources: ["storageclasses"]
verbs: ["get", "list", "watch"]
- apiGroups: [""]
resources: ["events"]
verbs: ["create", "update", "patch"]
- apiGroups: [""]
resources: ["endpoints"]
verbs: ["get", "list", "watch", "create", "update", "delete", "patch"]
---
kind: ClusterRoleBinding
apiVersion: rbac.authorization.k8s.io/v1
metadata:
name: run-nfs-client-provisioner
subjects:
- kind: ServiceAccount
name: nfs-client-provisioner
namespace: kube-system
roleRef:
kind: ClusterRole
name: nfs-client-provisioner-runner
apiGroup: rbac.authorization.k8s.io
---
# 3. 部署 NFS Provisioner Deployment
kind: Deployment
apiVersion: apps/v1
metadata:
name: nfs-client-provisioner
namespace: kube-system
spec:
replicas: 1
strategy:
type: Recreate
selector:
matchLabels:
app: nfs-client-provisioner
template:
metadata:
labels:
app: nfs-client-provisioner
spec:
serviceAccountName: nfs-client-provisioner
containers:
- name: nfs-client-provisioner
image: k8s.gcr.io/sig-storage/nfs-subdir-external-provisioner:v4.0.2
volumeMounts:
- name: nfs-client-root
mountPath: /persistentvolumes
env:
- name: PROVISIONER_NAME
value: k8s-sigs.io/nfs-subdir-external-provisioner-harbor # 供给器名称(后续 StorageClass 要用到)
- name: NFS_SERVER
value: 192.168.121.70 # NFS 服务端 IP
- name: NFS_PATH
value: /data/nfs/harbor # NFS 共享目录
volumes:
- name: nfs-client-root
nfs:
server: 192.168.121.70 # NFS 服务端 IP
path: /data/nfs/harbor # NFS 共享目录
---
# 4. 创建 NFS StorageClass(核心,名称为 nfs-storage)
apiVersion: storage.k8s.io/v1
kind: StorageClass
metadata:
name: nfs-storage-harbor # 这个名称要和 Harbor values.yaml 中的 storageClass 一致
provisioner: k8s-sigs.io/nfs-subdir-external-provisioner-harbor # 必须和上面的 PROVISIONER_NAME 一致
parameters:
archiveOnDelete: "false" # 删除 PVC 时自动删除 NFS 目录(避免残留)
reclaimPolicy: Delete # 回收策略(Delete/Retain)
allowVolumeExpansion: true # 允许 PVC 扩容
6.3 部署 NFS Provisioner
bash
root@k8s-master1:~/yaml/harbor# kubectl apply -f nfs-provisioner.yaml
serviceaccount/nfs-client-provisioner unchanged
clusterrole.rbac.authorization.k8s.io/nfs-client-provisioner-runner unchanged
clusterrolebinding.rbac.authorization.k8s.io/run-nfs-client-provisioner unchanged
deployment.apps/nfs-client-provisioner unchanged
storageclass.storage.k8s.io/nfs-storage unchanged
root@k8s-master1:~/yaml/harbor# kubectl get pod -n kube-system
NAME READY STATUS RESTARTS AGE
calico-kube-controllers-6949477b58-7zd4t 1/1 Running 1 15h
calico-node-9hcvf 1/1 Running 1 15h
calico-node-cbc6c 1/1 Running 1 15h
calico-node-fwhfr 1/1 Running 1 15h
calico-node-kbf2b 1/1 Running 1 15h
calico-node-mf2xz 1/1 Running 1 15h
calico-node-qwj7g 1/1 Running 1 15h
coredns-7f89b7bc75-fflvz 1/1 Running 1 15h
coredns-7f89b7bc75-rw7zs 1/1 Running 1 15h
etcd-k8s-master1 1/1 Running 1 15h
etcd-master2 1/1 Running 1 15h
etcd-master3 1/1 Running 1 15h
kube-apiserver-k8s-master1 1/1 Running 1 15h
kube-apiserver-master2 1/1 Running 1 15h
kube-apiserver-master3 1/1 Running 1 15h
kube-controller-manager-k8s-master1 1/1 Running 2 15h
kube-controller-manager-master2 1/1 Running 1 15h
kube-controller-manager-master3 1/1 Running 1 15h
kube-proxy-9g6bb 1/1 Running 1 15h
kube-proxy-bdm94 1/1 Running 1 15h
kube-proxy-kdw4s 1/1 Running 1 15h
kube-proxy-ngzwd 1/1 Running 1 15h
kube-proxy-s2g9m 1/1 Running 1 15h
kube-proxy-vxmhp 1/1 Running 1 15h
kube-scheduler-k8s-master1 1/1 Running 2 15h
kube-scheduler-master2 1/1 Running 1 15h
kube-scheduler-master3 1/1 Running 1 15h
nfs-client-provisioner-56cdd8f647-2qdf7 1/1 Running 0 43m
# 查看 Pod 运行状态(等待 STATUS=Running)
6.4 验证 StorageClass
bash
root@k8s-master1:~/yaml/harbor# kubectl get sc
NAME PROVISIONER RECLAIMPOLICY VOLUMEBINDINGMODE ALLOWVOLUMEEXPANSION AGE
nfs-storage k8s-sigs.io/nfs-subdir-external-provisioner Delete Immediate true 44m
6.5 部署Harbor
6.5.1 创建 Harbor 命名空间
bash
root@k8s-master1:~/yaml/harbor# kubectl create namespace harbor
6.5.2 创建 TLS 证书 Secret
bash
root@k8s-master1:~/yaml/harbor/harbor-ca# mkdi harbor-ca
# 生成自签名证书
root@k8s-master1:~/yaml/harbor/harbor-ca# openssl req -x509 -nodes -days 3650 -newkey rsa:2048 \
-keyout tls.key -out tls.crt \
-subj "/CN=harbor.example.com/O=harbor-ca"
Generating a RSA private key
.................+++++
........................+++++
writing new private key to 'tls.key'
-----
root@k8s-master1:~/yaml/harbor# ls
nfs-provisioner.yaml tls.crt tls.key
# 创建secret
root@k8s-master1:~/yaml/harbor# kubectl create secret tls harbor-tls --cert=tls.crt --key=tls.key -n harbor
secret/harbor-tls created
6.5.3 添加 Harbor Helm 仓库
bash
# 添加 Harbor 官方 Helm 仓库
root@k8s-master1:~/yaml/harbor# helm repo add harbor https://helm.goharbor.io
# 更新仓库索引(确保获取最新版本)
root@k8s-master1:~/yaml/harbor# helm repo update
# 查看 Harbor 可部署版本
root@k8s-master1:~/yaml/harbor# helm search repo harbor/harbor --versions
6.5.4 定制 harbor-values.yaml
bash
root@k8s-master1:~/yaml/harbor# vim harbor-values.yaml
# 全局配置
global:
# 存储大小(根据实际需求调整)
storageClass: "nfs-storage-harbor" # StorageClass 名称
# 暴露方式配置
expose:
type: ingress # 使用 Ingress 暴露服务(推荐生产环境)
tls:
enabled: true # 启用 HTTPS
secretName: "harbor-tls" # 对应前面创建的 TLS Secret 名称
notarySecretName: "harbor-tls" # Notary 服务也使用相同证书
ingress:
hosts:
core: harbor.example.com # Harbor 域名
className: "nginx" # 对应的 IngressClass 名称(默认 nginx)
# 外部访问地址
externalURL: https://harbor.example.com
# 持久化存储配置
persistence:
enabled: true # 启用持久化
resourcePolicy: "keep" # 删除 Helm 释放时保留 PVC
persistentVolumeClaim:
# 镜像仓库存储
registry:
storageClass: "nfs-storage-harbor"
size: 20Gi # 替换为实际需要的大小
# 其他组件存储(按需调整)
chartmuseum:
storageClass: "nfs-storage-harbor"
size: 10Gi
jobservice:
storageClass: "nfs-storage-harbor"
size: 1Gi
database:
storageClass: "nfs-storage-harbor"
size: 5Gi
redis:
storageClass: "nfs-storage-harbor"
size: 1Gi
trivy:
storageClass: "nfs-storage-harbor"
size: 5Gi
# 管理员密码(生产环境必须修改为强密码)
harborAdminPassword: "123456" # 建议包含大小写、数字、特殊字符
# 组件开关(按需关闭不需要的组件)
components:
registry:
enabled: true
core:
enabled: true
portal:
enabled: true
jobservice:
enabled: true
database:
enabled: true # 使用内置数据库(测试用),生产建议用外部 PostgreSQL
redis:
enabled: true # 使用内置 Redis(测试用),生产建议用外部 Redis
trivy:
enabled: true # 漏洞扫描(可选,关闭可减少资源占用)
notary:
enabled: false # 签名验证(可选,按需开启)
chartmuseum:
enabled: false # Helm Chart 仓库(可选,按需开启)
6.5.5 helm部署harbor
bash
# 执行 Helm 安装(指定命名空间、自定义配置文件)
root@k8s-master1:~/yaml/harbor# helm install harbor harbor/harbor -f harbor-values.yaml -n harbor --version 1.8.2
# 查看部署
# 如果没有绑定nginx,就edit进去添加ingressClassName: nginx
root@k8s-master1:~/yaml/harbor# kubectl get ingress -n harbor
NAME CLASS HOSTS ADDRESS PORTS AGE
harbor-ingress nginx harbor.example.com 192.168.121.200,192.168.121.201,192.168.121.202 80, 443 65s
harbor-ingress-notary <none> notary.harbor.domain 192.168.121.200,192.168.121.201,192.168.121.202 80, 443 65s
root@k8s-master1:~/yaml/harbor# kubectl get pod -n harbor
NAME READY STATUS RESTARTS AGE
harbor-chartmuseum-5f4c65cc4c-s6v9z 1/1 Running 0 9m28s
harbor-core-69b9745c7d-xzd4k 1/1 Running 0 9m28s
harbor-database-0 1/1 Running 0 9m17s
harbor-jobservice-d4bf7764-tjldp 1/1 Running 0 9m27s
harbor-notary-server-f784f55d9-hxbjk 1/1 Running 0 9m27s
harbor-notary-signer-5ccc446846-5jpts 1/1 Running 0 9m27s
harbor-portal-86bb5f6dd9-hpxqb 1/1 Running 0 9m27s
harbor-redis-0 1/1 Running 0 9m27s
harbor-registry-7cc497d875-flclr 2/2 Running 0 9m27s
harbor-trivy-0 1/1 Running 0 9m27s
6.5.6 登录harbor web ui
bash
# 查看ingress的443端口
root@k8s-master1:~/yaml/harbor# kubectl get svc -n ingress-nginx
NAME TYPE CLUSTER-IP EXTERNAL-IP PORT(S) AGE
ingress-nginx-controller NodePort 10.102.66.112 <none> 80:32106/TCP,443:31698/TCP 32m
ingress-nginx-controller-admission ClusterIP 10.98.253.150 <none> 443/TCP 107m
windowns主机编辑hosts 配置域名解析
192.168.121.101 harbor.example.com
浏览器访问https://harbor.example.com:31698/
用户名:admin
密码:123456


6.6 配置k8s集群docker信任harbor仓库
web ui 页面下载ca证书

bash
# 上传到mster1节点
# 建立docker目录
root@k8s-master1:~/yaml/harbor/harbor-ca# mkdir -p /etc/docker/certs.d/harbor.example.com
root@k8s-master1:~/yaml/harbor/harbor-ca# cp ca.crt /etc/docker/certs.d/harbor.example.com/
root@k8s-master1:~/yaml/harbor/harbor-ca# systemctl restart docker
root@k8s-master1:~/yaml/harbor/harbor-ca# docker login harbor.example.com
Authenticating with existing credentials...
WARNING! Your password will be stored unencrypted in /root/.docker/config.json.
Configure a credential helper to remove this warning. See
https://docs.docker.com/engine/reference/commandline/login/#credentials-store
Login Succeeded
6.7 测试镜像推送/拉取
bash
root@k8s-master1:~/yaml/harbor/harbor-ca# docker pull nginx
'Using default tag: latest
latest: Pulling from library/nginx
119d43eec815: Pull complete
700146c8ad64: Pull complete
d989100b8a84: Pull complete
500799c30424: Pull complete
10b68cfefee1: Pull complete
57f0dd1befe2: Pull complete
eaf8753feae0: Pull complete
Digest: sha256:c881927c4077710ac4b1da63b83aa163937fb47457950c267d92f7e4dedf4aec
Status: Downloaded newer image for nginx:latest
docker.io/library/nginx:latest
root@k8s-master1:~/yaml/harbor/harbor-ca# docker tag nginx:latest harbor.example.com/library/nginx:latest
root@k8s-master1:~/yaml/harbor/harbor-ca# docker push harbor.example.com/library/nginx:latest
The push refers to repository [harbor.example.com/library/nginx]
d9d3f8c27ad7: Pushed
4b53e01dba29: Pushed
3b4fce0e490d: Pushed
4c34f6878173: Pushed
547c913b4108: Pushed
e84c0e25063e: Pushed
e50a58335e13: Pushed
latest: digest: sha256:a6dd519f4cc2f69a8f049f35b56aec2e30b7ddfedee12976c9e289c07b421804 size: 1778
root@node1:~# docker pull harbor.example.com/library/nginx:latest
latest: Pulling from library/nginx
380ebb5ce8c1: Pull complete
700146c8ad64: Pull complete
d989100b8a84: Pull complete
500799c30424: Pull complete
10b68cfefee1: Pull complete
57f0dd1befe2: Pull complete
eaf8753feae0: Pull complete
Digest: sha256:a6dd519f4cc2f69a8f049f35b56aec2e30b7ddfedee12976c9e289c07b421804
Status: Downloaded newer image for harbor.example.com/library/nginx:latest
harbor.example.com/library/nginx:latest
6.8 创建镜像仓库

7 部署CI/CD流水线**: GitLab, Jenkins, ArgoCD**
7.1 部署Gitlab
7.1.1 部署 NFS 动态存储供给器(NFS Provisioner)
bash
root@k8s-master1:~/yaml# mkdir gitlab
root@k8s-master1:~/yaml/gitlab# vim nfs-provisioner.yaml
---
# 1. 创建 ServiceAccount(赋予权限)
apiVersion: v1
kind: ServiceAccount
metadata:
name: nfs-client-provisioner-gitlab
namespace: kube-system
---
# 2. 创建 RBAC 权限(Provisioner 需要的权限)
kind: ClusterRole
apiVersion: rbac.authorization.k8s.io/v1
metadata:
name: nfs-client-provisioner-gitlab-runner
rules:
- apiGroups: [""]
resources: ["persistentvolumes"]
verbs: ["get", "list", "watch", "create", "delete"]
- apiGroups: [""]
resources: ["persistentvolumeclaims"]
verbs: ["get", "list", "watch", "update"]
- apiGroups: ["storage.k8s.io"]
resources: ["storageclasses"]
verbs: ["get", "list", "watch"]
- apiGroups: [""]
resources: ["events"]
verbs: ["create", "update", "patch"]
- apiGroups: [""]
resources: ["endpoints"]
verbs: ["get", "list", "watch", "create", "update", "delete", "patch"]
---
kind: ClusterRoleBinding
apiVersion: rbac.authorization.k8s.io/v1
metadata:
name: run-nfs-client-provisioner-gitlab
subjects:
- kind: ServiceAccount
name: nfs-client-provisioner-gitlab
namespace: kube-system
roleRef:
kind: ClusterRole
name: nfs-client-provisioner-gitlab-runner
apiGroup: rbac.authorization.k8s.io
---
# 3. 部署 NFS Provisioner Deployment
kind: Deployment
apiVersion: apps/v1
metadata:
name: nfs-client-provisioner-gitlab
namespace: kube-system
spec:
replicas: 1
strategy:
type: Recreate
selector:
matchLabels:
app: nfs-client-provisioner-gitlab
template:
metadata:
labels:
app: nfs-client-provisioner-gitlab
spec:
serviceAccountName: nfs-client-provisioner-gitlab
containers:
- name: nfs-client-provisioner-gitlab
image: k8s.gcr.io/sig-storage/nfs-subdir-external-provisioner:v4.0.2
volumeMounts:
- name: nfs-client-root
mountPath: /persistentvolumes
env:
- name: PROVISIONER_NAME
value: k8s-sigs.io/nfs-subdir-external-provisioner-gitlab # 供给器名称(后续 StorageClass 要用到)
- name: NFS_SERVER
value: 192.168.121.70 # NFS 服务端 IP
- name: NFS_PATH
value: /data/nfs/gitlab # NFS 共享目录
volumes:
- name: nfs-client-root
nfs:
server: 192.168.121.70 # NFS 服务端 IP
path: /data/nfs/gitlab # NFS 共享目录
---
# 4. 创建 NFS StorageClass
apiVersion: storage.k8s.io/v1
kind: StorageClass
metadata:
name: nfs-storage-gitlab # 这个名称要和 gitlab values.yaml 中的 storageClass 一致
provisioner: k8s-sigs.io/nfs-subdir-external-provisioner-gitlab # 必须和上面的 PROVISIONER_NAME 一致
parameters:
archiveOnDelete: "false" # 删除 PVC 时自动删除 NFS 目录(避免残留)
reclaimPolicy: Delete # 回收策略(Delete/Retain)
allowVolumeExpansion: true # 允许 PVC 扩容
7.1.2 创建 GitLab PVC
bash
root@k8s-master1:~/yaml/gitlab# vim gitlab-pvc.yaml
apiVersion: v1
kind: PersistentVolumeClaim
metadata:
name: gitlab-config
namespace: gitlab
spec:
accessModes:
- ReadWriteOnce
storageClassName: nfs-storage-gitlab
resources:
requests:
storage: 10Gi
---
apiVersion: v1
kind: PersistentVolumeClaim
metadata:
name: gitlab-data
namespace: gitlab
spec:
accessModes:
- ReadWriteOnce
storageClassName: nfs-storage-gitlab
resources:
requests:
storage: 20Gi # 根据实际需求调整
---
apiVersion: v1
kind: PersistentVolumeClaim
metadata:
name: gitlab-logs
namespace: gitlab
spec:
accessModes:
- ReadWriteOnce
storageClassName: nfs-storage-gitlab
resources:
requests:
storage: 20Gi
7.1.3 创建 GitLab Deployment
bash
root@k8s-master1:~/yaml/gitlab# vim gitlab-deployment.yaml
apiVersion: apps/v1
kind: Deployment
metadata:
name: gitlab
namespace: gitlab
spec:
replicas: 1 # GitLab建议单实例部署(多实例需额外配置)
selector:
matchLabels:
app: gitlab
template:
metadata:
labels:
app: gitlab
spec:
affinity: # 添加节点亲和性配置
nodeAffinity:
requiredDuringSchedulingIgnoredDuringExecution: # 硬亲和性,必须满足
nodeSelectorTerms:
- matchExpressions:
- key: kubernetes.io/hostname # 使用主机名标签
operator: In
values:
- node2 # 指定调度到node2节点
containers:
- name: gitlab
image: gitlab/gitlab-ce:16.8.1-ce.0 # 选择稳定版本,避免latest
imagePullPolicy: IfNotPresent
env:
# 核心配置:指定GitLab的外部访问域名
- name: GITLAB_EXTERNAL_URL
value: "https://gitlab.example.com" # 域名要和Ingress一致,建议用HTTPS
# 时区配置(可选,建议添加)
- name: TZ
value: "Asia/Shanghai"
# 数据库配置(默认内置PostgreSQL,若用外部数据库需额外配置)
- name: POSTGRES_PASSWORD
valueFrom:
secretKeyRef:
name: gitlab-postgres-secret
key: password
ports:
- containerPort: 80
name: http
- containerPort: 443
name: https
- containerPort: 22
name: ssh
volumeMounts:
- name: gitlab-config
mountPath: /etc/gitlab
- name: gitlab-data
mountPath: /var/opt/gitlab
- name: gitlab-logs
mountPath: /var/log/gitlab
volumes:
- name: gitlab-config
persistentVolumeClaim:
claimName: gitlab-config
- name: gitlab-data
persistentVolumeClaim:
claimName: gitlab-data
- name: gitlab-logs
persistentVolumeClaim:
claimName: gitlab-logs
7.1.4 创建 GitLab Service
bash
root@k8s-master1:~/yaml/gitlab# vim gitlab-service.yaml
apiVersion: v1
kind: Service
metadata:
name: gitlab
namespace: gitlab
spec:
selector:
app: gitlab
type: ClusterIP # 仅对内暴露,对外通过Ingress访问
ports:
- name: http
port: 80
targetPort: 80
- name: https
port: 443
targetPort: 443
- name: ssh
port: 22
targetPort: 22
7.1.5 创建 Ingress(绑定域名 + Nginx 控制器)
bash
root@k8s-master1:~/yaml/gitlab# vim gitlab-ingress.yaml
apiVersion: networking.k8s.io/v1
kind: Ingress
metadata:
name: gitlab
namespace: gitlab
annotations:
# 指定使用Nginx Ingress控制器
kubernetes.io/ingress.class: "nginx"
# 启用HTTPS(若需要HTTP自动跳转HTTPS,添加以下注解)
nginx.ingress.kubernetes.io/ssl-redirect: "true"
# 客户端最大请求体大小(GitLab上传文件需要)
nginx.ingress.kubernetes.io/proxy-body-size: "10g"
# 超时配置(避免长连接断开)
nginx.ingress.kubernetes.io/proxy-read-timeout: "3600"
nginx.ingress.kubernetes.io/proxy-send-timeout: "3600"
spec:
rules:
- host: gitlab.example.com # 绑定指定域名
http:
paths:
- path: /
pathType: Prefix
backend:
service:
name: gitlab
port:
number: 80
7.1.6 执行部署
bash
# 1. 部署PVC
root@k8s-master1:~/yaml/gitlab# kubectl apply -f gitlab-pvc.yaml
# 2. 部署Deployment
root@k8s-master1:~/yaml/gitlab# kubectl apply -f gitlab-deployment.yaml
# 3. 部署Service
root@k8s-master1:~/yaml/gitlab# kubectl apply -f gitlab-service.yaml
# 4. 部署Ingress
root@k8s-master1:~/yaml/gitlab# kubectl apply -f gitlab-ingress.yaml
7.1.7 检查部署状态
bash
# 检查PVC是否绑定成功(STATUS为Bound)
root@k8s-master1:~/yaml/gitlab# kubectl get pvc -n gitlab
NAME STATUS VOLUME CAPACITY ACCESS MODES STORAGECLASS AGE
gitlab-config Bound pvc-32e7e321-9ac3-4cf1-88e1-9ad008923929 10Gi RWO nfs-storage-gitlab 91m
gitlab-data Bound pvc-157268e1-468a-4d82-8311-a69fc52bb0d4 20Gi RWO nfs-storage-gitlab 91m
gitlab-logs Bound pvc-fc4b83ea-2009-44e2-bcf0-c95b37c1daf0 20Gi RWO nfs-storage-gitlab 91m
# 检查Pod是否运行(STATUS为Running)
root@k8s-master1:~/yaml/gitlab# kubectl get pods -n gitlab
NAME READY STATUS RESTARTS AGE
gitlab-dc87455cc-vgg4c 1/1 Running 0 12m
# 检查Service和Ingress
root@k8s-master1:~/yaml/gitlab# kubectl get svc -n gitlab
NAME TYPE CLUSTER-IP EXTERNAL-IP PORT(S) AGE
gitlab ClusterIP 10.110.211.47 <none> 80/TCP,443/TCP,22/TCP 91m
root@k8s-master1:~/yaml/gitlab# kubectl get ingress -n gitlab
NAME CLASS HOSTS ADDRESS PORTS AGE
gitlab nginx gitlab.example.com 192.168.121.200,192.168.121.201,192.168.121.202 80 91m
7.1.8 获取 GitLab 初始管理员密码
GitLab 启动后,初始密码会保存在 Pod 内的/etc/gitlab/initial_root_password文件中,执行以下命令获取:
bash
root@k8s-master1:~/yaml/gitlab# kubectl exec -it gitlab-dc87455cc-vgg4c -n gitlab -- cat /etc/gitlab/initial_root_password
# WARNING: This value is valid only in the following conditions
# 1. If provided manually (either via `GITLAB_ROOT_PASSWORD` environment variable or via `gitlab_rails['initial_root_password']` setting in `gitlab.rb`, it was provided before database was seeded for the first time (usually, the first reconfigure run).
# 2. Password hasn't been changed manually, either via UI or via command line.
#
# If the password shown here doesn't work, you must reset the admin password following https://docs.gitlab.com/ee/security/reset_user_password.html#reset-your-root-password.
Password: u5TQHE37agOB028oF4nddDArflwQZ6zv+4APnJhi9H8=
# NOTE: This file will be automatically deleted in the first reconfigure run after 24 hours.
7.1.9 访问 Gitlab
需要在windows主机hosts文件配置域名解析
在浏览器中输入gitlab.example.com,使用用户名root和上述初始密码登录,登录后建议立即修改管理员密码。

修改密码


7.1.10 生成个人访问令牌




7.1.11 配置管理节点ssh免密认证
bash
root@k8s-master1:~# ssh-keygen -t rsa -b 4096
root@k8s-master1:~# cat ~/.ssh/id_rsa.pub
ssh-rsa AAAAB3NzaC1yc2EAAAADAQABAAACAQC4yiVSqoLW5TSfVKQGUZMl84mmuENDTteCG+iHbhrJdkfC2udjLNSs/Ja9KrCEFlDsinDb+F52F5iV3zGXPbkKX0d9Mxx2tTTvTGU8dO/i/jmIe4WlGLqfq6jitGQY2gtzYGuO493U/BxMZGf0qFWjlo4uZwAOHytlEp4WqlVnah7K33+PfiZ9lrhtLfsYpcaSZfPcGXvasx8OdUtG9SS1RO5NTWJnr7Tutm4hsHDDq6KlbwmTo/F3k2XV2FzJkxX8P2vUZUonDIWkMJ/zitafzqNkB+HHZmlrck6IMlIK1iG0f3WnxCbAgqfWshSKGYfZEoxPy+hVhwhOl6mi8Q5s4UnzEDSslmROoZ46V5vbU7F8Ni65hr0aw1Ei8O/W4fvaShFvVlawmkWYEmh3n35T1eTbmIZ2ZG1TU0+6FFIeWURj0UQWiiRA9rQ0SoExe/P4e/e46OGsXE3rNnhke7WM5L2wQXeLD1nhqjf0GHGIF3j2KeuOudRykqLLj6jBAIuijhf8ptnTqv2/X9/DjWSjEgOOAieobxIOD5zbRURIX9zrA1A75bcQE7WNHtiIzwOSrgl8mXW7g41xs0OYkFJ8Xhxivf30C6A6ozQT37MDQxfm/6VGtgi7yYmmTI0UrRvVPEJjJwGhudgnAMilk+gaVZsgY6vFFWhvNS7ZUo19dw== root@k8s-master1



7.2 部署jenkins
7.2.1 部署 NFS 动态存储供给器(NFS Provisioner)
bash
root@k8s-master1:~/yaml# mkdir jenkins
root@k8s-master1:~/yaml/jenkins# vim nfs-provisioner.yaml
---
# 1. 创建 ServiceAccount(赋予权限)
apiVersion: v1
kind: ServiceAccount
metadata:
name: nfs-client-provisioner-jenkins
namespace: kube-system
---
# 2. 创建 RBAC 权限(Provisioner 需要的权限)
kind: ClusterRole
apiVersion: rbac.authorization.k8s.io/v1
metadata:
name: nfs-client-provisioner-jenkins-runner
rules:
- apiGroups: [""]
resources: ["persistentvolumes"]
verbs: ["get", "list", "watch", "create", "delete"]
- apiGroups: [""]
resources: ["persistentvolumeclaims"]
verbs: ["get", "list", "watch", "update"]
- apiGroups: ["storage.k8s.io"]
resources: ["storageclasses"]
verbs: ["get", "list", "watch"]
- apiGroups: [""]
resources: ["events"]
verbs: ["create", "update", "patch"]
- apiGroups: [""]
resources: ["endpoints"]
verbs: ["get", "list", "watch", "create", "update", "delete", "patch"]
---
kind: ClusterRoleBinding
apiVersion: rbac.authorization.k8s.io/v1
metadata:
name: run-nfs-client-provisioner-jenkins
subjects:
- kind: ServiceAccount
name: nfs-client-provisioner-jenkins
namespace: kube-system
roleRef:
kind: ClusterRole
name: nfs-client-provisioner-jenkins-runner
apiGroup: rbac.authorization.k8s.io
---
# 3. 部署 NFS Provisioner Deployment
kind: Deployment
apiVersion: apps/v1
metadata:
name: nfs-client-provisioner-jenkins
namespace: kube-system
spec:
replicas: 1
strategy:
type: Recreate
selector:
matchLabels:
app: nfs-client-provisioner-jenkins
template:
metadata:
labels:
app: nfs-client-provisioner-jenkins
spec:
serviceAccountName: nfs-client-provisioner-jenkins
containers:
- name: nfs-client-provisioner-jenkins
image: k8s.gcr.io/sig-storage/nfs-subdir-external-provisioner:v4.0.2
volumeMounts:
- name: nfs-client-root
mountPath: /persistentvolumes
env:
- name: PROVISIONER_NAME
value: k8s-sigs.io/nfs-subdir-external-provisioner-jenkins # 供给器名称(后续 StorageClass 要用到)
- name: NFS_SERVER
value: 192.168.121.70 # NFS 服务端 IP
- name: NFS_PATH
value: /data/nfs/jenkins # NFS 共享目录
volumes:
- name: nfs-client-root
nfs:
server: 192.168.121.70 # NFS 服务端 IP
path: /data/nfs/jenkins # NFS 共享目录
---
# 4. 创建 NFS StorageClass
apiVersion: storage.k8s.io/v1
kind: StorageClass
metadata:
name: nfs-storage-jenkins # 这个名称要和 jenkins values.yaml 中的 storageClass 一致
provisioner: k8s-sigs.io/nfs-subdir-external-provisioner-jenkins # 必须和上面的 PROVISIONER_NAME 一致
parameters:
archiveOnDelete: "false" # 删除 PVC 时自动删除 NFS 目录(避免残留)
reclaimPolicy: Delete # 回收策略(Delete/Retain)
allowVolumeExpansion: true # 允许 PVC 扩容
# 应用部署
root@k8s-master1:~/yaml/jenkins# kubectl apply -f nfs-provisioner.yaml
7.2.2 创建 Jenkins PVC(基于 nfs-storage-jenkins)
bash
root@k8s-master1:~/yaml/jenkins# vim jenkins-pvc.yaml'
apiVersion: v1
kind: PersistentVolumeClaim
metadata:
name: jenkins-pvc
namespace: jenkins
spec:
accessModes:
- ReadWriteMany # NFS支持多节点读写
resources:
requests:
storage: 10Gi # 按需调整存储大小
storageClassName: nfs-storage-jenkins # 关联创建的存储类
root@k8s-master1:~/yaml/jenkins# kubectl apply -f jenkins-pvc.yaml
# 验证PVC是否绑定(STATUS为Bound则正常)
root@k8s-master1:~/yaml/jenkins# kubectl get pvc -n jenkins
NAME STATUS VOLUME CAPACITY ACCESS MODES STORAGECLASS AGE
jenkins-pvc Bound pvc-89ce598e-e60a-4968-b0b6-92cc95808ac3 10Gi RWX nfs-storage-jenkins 5m17s
7.2.3 创建 Jenkins Service(供 Ingress 访问)
bash
root@k8s-master1:~/yaml/jenkins# vim jenkins-service.yaml
apiVersion: v1
kind: Service
metadata:
name: jenkins-service
namespace: jenkins
spec:
selector:
app: jenkins
ports:
- port: 8080
targetPort: 8080
type: ClusterIP # 仅集群内访问,通过Ingress暴露外部
root@k8s-master1:~/yaml/jenkins# kubectl apply -f jenkins-service.yaml
# 验证Service是否创建成功
root@k8s-master1:~/yaml/jenkins# kubectl get svc -n jenkins
NAME TYPE CLUSTER-IP EXTERNAL-IP PORT(S) AGE
jenkins-service ClusterIP 10.104.191.198 <none> 8080/TCP 5m56s
7.2.4 创建 Jenkins Deployment
bash
root@k8s-master1:~/yaml/jenkins# vim jenkins-deployment.yaml
apiVersion: apps/v1
kind: Deployment
metadata:
name: jenkins
namespace: jenkins
spec:
replicas: 1
selector:
matchLabels:
app: jenkins
template:
metadata:
labels:
app: jenkins
spec:
securityContext:
fsGroup: 1000 # 与Jenkins用户gid一致
supplementalGroups: [1001] # 新增:加入docker组(GID通常为999,解决docker.sock权限)
containers:
- name: jenkins
image: jenkins/jenkins:2.528.2
imagePullPolicy: IfNotPresent
ports:
- containerPort: 8080 # Web页面端口
- containerPort: 50000 # Agent代理端口
#resources:
# limits:
# cpu: "2"
# memory: "4Gi"
# requests:
# cpu: "1"
# memory: "2Gi"
volumeMounts:
- name: jenkins-data
mountPath: /var/jenkins_home # Jenkins数据目录(核心挂载点)
- name: docker-sock
mountPath: /var/run/docker.sock # 容器内挂载路径,与宿主机一致
readOnly: false # 需可读写,否则无法操作Docker
# 挂载宿主机docker二进制文件
- name: docker-bin
mountPath: /usr/bin/docker
readOnly: true
env:
- name: JAVA_OPTS # 调整JVM参数,避免内存不足
value: "-Xms1g -Xmx2g"
volumes:
- name: jenkins-data
persistentVolumeClaim:
claimName: jenkins-pvc # 关联创建的PVC
- name: docker-sock
hostPath:
path: /var/run/docker.sock # 宿主机docker.sock路径
type: Socket # 指定类型为套接字文件,避免路径不存在报错
# 可选:定义docker二进制文件卷
- name: docker-bin
hostPath:
path: /usr/bin/docker # 宿主机docker客户端路径
type: File # 指定类型为文件
root@k8s-master1:~/yaml/jenkins# kubectl apply -f jenkins-deployment.yaml
# 验证Pod是否运行(状态为Running则正常,启动可能需要1-2分钟)
root@k8s-master1:~/yaml/jenkins# kubectl get pods -n jenkins
NAME READY STATUS RESTARTS AGE
jenkins-69b4f8c66b-4zwhs 1/1 Running 0 5m57s
7.2.5 配置 Ingress Nginx(暴露 Jenkins Web 页面)
bash
root@k8s-master1:~/yaml/jenkins# vim jenkins-ingress.yaml
apiVersion: networking.k8s.io/v1
kind: Ingress
metadata:
name: jenkins-ingress
namespace: jenkins
annotations:
nginx.ingress.kubernetes.io/rewrite-target: / # 重写规则
nginx.ingress.kubernetes.io/ssl-redirect: "false" # 暂时关闭HTTPS(按需开启)
nginx.ingress.kubernetes.io/proxy-body-size: "100m" # 允许大文件上传(Jenkins插件安装)
spec:
ingressClassName: nginx # 匹配Ingress Nginx控制器的class名称(默认是nginx)
rules:
- host: jenkins.example.com
http:
paths:
- path: /
pathType: Prefix
backend:
service:
name: jenkins-service
port:
number: 8080
root@k8s-master1:~/yaml/jenkins# kubectl apply -f jenkins-ingress.yaml
# 验证Ingress是否创建成功
root@k8s-master1:~/yaml/jenkins# kubectl get ingress -n jenkins
NAME CLASS HOSTS ADDRESS PORTS AGE
jenkins-ingress nginx jenkins.example.com 192.168.121.200,192.168.121.201,192.168.121.202 80 7m19s
7.2.6 访问并初始化 Jenkins
1.获取 Jenkins 初始管理员密码
Jenkins 启动后,初始密码存储在 Pod 的/var/jenkins_home/secrets/initialAdminPassword文件中,执行以下命令获取:
bash
root@k8s-master1:~/yaml/jenkins# kubectl exec -it jenkins-69b4f8c66b-4zwhs -n jenkins -- cat /var/jenkins_home/secrets/initialAdminPassword
55db431945824038b02511a845df3594
2.访问 Jenkins Web 页面
宿主机访问需要在hosts文件里面配置域名解析
192.168.121.201 jenkins.example.com
打开浏览器,访问配置的 Ingress 域名(jenkins.example.com),或 Ingress IP + 端口(如192.168.1.101:80`):
- 输入第一步获取的初始密码,点击 "继续"。
- 选择 "安装推荐的插件"(等待插件安装完成,可能需要几分钟)。
- 创建第一个管理员账户(用户名 / 密码自行设置)。
- 配置 Jenkins URL(建议使用 Ingress 的访问地址,jenkins.example.com`)。
- 完成初始化,进入 Jenkins 主界面。





7.2.7 安装必要插件
GitLab Plugin(GitLab WebHook 触发)
Credentials Binding Plugin(凭证管理)
SSH Agent Plugin(GitLab SSH 提交)
7.2.8 添加 Jenkins 凭证
| 凭证类型 | 用途 | 配置项 |
|---|---|---|
| GitLab API token | GitLab 与jenkins关联 | API token:GitLab 个人访问令牌(需仓库读写权限) |
| Secret text | GitLab 代码拉取与提交 | Secret:GitLab 个人访问令牌(需仓库读写权限) |
1.Gitlab凭证



Secret text类型凭证,用于后续拉取代码仓库






7.2.9 jenkins生成token


7.3 部署ArgoCD
7.3.1 下载ArgoCD 部署文件
bash
# 下载ArgoCD核心部署文件
root@k8s-master1:~/yaml/argocd# wget https://raw.githubusercontent.com/argoproj/argo-cd/v2.4.15/manifests/install.yaml
root@k8s-master1:~/yaml/argocd# mv install.yaml argocd-deploy.yaml
root@k8s-master1:~/yaml/argocd# kubectl apply -f argocd-deploy.yaml -n argocd
7.3.2 创建 Ingress 规则暴露 Web 页面
bash
root@k8s-master1:~/yaml/argocd# vim argocd-ingress.yaml
apiVersion: networking.k8s.io/v1
kind: Ingress
metadata:
name: argocd-server-ingress
namespace: argocd
annotations:
# 强制 HTTP 重定向到 HTTPS(Ingress 层处理)
nginx.ingress.kubernetes.io/ssl-redirect: "true"
# 关键:指定后端服务协议为 HTTPS(匹配 ArgoCD Server 默认模式)
nginx.ingress.kubernetes.io/backend-protocol: "HTTPS"
spec:
ingressClassName: nginx
tls:
- hosts:
- argocd.example.com
secretName: argocd-tls-secret
rules:
- host: argocd.example.com
http:
paths:
- path: /
pathType: Prefix
backend:
service:
name: argocd-server
port:
number: 443 # ArgoCD Server 默认 HTTPS 端口
root@k8s-master1:~/yaml/argocd# kubectl apply -f argocd-ingress.yaml
7.3.3 验证启动状态
bash
root@k8s-master1:~/yaml/argocd# kubectl get pod -n argocd
NAME READY STATUS RESTARTS AGE
argocd-application-controller-0 1/1 Running 0 11m
argocd-applicationset-controller-7b4f85b695-mnhqf 1/1 Running 0 11m
argocd-dex-server-6b9cf7846f-88wp9 1/1 Running 0 11m
argocd-notifications-controller-84849bb64d-4pb2k 1/1 Running 0 11m
argocd-redis-599b855497-l4jgj 1/1 Running 0 11m
argocd-repo-server-5667fd476b-2rj4l 1/1 Running 0 11m
argocd-server-f4fb696b8-w4gff 1/1 Running 0 11m
root@k8s-master1:~/yaml/argocd# kubectl get svc -n argocd
NAME TYPE CLUSTER-IP EXTERNAL-IP PORT(S) AGE
argocd-applicationset-controller ClusterIP 10.101.181.22 <none> 7000/TCP,8080/TCP 11m
argocd-dex-server ClusterIP 10.97.211.53 <none> 5556/TCP,5557/TCP,5558/TCP 11m
argocd-metrics ClusterIP 10.97.90.112 <none> 8082/TCP 11m
argocd-notifications-controller-metrics ClusterIP 10.105.12.227 <none> 9001/TCP 11m
argocd-redis ClusterIP 10.110.228.29 <none> 6379/TCP 11m
argocd-repo-server ClusterIP 10.105.134.22 <none> 8081/TCP,8084/TCP 11m
argocd-server ClusterIP 10.105.126.72 <none> 80/TCP,443/TCP 11m
argocd-server-metrics ClusterIP 10.104.110.113 <none> 8083/TCP 11m
root@k8s-master1:~/yaml/argocd# kubectl get ingress -n argocd
NAME CLASS HOSTS ADDRESS PORTS AGE
argocd-server-ingress nginx argocd.example.com 192.168.121.200,192.168.121.201,192.168.121.202 80, 443 6m8s
7.3.4 获取 ArgoCD 初始管理员密码
bash
root@k8s-master1:~/yaml/argocd# kubectl -n argocd get secret argocd-initial-admin-secret -o jsonpath="{.data.password}" | base64 -d && echo
hMLMyqt2MfXmy1Hu
7.3.5 登录 ArgoCD(Web UI)
宿主机访问需要在hosts文件里面配置域名解析
192.168.121.202 argocd.example.com
ArgoCD 默认管理员用户名是 admin

修改密码

8 部署Prometheus+Grafana+AlertManager(kube-prometheus-stack)
8.1 部署 NFS 动态存储供给器(NFS Provisioner)
bash
root@k8s-master1:~/yaml# mkdir monitoring
root@k8s-master1:~/yaml/monitoring# vim nfs-provisioner.yaml
---
# 1. 创建 ServiceAccount(赋予权限)
apiVersion: v1
kind: ServiceAccount
metadata:
name: nfs-client-provisioner-monitoring
namespace: kube-system
---
# 2. 创建 RBAC 权限(Provisioner 需要的权限)
kind: ClusterRole
apiVersion: rbac.authorization.k8s.io/v1
metadata:
name: nfs-client-provisioner-monitoring-runner
rules:
- apiGroups: [""]
resources: ["persistentvolumes"]
verbs: ["get", "list", "watch", "create", "delete"]
- apiGroups: [""]
resources: ["persistentvolumeclaims"]
verbs: ["get", "list", "watch", "update"]
- apiGroups: ["storage.k8s.io"]
resources: ["storageclasses"]
verbs: ["get", "list", "watch"]
- apiGroups: [""]
resources: ["events"]
verbs: ["create", "update", "patch"]
- apiGroups: [""]
resources: ["endpoints"]
verbs: ["get", "list", "watch", "create", "update", "delete", "patch"]
---
kind: ClusterRoleBinding
apiVersion: rbac.authorization.k8s.io/v1
metadata:
name: run-nfs-client-provisioner-monitoring
subjects:
- kind: ServiceAccount
name: nfs-client-provisioner-monitoring
namespace: kube-system
roleRef:
kind: ClusterRole
name: nfs-client-provisioner-monitoring-runner
apiGroup: rbac.authorization.k8s.io
---
# 3. 部署 NFS Provisioner Deployment
kind: Deployment
apiVersion: apps/v1
metadata:
name: nfs-client-provisioner-monitoring
namespace: kube-system
spec:
replicas: 1
strategy:
type: Recreate
selector:
matchLabels:
app: nfs-client-provisioner-monitoring
template:
metadata:
labels:
app: nfs-client-provisioner-monitoring
spec:
serviceAccountName: nfs-client-provisioner-monitoring
containers:
- name: nfs-client-provisioner-monitoring
image: k8s.gcr.io/sig-storage/nfs-subdir-external-provisioner:v4.0.2
volumeMounts:
- name: nfs-client-root
mountPath: /persistentvolumes
env:
- name: PROVISIONER_NAME
value: k8s-sigs.io/nfs-subdir-external-provisioner-monitoring # 供给器名称(后续 StorageClass 要用到)
- name: NFS_SERVER
value: 192.168.121.70 # NFS 服务端 IP
- name: NFS_PATH
value: /data/nfs/monitoring # NFS 共享目录
volumes:
- name: nfs-client-root
nfs:
server: 192.168.121.70 # NFS 服务端 IP
path: /data/nfs/monitoring # NFS 共享目录
---
# 4. 创建 NFS StorageClass
apiVersion: storage.k8s.io/v1
kind: StorageClass
metadata:
name: nfs-storage-monitoring # 这个名称要和 monitoring values.yaml 中的 storageClass 一致
provisioner: k8s-sigs.io/nfs-subdir-external-provisioner-monitoring # 必须和上面的 PROVISIONER_NAME 一致
parameters:
archiveOnDelete: "false" # 删除 PVC 时自动删除 NFS 目录(避免残留)
reclaimPolicy: Delete # 回收策略(Delete/Retain)
allowVolumeExpansion: true # 允许 PVC 扩容
8.2 配置 Helm Values 文件
bash
# 添加 Prometheus 社区仓库
helm repo add prometheus-community https://prometheus-community.github.io/helm-charts
helm repo update
root@k8s-master1:~/yaml/monitoring# vim values.yaml
# prometheus-values.yaml
global:
# 如果集群使用自定义域名,设置外部访问地址
externalUrl: "http://prometheus.example.com"
# 配置持久化存储(PVC)
prometheus:
ingress:
ingressClassName: nginx
enabled: true
annotations:
nginx.ingress.kubernetes.io/rewrite-target: /
hosts:
- prometheus.example.com # 域名
paths: ["/"]
prometheusSpec:
storageSpec:
volumeClaimTemplate:
spec:
storageClassName: nfs-storage-monitoring # 使用 NFS StorageClass
accessModes: ["ReadWriteOnce"]
resources:
requests:
storage: 20Gi # 根据需求调整
# Grafana 配置(持久化 + Ingress)
grafana:
persistence:
enabled: true
storageClassName: nfs-storage-monitoring
size: 10Gi
adminPassword: "123456"
ingress:
ingressClassName: nginx
enabled: true
annotations:
nginx.ingress.kubernetes.io/rewrite-target: /
hosts:
- grafana.example.com # 域名
paths: ["/"]
# AlertManager 配置(持久化 + Ingress)
alertmanager:
alertmanagerSpec:
storage:
volumeClaimTemplate:
spec:
storageClassName: nfs-storage-monitoring
accessModes: ["ReadWriteOnce"]
resources:
requests:
storage: 10Gi
ingress:
ingressClassName: nginx
enabled: true
annotations:
nginx.ingress.kubernetes.io/rewrite-target: /
hosts:
- alertmanager.example.com # 域名
paths: ["/"]
# 部署
root@k8s-master1:~/yaml/monitoring# helm install prometheus prometheus-community/kube-prometheus-stack -f values.yaml --namespace monitoring --version 31.0.0
# 如需要更新
root@k8s-master1:~/yaml/monitoring# helm upgrade prometheus prometheus-community/kube-prometheus-stack -f values.yaml --namespace monitoring --version 31.0.0
8.3 检查服务状态
bash
root@k8s-master1:~/yaml/monitoring# kubectl get svc -n monitoring
NAME TYPE CLUSTER-IP EXTERNAL-IP PORT(S) AGE
alertmanager-operated ClusterIP None <none> 9093/TCP,9094/TCP,9094/UDP 29m
prometheus-grafana ClusterIP 10.102.91.223 <none> 80/TCP 29m
prometheus-kube-prometheus-alertmanager ClusterIP 10.103.65.25 <none> 9093/TCP 29m
prometheus-kube-prometheus-operator ClusterIP 10.103.90.158 <none> 443/TCP 29m
prometheus-kube-prometheus-prometheus ClusterIP 10.105.216.248 <none> 9090/TCP 29m
prometheus-kube-state-metrics ClusterIP 10.107.217.252 <none> 8080/TCP 29m
prometheus-operated ClusterIP None <none> 9090/TCP 29m
prometheus-prometheus-node-exporter ClusterIP 10.110.245.180 <none> 9100/TCP 29m
root@k8s-master1:~/yaml/monitoring# kubectl get pod -n monitoring
NAME READY STATUS RESTARTS AGE
alertmanager-prometheus-kube-prometheus-alertmanager-0 2/2 Running 0 29m
prometheus-grafana-5f48d6c84d-96tjc 3/3 Running 0 29m
prometheus-kube-prometheus-operator-6cd54566dc-8lvws 1/1 Running 0 29m
prometheus-kube-state-metrics-85b8d66959-fmqgq 1/1 Running 0 29m
prometheus-prometheus-kube-prometheus-prometheus-0 2/2 Running 0 29m
prometheus-prometheus-node-exporter-455ph 1/1 Running 0 29m
prometheus-prometheus-node-exporter-8plhr 1/1 Running 0 29m
prometheus-prometheus-node-exporter-jksx5 1/1 Running 0 29m
prometheus-prometheus-node-exporter-nrjsh 1/1 Running 0 29m
prometheus-prometheus-node-exporter-qvvsg 1/1 Running 0 29m
prometheus-prometheus-node-exporter-wtcmd 1/1 Running 0 29m
root@k8s-master1:~/yaml/monitoring# kubectl get pvc -n monitoring
NAME STATUS VOLUME CAPACITY ACCESS MODES STORAGECLASS AGE
alertmanager-prometheus-kube-prometheus-alertmanager-db-alertmanager-prometheus-kube-prometheus-alertmanager-0 Bound pvc-5436f4bc-218b-4a19-9075-6d2bafd020b2 10Gi RWO nfs-storage-monitoring 29m
prometheus-grafana Bound pvc-393ba029-a7b3-4712-a49a-b613029cd15e 10Gi RWO nfs-storage-monitoring 29m
prometheus-prometheus-kube-prometheus-prometheus-db-prometheus-prometheus-kube-prometheus-prometheus-0 Bound pvc-e95ab19b-f86b-4de0-a056-14231224f04d 20Gi RWO nfs-storage-monitoring 29m
root@k8s-master1:~/yaml/monitoring# kubectl get ingress -n monitoring
NAME CLASS HOSTS ADDRESS PORTS AGE
prometheus-grafana nginx grafana.example.com 192.168.121.200,192.168.121.201,192.168.121.202 80 29m
prometheus-kube-prometheus-alertmanager nginx alertmanager.example.com 192.168.121.200,192.168.121.201,192.168.121.202 80 29m
prometheus-kube-prometheus-prometheus nginx prometheus.example.com 192.168.121.200,192.168.121.201,192.168.121.202 80 29m
8.4 验证监控目标
在主机hosts文件添加
192.168.121.200 prometheus.example.com
192.168.121.200 grafana.example.com
192.168.121.200 alertmanager.example.com
浏览器输入prometheus.example.com访问web页面

进入status ->targets,确认目前状态是否up

K8s 核心组件(kube-controller-manager、kube-etcd、kube-proxy、kube-scheduler)的监控抓取全部失败,报错为connection refused(连接被拒绝),核心原因是这些组件默认仅监听本地回环地址(127.0.0.1)或未正确暴露 metrics 端点,导致 Prometheus 无法从集群内网 IP 访问。
8.5 k8s集群核心组件开放metrics 访问
8.5.1 修复 kube-scheduler(所有master节点操作)
bash
root@k8s-master1:~/yaml/monitoring# vim /etc/kubernetes/manifests/kube-scheduler.yaml
spec:
containers:
- command:
- kube-scheduler
- --authentication-kubeconfig=/etc/kubernetes/scheduler.conf
- --authorization-kubeconfig=/etc/kubernetes/scheduler.conf
- --bind-address=0.0.0.0 # 把127.0.0.1修改成0.0.0.0
- --kubeconfig=/etc/kubernetes/scheduler.conf
- --leader-elect=true
#- --port=0 # 注释此行
# 由于是kubeadm部署的,kubelet 会在 10 秒内检测到文件变更并自动重启 Pod,无需手动执行 systemctl 命令。
再去查看状态,显示up

8.5.2 .修复 kube-controller-manager(所有 master 节点操作)
bash
root@k8s-master1:~/yaml/monitoring# vim /etc/kubernetes/manifests/kube-controller-manager.yaml
# 同样修改--bind-address
spec:
containers:
- command:
- kube-controller-manager
- --allocate-node-cidrs=true
- --authentication-kubeconfig=/etc/kubernetes/controller-manager.conf
- --authorization-kubeconfig=/etc/kubernetes/controller-manager.conf
- --bind-address=0.0.0.0
#- --port=0 # 注释此行

8.5.3 修复 kube-proxy
bash
# 编辑ConfigMap
root@k8s-master1:~/yaml/monitoring# kubectl edit configmap kube-proxy -n kube-system
kind: KubeProxyConfiguration
metricsBindAddress: "0.0.0.0:10249" # 默认是""
# 删除所有自动重建读取新配置
root@k8s-master1:~/yaml/monitoring# kubectl delete pods -n kube-system -l k8s-app=kube-proxy

8.5.4 修复 kube-etcd(所有 master 节点操作)
bash
root@master1:~# vim /etc/kubernetes/manifests/etcd.yaml
spec:
containers:
- command:
- etcd
- --advertise-client-urls=https://192.168.121.101:2379
- --cert-file=/etc/kubernetes/pki/etcd/server.crt
- --client-cert-auth=true
- --data-dir=/var/lib/etcd
- --initial-advertise-peer-urls=https://192.168.121.101:2380
- --initial-cluster=k8s-master1=https://192.168.121.100:2380,master2=https://192.168.121.101:2380
- --initial-cluster-state=existing
- --key-file=/etc/kubernetes/pki/etcd/server.key
- --listen-client-urls=https://127.0.0.1:2379,https://192.168.121.101:2379
- --listen-metrics-urls=http://0.0.0.0:2381 # 修改为0.0.0.0
- --metrics=basic # 添加此行
由于默认的是2379端口
所以需要加一个自定义监控指标
bash
root@k8s-master1:~/yaml/monitoring# vim values.yaml
prometheusSpec:
# ---------------添加自定义采集
additionalScrapeConfigs:
- job_name: 'etcd'
static_configs:
- targets:
- 192.168.121.100:2381
- 192.168.121.101:2381
- 192.168.121.102:2381
labels:
cluster: 'k8s-cluster'
job: 'etcd'
scheme: http
metrics_path: /metrics
scrape_interval: 30s
scrape_timeout: 10s
relabel_configs:
- source_labels: [__address__]
target_label: instance
- source_labels: [__address__]
regex: '([^:]+):.*'
replacement: '${1}'
target_label: node
- target_label: job
replacement: etcd
# ------------------------------
# 更新
root@k8s-master1:~/yaml/monitoring# helm upgrade prometheus prometheus-community/kube-prometheus-stack -f values.yaml --namespace monitoring --version 31.0.0

默认down不管它
8.6 访问 Grafana
- 浏览器访问
http://grafana.example.com - 登录账号:
admin/ 密码123456 - 导入官方 Dashboard
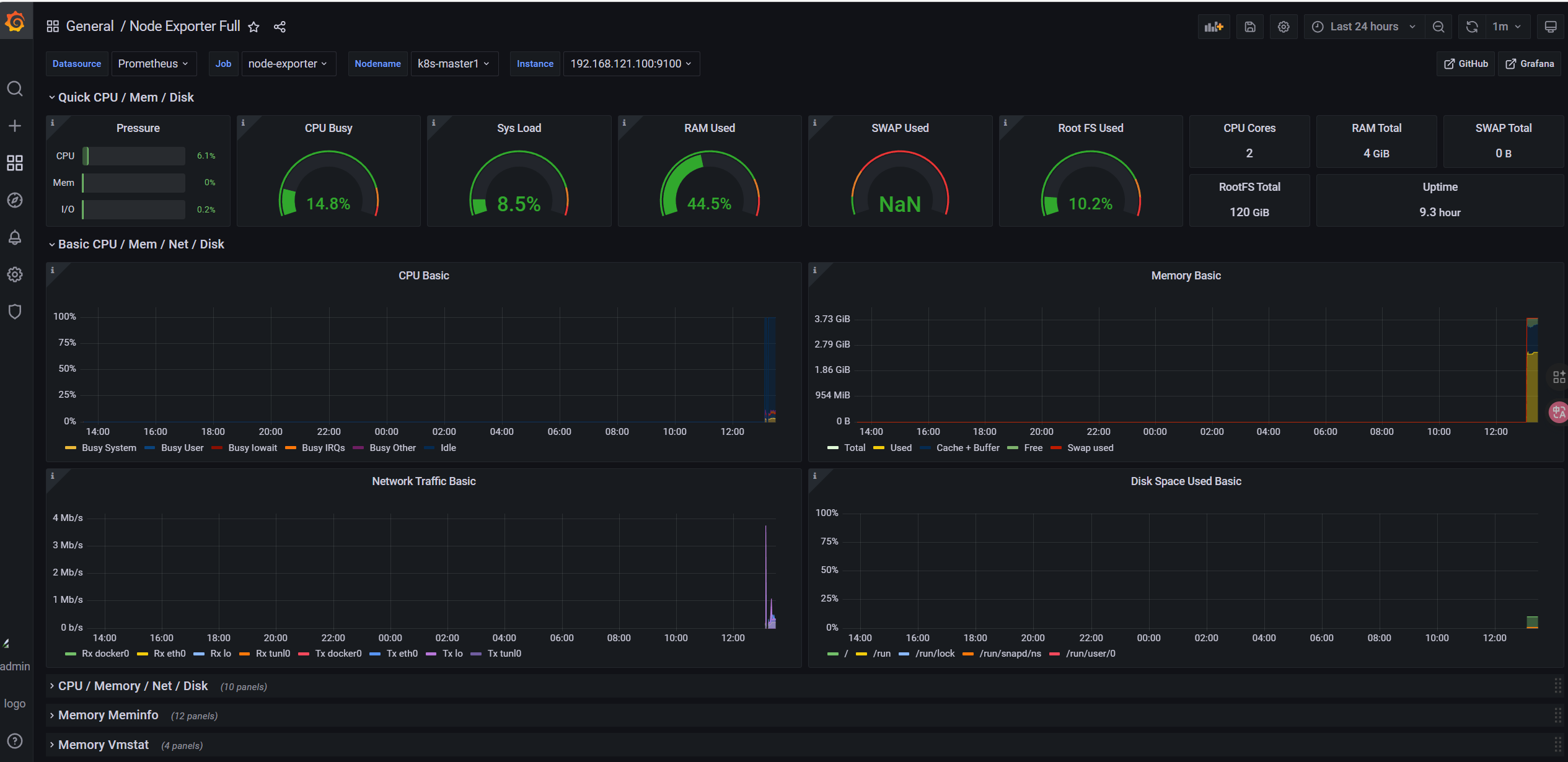
- 主机状态监控:
1860; - K8s 集群监控:
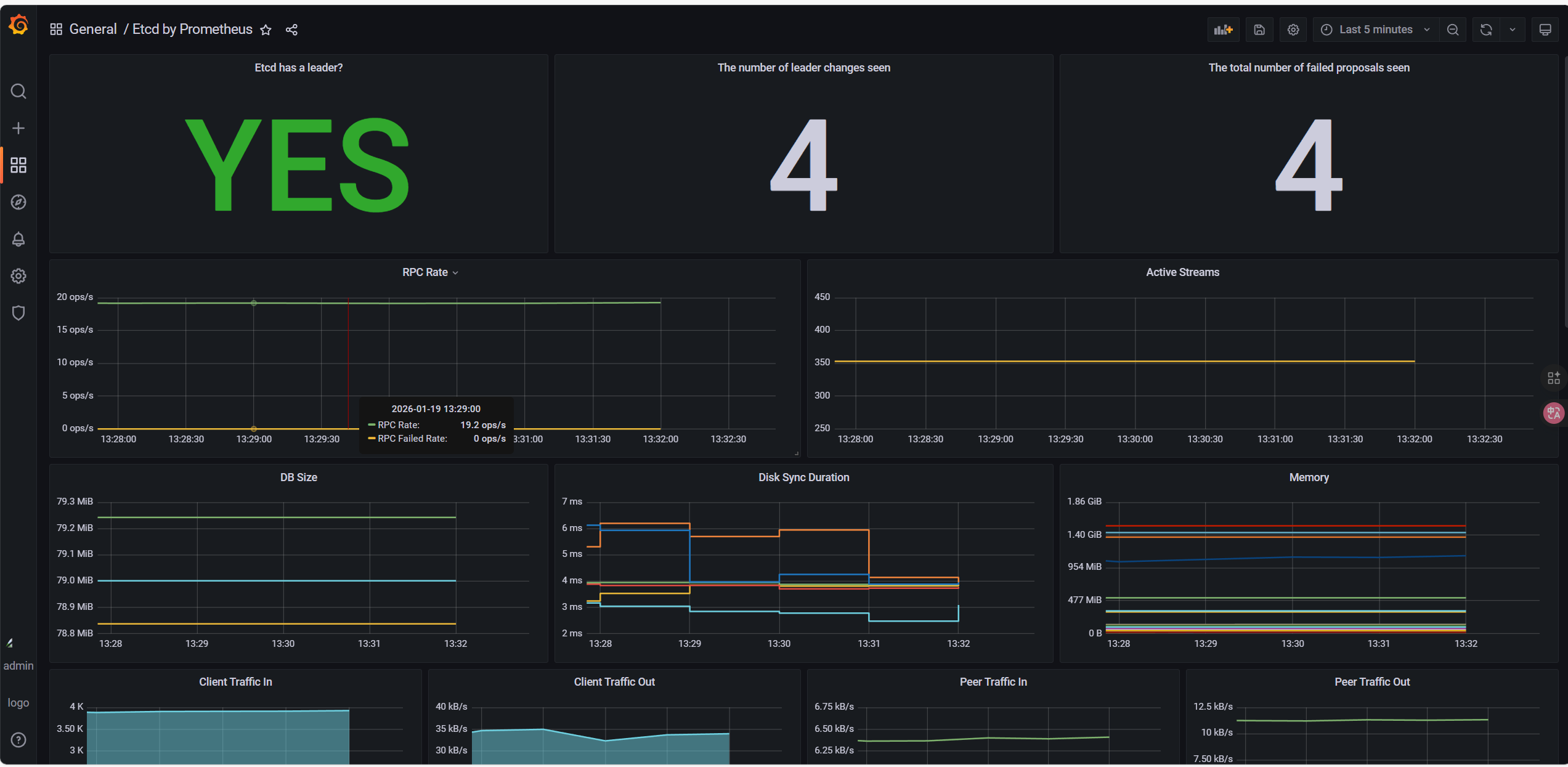
13105; - K8s etcd监控:
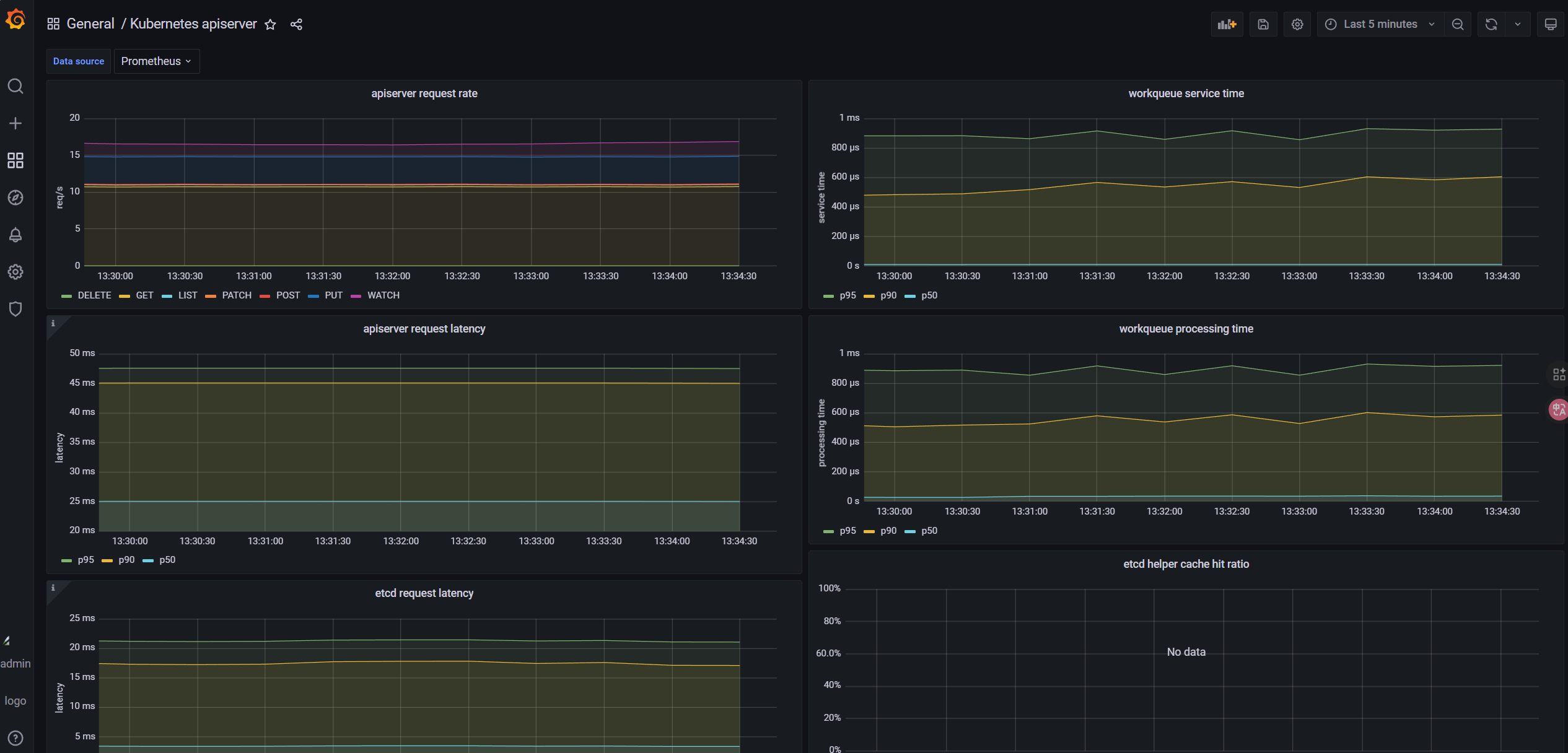
3070; - K8s APIserver:
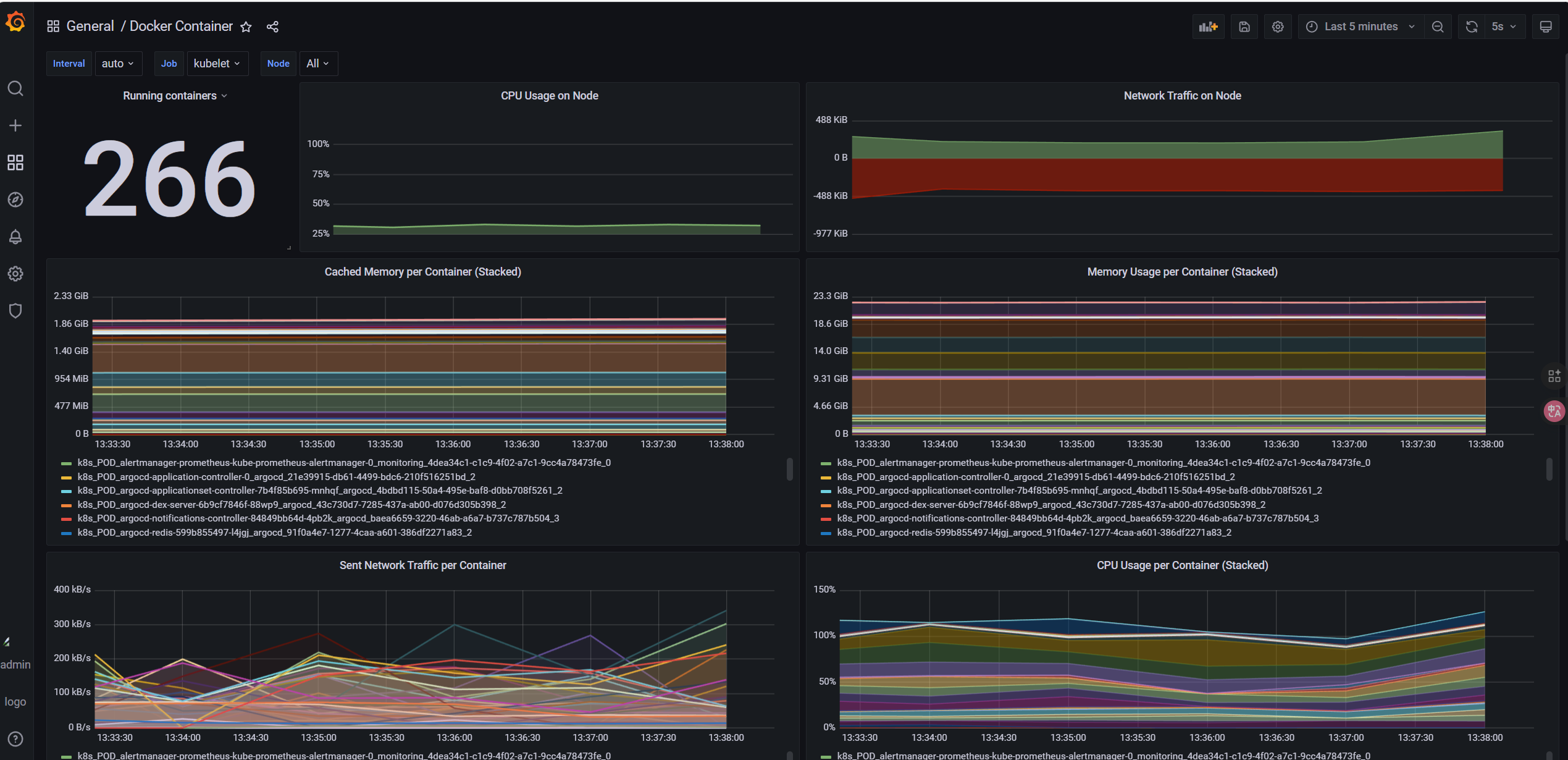
12006; - K8s Pods监控:
11600;
8.6.1 节点监控


8.6.2 集群监控

8.6.3 etcd监控

8.6.4 apiServer

8.6.5 pods监控

8.7 AlertManager邮箱告警配置
告警规则helm包里面自带了只需要配置邮箱即可
bash
# AlertManager 配置(持久化 + Ingress + 修复后模板)
alertmanager:
# 配置文件添加内容-------------------------------
config:
global:
resolve_timeout: 5m
# QQ邮箱SMTP配置
smtp_smarthost: 'smtp.qq.com:587'
smtp_from: '3127103271@qq.com'
smtp_auth_username: '3127103271@qq.com'
smtp_auth_password: 'pbinvybmgzzudecd'
smtp_require_tls: true
# 路由规则(修复接收器名称 + 补充severity分组)
route:
receiver: 'qq-email-receiver' # 修正:与接收器名称一致
group_by: ['alertname', 'cluster', 'service', 'severity'] # 补充severity,适配模板
group_wait: 10s
group_interval: 10s
repeat_interval: 1h
# Watchdog 规则:避免内置告警发送邮件
routes:
- match:
alertname: Watchdog
receiver: "null"
# 接收器配置(合并重复定义 + 模板添加默认值)
receivers:
- name: 'null'
- name: 'qq-email-receiver'
email_configs:
- to: '3386733930@qq.com'
send_resolved: true # 告警恢复时发送通知
# 抑制规则:critical级别告警触发时,抑制同组的warning级别告警
inhibit_rules:
- source_match:
severity: 'critical'
target_match:
severity: 'warning'
equal: ['alertname', 'cluster', 'service']
# 结束----------------------------------------------
alertmanagerSpec:
storage:
volumeClaimTemplate:
spec:
storageClassName: nfs-storage-monitoring
accessModes: ["ReadWriteOnce"]
resources:
requests:
storage: 10Gi
ingress:
ingressClassName: nginx
enabled: true
annotations:
nginx.ingress.kubernetes.io/rewrite-target: /
hosts:
- alertmanager.example.com # 域名
paths: ["/"]
# 这个版本有bug必须重新部署才生效
root@k8s-master1:~/yaml/monitoring# helm uninstall prometheus -n monitoring
release "prometheus" uninstalled
root@k8s-master1:~/yaml/monitoring# helm install prometheus prometheus-community/kube-prometheus-stack -f values.yaml --namespace monitoring --version 31.0.0
之前自带的etcd采集指标的问题没有修复,就会收到邮箱告警

随便关掉一台服务器模拟宕机,会收到超时15分钟没准备好


节点恢复后,有已解决通知

9 Istio 部署与配置
9.1 下载并安装 Istio 1.11.8
bash
root@k8s-master1:~/yaml# mkdir istio
# 下载Istio 1.11.8(适配k8s 1.20.6)
root@k8s-master1:~/yaml/istio# curl -L https://istio.io/downloadIstio | ISTIO_VERSION=1.11.8 TARGET_ARCH=x86_64 sh -
root@k8s-master1:~/yaml/istio# cd istio-1.11.8
# 将istioctl加入PATH
root@k8s-master1:~/yaml/istio# cp bin/istioctl /usr/local/bin/
root@k8s-master1:~/yaml/istio# chmod +x /usr/local/bin/istioctl
root@k8s-master1:~/yaml/istio# source ~/.bashrc
# 安装Istio(demo配置,包含所有核心组件)
root@k8s-master1:~/yaml/istio# istioctl install --set profile=demo -y
# 验证Istio部署(所有Pod Running)
root@k8s-master1:~/yaml/istio# kubectl get pods -n istio-system
NAME READY STATUS RESTARTS AGE
istio-egressgateway-66854b84df-zdvpv 1/1 Running 0 4h34m
istiod-7f75778f86-2ktn8 1/1 Running 0 4h34m
9.2 开启 Sidecar 自动注入(微服务命名空间)
创建微服务专属命名空间,并开启 Istio Sidecar 自动注入(核心:Istio 通过 Sidecar 管控微服务流量):
bash
# 创建命名空间
root@k8s-master1:~/yaml/istio# kubectl create namespace istio-demo
# 开启Sidecar自动注入
root@k8s-master1:~/yaml/istio# kubectl label namespace istio-demo istio-injection=enabled
# 验证标签
root@k8s-master1:~/yaml/istio# kubectl get ns istio-demo --show-labels
NAME STATUS AGE LABELS
istio-demo Active 20h istio-injection=enabled
9.3 配置 Nginx-Ingress 转发 Istio 流量
所有服务通过 nginx-ingress 访问,需配置 nginx-ingress 将域名请求转发到 Istio IngressGateway:
bash
root@k8s-master1:~/yaml/istio# vim ingress-istio.yaml
apiVersion: networking.k8s.io/v1
kind: Ingress
metadata:
name: istio-gateway-ingress
namespace: istio-system
annotations:
kubernetes.io/ingress.class: "nginx" # nginx-ingress class
nginx.ingress.kubernetes.io/ssl-redirect: "false" # 测试阶段关闭HTTPS
nginx.ingress.kubernetes.io/rewrite-target: /
spec:
rules:
- host: "nginx-demo.example.com" # 域名
http:
paths:
- path: /
pathType: Prefix
backend:
service:
name: istio-ingressgateway
port:
number: 80
# 执行部署
root@k8s-master1:~/yaml/istio# kubectl apply -f ingress-istio.yaml
9.4 删除webhook(测试环境)
bash
# 删除Istio WebHook
kubectl delete validatingwebhookconfiguration istiod-default-validator
# 验证删除成功
kubectl get validatingwebhookconfiguration | grep istio
10 GitLab 仓库准备(双仓库模式)
需创建两个 GitLab 仓库
10.1 仓库 1:应用代码仓库(istio-nginx-app)
存放 nginx 微服务代码、Dockerfile,用于 Jenkins 构建镜像。
10.1.1 仓库结构
bash
istio-nginx-app/
├── Jenkinsfile
├── Dockerfile # 构建nginx镜像
└── html/ # 自定义页面(区分版本)
└── index.html




10.1.2 本地克隆gitlab 应用代码仓库
bash
root@k8s-master1:~/yaml# mkdir nginx-app/
root@k8s-master1:~/yaml# cd nginx-app
root@k8s-master1:~/yaml/nginx-app# git config --global user.name "chenjun"
root@k8s-master1:~/yaml/nginx-app# git config --global user.email "3127103271@qq.com"
root@k8s-master1:~/yaml/nginx-app# git config --global color.ui true
root@k8s-master1:~/yaml/nginx-app# git config --list
user.name=chenjun
user.email=3127103271@qq.com
color.ui=true
root@k8s-master1:~/yaml/nginx-app# git init
Initialized empty Git repository in /root/yaml/nginx-app/.git/
root@k8s-master1:~/yaml/nginx-app# git clone git@10.110.211.47:root/istio-nginx-app.git
Cloning into 'istio-nginx-app'...
The authenticity of host '10.110.211.47 (10.110.211.47)' can't be established.
ECDSA key fingerprint is SHA256:Idgr3dsHkKBErB19MSEAPy5/cxTyXTYKI68bOzkRutA.
Are you sure you want to continue connecting (yes/no/[fingerprint])? yes
Warning: Permanently added '10.110.211.47' (ECDSA) to the list of known hosts.
remote: Enumerating objects: 3, done.
remote: Counting objects: 100% (3/3), done.
remote: Compressing objects: 100% (2/2), done.
remote: Total 3 (delta 0), reused 0 (delta 0), pack-reused 0
Receiving objects: 100% (3/3), done.
1.编写dockerfile
bash
root@k8s-master1:~/yaml/nginx-app/istio-nginx-app# vim Dockerfile
FROM nginx:harbor.example.com/public-image/nginx:1.21.6
# 复制自定义页面
COPY html/index.html /usr/share/nginx/html/index.html
# 暴露端口
EXPOSE 80
# 启动nginx
CMD ["nginx", "-g", "daemon off;"]
2.编写 index.html(v1 版本)
bash
root@k8s-master1:~/yaml/nginx-app/istio-nginx-app# vim html/index.html
<h1>NGINX Service v1 - GitOps CI/CD</h1>
3.编写 Jenkinsfile
bash
/**
* 基于Jenkins Pipeline的微服务CI/CD流水线(Istio+Nginx演示)
* 核心流程:拉取应用代码 → 构建Docker镜像 → 推送至Harbor → 更新ArgoCD配置仓库 → 清理镜像
*/
pipeline {
// 执行代理:使用任意可用的Jenkins节点
agent any
// 环境变量定义(统一管理配置,便于维护)
environment {
// 应用代码仓库地址(Nginx模拟微服务代码)
GITLAB_APP_REPO = "http://10.110.211.47/root/istio-nginx-app.git"
// ArgoCD配置仓库地址(存放K8s/Istio部署清单)
GITLAB_CONFIG_REPO = "http://10.110.211.47/root/istio-nginx-config.git"
// GitLab仓库IP(用于拼接克隆地址)
GITLAB_REPO_HOST = "10.110.211.47"
// Harbor镜像仓库地址
HARBOR_REGISTRY = "harbor.example.com"
// Harbor中的项目名称
HARBOR_PROJECT = "istio-demo"
// 镜像名称(对应Nginx服务)
IMAGE_NAME = "nginx"
// 镜像标签(构建编号+时间戳,确保唯一性)
IMAGE_TAG = "v${BUILD_NUMBER}-${new Date().format('yyyyMMddHHmmss')}"
// 发布版本标识(金丝雀发布)
VERSION = "canary"
// GitLab Token的Jenkins凭证ID(用于免密操作GitLab仓库)
GITLAB_TOKEN_CRED_ID = "gitlab-secret"
// ArgoCD配置仓库克隆的临时目录名
MANIFEST_CLONE_DIR = "argocd-config"
}
// 流水线核心阶段(按执行顺序定义)
stages {
// 阶段1:拉取应用代码仓库(从GitLab获取Nginx应用源码)
stage('Pull App Code') {
steps {
echo "===== 拉取应用代码仓库 ====="
// 使用GitSCM插件克隆指定分支的代码
checkout([$class: 'GitSCM',
// 拉取main分支的代码
branches: [[name: '*/main']],
// 远程仓库配置(地址+凭证)
userRemoteConfigs: [[
url: "${GITLAB_APP_REPO}",
credentialsId: "Gitlab-token" // Jenkins中配置的GitLab凭证ID
]]
])
}
}
// 阶段2:构建Docker镜像(基于应用代码构建带版本信息的Nginx镜像)
stage('Build Docker Image') {
steps {
echo "===== 构建镜像:${HARBOR_REGISTRY}/${HARBOR_PROJECT}/${IMAGE_NAME}:${IMAGE_TAG} ====="
// 优化1:替换index.html中的BUILD_TIME变量为当前时间(适配Linux/macOS的sed语法,添加.bak备份避免权限问题)
sh "sed -i.bak 's/\${BUILD_TIME}/\\\$(date +%Y-%m-%d\\ %H:%M:%S)/g' html/index.html && rm -f html/index.html.bak"
// 优化2:替换index.html中的VERSION变量为金丝雀版本标识
sh "sed -i.bak 's/\${VERSION}/${VERSION}/g' html/index.html && rm -f html/index.html.bak"
// 构建Docker镜像(使用当前目录的Dockerfile)
sh "docker build -t ${HARBOR_REGISTRY}/${HARBOR_PROJECT}/${IMAGE_NAME}:${IMAGE_TAG} ."
}
}
// 阶段3:推送镜像到Harbor(将构建好的镜像推送到私有镜像仓库)
stage('Push Image to Harbor') {
steps {
echo "===== 推送镜像到Harbor ====="
// 推送镜像到Harbor(需确保Jenkins节点已登录Harbor)
sh "docker push ${HARBOR_REGISTRY}/${HARBOR_PROJECT}/${IMAGE_NAME}:${IMAGE_TAG}"
}
}
// 阶段4:更新ArgoCD配置仓库(修改部署清单中的镜像标签,触发ArgoCD自动部署)
stage('Update ArgoCD Config Repo') {
steps {
echo "===== 更新ArgoCD配置仓库 ====="
// 清理历史克隆目录,避免残留文件干扰
sh "rm -rf ${MANIFEST_CLONE_DIR}"
// 从Jenkins凭证库获取GitLab Token,免密克隆配置仓库
withCredentials([string(credentialsId: GITLAB_TOKEN_CRED_ID, variable: 'GITLAB_TOKEN')]) {
sh """
set -e # 开启严格模式,任意命令失败则终止脚本
# 克隆ArgoCD配置仓库(使用OAuth2 Token免密认证)
git clone http://oauth2:\${GITLAB_TOKEN}@\${GITLAB_REPO_HOST}/root/istio-nginx-config.git \${MANIFEST_CLONE_DIR}
# 校验克隆结果,失败则终止
if [ ! -d "\${MANIFEST_CLONE_DIR}" ]; then
echo "克隆配置仓库失败!"
exit 1
fi
"""
}
// 进入配置仓库的部署清单目录(istio-demo为项目目录)
dir("${MANIFEST_CLONE_DIR}/istio-demo") {
// 前置校验:检查部署清单文件是否存在,避免替换失败
sh """
if [ ! -f "nginx-rollout.yaml" ]; then
echo "错误:未找到nginx-rollout.yaml文件!当前目录文件列表:"
ls -la # 输出目录文件,便于调试
exit 1
fi
# 输出替换前的文件内容,用于对比验证
echo "===== 替换前的nginx-rollout.yaml内容 ====="
cat nginx-rollout.yaml
"""
// 核心操作:替换部署清单中的镜像标签(仅替换TAG部分,保留仓库和项目路径)
sh "sed -i.bak 's|harbor.example.com/istio-demo/nginx:[^ ]*|harbor.example.com/istio-demo/nginx:${IMAGE_TAG}|g' nginx-rollout.yaml && rm -f nginx-rollout.yaml.bak"
// 验证替换结果,输出替换后的文件内容
sh """
echo "===== 替换后的nginx-rollout.yaml内容 ====="
cat nginx-rollout.yaml
# 查看Git状态(仅显示已跟踪文件的变更,过滤未跟踪的临时文件)
echo "===== Git状态(仅已跟踪文件) ====="
git status --porcelain | grep -v '^??' # ^?? 表示未跟踪文件,过滤后更清晰
"""
// 配置Git提交者信息(Jenkins节点全局生效)
sh "git config --global user.name 'jenkins'"
sh "git config --global user.email 'jenkins@example.com'"
// 优化:仅当已跟踪文件有变更时才执行commit,避免空提交
sh """
# 提取已跟踪文件的变更信息(排除未跟踪文件)
CHANGES=\$(git status --porcelain | grep -v '^??')
if [ -n "\$CHANGES" ]; then
git add . # 添加所有已跟踪的变更文件
# 提交变更(备注包含镜像标签、版本、Jenkins构建编号,便于追溯)
git commit -m 'Update nginx image to ${IMAGE_TAG} (version: ${VERSION}) by Jenkins ${BUILD_NUMBER}'
echo "提交变更成功!"
else
echo "无已跟踪文件变更,跳过commit步骤!"
exit 0 # 无变更时正常退出,不标记流水线失败
fi
"""
// 推送变更到GitLab配置仓库(仅当有新commit时执行)
withCredentials([string(credentialsId: GITLAB_TOKEN_CRED_ID, variable: 'GITLAB_TOKEN')]) {
sh """
# 检查是否有未推送的commit
if [ -n "\$(git log --branches --not --remotes)" ]; then
# 推送commit到main分支(免密认证)
git push http://oauth2:\${GITLAB_TOKEN}@\${GITLAB_REPO_HOST}/root/istio-nginx-config.git main
echo "推送变更成功!"
else
echo "无新commit,跳过push步骤!"
fi
"""
}
}
// 清理临时目录,释放Jenkins节点磁盘空间
sh "rm -rf ${MANIFEST_CLONE_DIR}"
}
}
}
// 后置操作(无论流水线成功/失败都会执行)
post {
// 始终执行的操作:清理Jenkins节点上的本地镜像,避免磁盘占用
always {
echo "===== 清理本地镜像 ====="
script {
// 变量兜底:避免环境变量为空导致命令执行失败
def harborRegistry = env.HARBOR_REGISTRY ?: "harbor.example.com"
def harborProject = env.HARBOR_PROJECT ?: "istio-demo"
def imageName = env.IMAGE_NAME ?: "nginx"
def imageTag = env.IMAGE_TAG ?: "unknown"
// 删除本地镜像(|| true 确保即使镜像不存在,命令也不会返回失败)
sh "docker rmi ${harborRegistry}/${harborProject}/${imageName}:${imageTag} || true"
}
}
// 流水线成功时执行:输出成功信息,便于日志查看
success {
echo "Pipeline 执行成功!镜像: ${HARBOR_REGISTRY}/${HARBOR_PROJECT}/${IMAGE_NAME}:${IMAGE_TAG}"
}
// 流水线失败时执行:提示检查日志,便于问题定位
failure {
echo "Pipeline 执行失败,请检查日志!"
}
}
}
4.提交到代码仓库
bash
root@k8s-master1:~/yaml/nginx-app/istio-nginx-app# ls
Dockerfile README.md html
root@k8s-master1:~/yaml/nginx-app/istio-nginx-app# git add .
root@k8s-master1:~/yaml/nginx-app/istio-nginx-app# git commit -m "提交了dockerfile index.html Jenkinsfile"
10.2 仓库 2 :ArgoCD 配置仓库(istio-nginx-config)
10.2.1 仓库结构
bash
istio-nginx-config/
└── istio-demo/
├── nginx-rollout.yaml # Argo Rollouts金丝雀部署配置(替代Deployment)
├── nginx-service.yaml # 微服务Service
├── nginx-vs.yaml # Istio虚拟服务(流量路由)
└── nginx-dr.yaml # Istio目标规则(版本区分)
10.2.2 本地克隆gitlab 配置仓库
bash
root@k8s-master1:~/yaml/nginx-app# git clone git@10.110.211.47:root/istio-nginx-config.git
Cloning into 'istio-nginx-config'...
remote: Enumerating objects: 3, done.
remote: Counting objects: 100% (3/3), done.
remote: Compressing objects: 100% (2/2), done.
remote: Total 3 (delta 0), reused 0 (delta 0), pack-reused 0
Receiving objects: 100% (3/3), done.
root@k8s-master1:~/yaml/nginx-app# ls
istio-nginx-app istio-nginx-config
1.nginx-rollout.yaml(核心:金丝雀 + 回滚策略)
bash
root@k8s-master1:~/yaml/nginx-app/istio-nginx-config# vim istio-demo/nginx-rollout.yaml
apiVersion: argoproj.io/v1alpha1
kind: Rollout
metadata:
name: nginx-rollout
namespace: istio-demo
spec:
# 副本数
replicas: 6
# 回滚策略:保留最近10个版本,支持一键回滚
revisionHistoryLimit: 10
# 选择器
selector:
matchLabels:
app: nginx
# 模板(同Deployment)
template:
metadata:
labels:
app: nginx
version: {{VERSION}} # 动态版本(Jenkins替换)
spec:
# 拉取Harbor私有镜像的密钥(需提前创建)
imagePullSecrets:
- name: harbor-secret
containers:
- name: nginx
image: harbor.example.com/istio-demo/nginx:{{IMAGE_TAG}} # Jenkins替换镜像标签
ports:
- containerPort: 80
# 健康检查(确保部署成功)
livenessProbe:
httpGet:
path: /
port: 80
initialDelaySeconds: 5
periodSeconds: 10
readinessProbe:
httpGet:
path: /
port: 80
initialDelaySeconds: 5
periodSeconds: 10
# 金丝雀发布策略(核心)
strategy:
canary:
# Istio流量管控集成
trafficRouting:
istio:
virtualService:
name: nginx-vs # 关联Istio虚拟服务
routes:
- primary # 主路由名称
destinationRule:
name: nginx-dr # 关联Istio目标规则
stableSubsetName: stable # 稳定版本子集
canarySubsetName: canary # 金丝雀版本子集
# 金丝雀发布步骤
steps:
# 第一步:发布10%流量到金丝雀版本(等待手动确认)
- setWeight: 10
- pause:
duration: 120 # 自动等待2分钟,也可配置为manual(手动确认)
# 第二步:发布50%流量到金丝雀版本
- setWeight: 50
- pause:
duration: 120
# 第三步:全量发布(100%流量)
- setWeight: 100
# 部署失败回滚触发条件
analysis:
templates:
- templateName: rollout-analysis-template # 健康检查模板(后续创建)
startingStep: 1 # 从第一步开始检查
args:
- name: service-name
value: nginx-service
2. nginx-service.yaml(微服务 Service)
bash
root@k8s-master1:~/yaml/nginx-app/istio-nginx-config# vim istio-demo/nginx-service.yaml
apiVersion: v1
kind: Service
metadata:
name: nginx-service
namespace: istio-demo
spec:
selector:
app: nginx
ports:
- port: 80
targetPort: 80
type: ClusterIP
3.nginx-vs.yaml(Istio 虚拟服务:流量路由)
bash
root@k8s-master1:~/yaml/nginx-app/istio-nginx-config# vim istio-demo/nginx-vs.yaml
apiVersion: networking.istio.io/v1alpha3
kind: VirtualService
metadata:
name: nginx-vs
namespace: istio-demo
spec:
hosts:
- "nginx-demo.example.com" # 域名
gateways:
- istio-ingressgateway # Istio网关
http:
- name: primary # 与Rollouts配置中的routes对应
route:
- destination:
host: nginx-service
subset: stable # 稳定版本
weight: 100
- destination:
host: nginx-service
subset: canary # 金丝雀版本
weight: 0
4. nginx-dr.yaml(Istio 目标规则:版本区分)
bash
root@k8s-master1:~/yaml/nginx-app/istio-nginx-config# vim istio-demo/nginx-dr.yaml
apiVersion: networking.istio.io/v1alpha3
kind: DestinationRule
metadata:
name: nginx-dr
namespace: istio-demo
spec:
host: nginx-service
subsets:
- name: stable # 稳定版本子集
labels:
version: stable
- name: canary # 金丝雀版本子集
labels:
version: canary
5.健康检查模板(rollout-analysis-template.yaml)
bash
apiVersion: argoproj.io/v1alpha1
kind: AnalysisTemplate
metadata:
name: rollout-analysis-template
namespace: istio-demo
spec:
args:
- name: service-name
metrics:
- name: http-errors
interval: 10s
successCondition: result[0] < 0.01
failureLimit: 5 # 连续5次失败则分析失败
provider:
prometheus:
address: http://prometheus-kube-prometheus-prometheus.monitoring.svc.cluster.local:9090
query: |
sum(rate(istio_requests_total{namespace="istio-demo", destination_app="nginx", response_code=~"5.."}[1m]) or vector(0))
/
sum(rate(istio_requests_total{namespace="istio-demo", destination_app="nginx"}[1m]) or vector(1))
6.提交到代码仓库
bash
root@k8s-master1:~/yaml/nginx-app/istio-nginx-config# ls
README.md istio-demo
root@k8s-master1:~/yaml/nginx-app/istio-nginx-config# git add .
root@k8s-master1:~/yaml/nginx-app/istio-nginx-config# git commit -m "提交了istio-demo"
10.3 创建 Harbor镜像拉取密钥
bash
kubectl create secret docker-registry harbor-secret \
-n istio-demo \
--docker-server=harbor.example.com \ # Harbor地址
--docker-username=admin \ # Harbor账号
--docker-password=123456 # Harbor密码
11 打通CI/CD流水线
11.1 创建 Jenkins 流水线任务
任务名称:istio-nginx-cicd
任务类型:流水线Pipeline



11.2 配置 GitLab WebHook 触发


遇到问题:
1.http://jenkins-service.jenkins.svc.cluster.local/project/istio-nginx-cicd通过集群内部域名访问报错gitlab不允许本地 The form contains the following error: Url is blocked: Requests to the local network are not allowed
2.http://jenkins.example.com/project/istio-nginx-cicd通过ingress暴露的域名访问,报错无法解析域名(因为容器内hosts文件没有配置域名解析)
解决:本地测试环境进入到容器内添加域名解析,pod重启后会失效,gitlab设置里面开启允许本地
bash
root@k8s-master1:~# kubectl exec -it gitlab-775d666959-sh5bv -n gitlab -- bash
root@gitlab-775d666959-sh5bv:/# echo "192.168.121.201 jenkins.example.com" >> /etc/hosts
设置允许访问本地



再次测试webhook连接

成功了
11.3 配置ArgoCD
11.3.1 关联Gitlab仓库



11.3.2 创建 ArgoCD 应用
访问 ArgoCD UI(argocd.example.com),登录后点击 New App
填写应用配置:
- Application Name:
istio-nginx-demo - Project:
default - Sync Policy:勾选Automatic(自动同步)、Prune Resources(删除多余资源)、Self Heal(自愈)
- Source:
- Repository URL:GitLab 配置仓库地址(http://gitlab.gitlab.svc.cluster.local/root/istio-nginx-config.git)
- Revision:
main - Path:
istio-demo
- Destination:
- Cluster URL:
https://kubernetes.default.svc(默认集群) - Namespace:
istio-demo
- Cluster URL:
点击「Create」创建应用




会读取Gitlab配置仓库内容并自动执行

11.4 配置Prometheus采集 Istio 的流量指标(用于健康检查脚本判断)
bash
# 在配置文件values.yaml添加新的监控指标,并更新
root@k8s-master1:~/yaml/monitoring# ls
backup nfs-provisioner.yaml values.yaml
root@k8s-master1:~/yaml/monitoring# helm upgrade prometheus prometheus-community/kube-prometheus-stack -f values.yaml --namespace monitoring --version 31.0.0
global:
# 如果集群使用自定义域名,设置外部访问地址
externalUrl: "http://prometheus.example.com" # 名
# 配置持久化存储(PVC)
prometheus:
ingress:
ingressClassName: nginx
enabled: true
annotations:
nginx.ingress.kubernetes.io/rewrite-target: /
hosts:
- prometheus.example.com # 域名
paths: ["/"]
prometheusSpec:
additionalScrapeConfigs:
# ========== 原有etcd抓取配置(保留不变) ==========
- job_name: 'etcd'
static_configs:
- targets:
- 192.168.121.100:2381
- 192.168.121.101:2381
- 192.168.121.102:2381
labels:
cluster: 'k8s-cluster'
job: 'etcd'
scheme: http
metrics_path: /metrics
scrape_interval: 30s
scrape_timeout: 10s
relabel_configs:
- source_labels: [__address__]
target_label: instance
- source_labels: [__address__]
regex: '([^:]+):.*'
replacement: '${1}'
target_label: node
- target_label: job
replacement: etcd
# ========== 新增:Istio Sidecar流量指标抓取(核心) ==========
- job_name: 'istio-sidecar'
metrics_path: /stats/prometheus
kubernetes_sd_configs:
- role: pod
namespaces:
names:
- istio-demo # 只抓取命名空间,避免全量抓取
relabel_configs:
# 只抓取带istio-proxy容器的Pod
- source_labels: [__meta_kubernetes_pod_container_name]
regex: istio-proxy
action: keep
# 只抓取运行中的Pod
- source_labels: [__meta_kubernetes_pod_phase]
regex: Running
action: keep
# 给指标添加pod、namespace标签(便于筛选)
- source_labels: [__meta_kubernetes_pod_name]
target_label: pod
- source_labels: [__meta_kubernetes_namespace]
target_label: namespace
# 固定抓取Sidecar的15090端口(Istio指标端口)
- source_labels: [__address__]
regex: (.*):.*
replacement: ${1}:15090
target_label: __address__
# 抓取间隔和超时(和etcd保持一致)
scrape_interval: 30s
scrape_timeout: 10s
# ========== 新增:Istiod控制平面指标抓取 ==========
- job_name: 'istiod'
metrics_path: /metrics
kubernetes_sd_configs:
- role: pod
namespaces:
names:
- istio-system # Istiod所在命名空间
relabel_configs:
# 只抓取istiod的Pod
- source_labels: [__meta_kubernetes_pod_label_app]
regex: istiod
action: keep
# 固定抓取15014端口(Istiod指标端口)
- source_labels: [__address__]
regex: (.*):.*
replacement: ${1}:15014
target_label: __address__
scrape_interval: 30s
scrape_timeout: 10s
# ========== 新增:Istio IngressGateway指标抓取 ==========
- job_name: 'istio-ingressgateway'
metrics_path: /stats/prometheus
kubernetes_sd_configs:
- role: pod
namespaces:
names:
- istio-system # IngressGateway所在命名空间
relabel_configs:
# 只抓取IngressGateway的Pod
- source_labels: [__meta_kubernetes_pod_label_app]
regex: istio-ingressgateway
action: keep
# 固定抓取15090端口
- source_labels: [__address__]
regex: (.*):.*
replacement: ${1}:15090
target_label: __address__
scrape_interval: 30s
scrape_timeout: 10s
# ========== 原有存储配置(保留不变) ==========

11.5 全链路测试(验证 CI/CD + 回滚 + 金丝雀)
11.5.1 首次部署(v1 stable 版本 金丝雀测试)
1.修改 Jenkins 流水线中的VERSION为stable,触发首次构建;
bash
root@k8s-master1:~/yaml/nginx-app/istio-nginx-app# ls
Dockerfile Jenkinsfile README.md html
root@k8s-master1:~/yaml/nginx-app/istio-nginx-app# vim Jenkinsfile
VERSION = "stable"
root@k8s-master1:~/yaml/nginx-app/istio-nginx-app# git add .
root@k8s-master1:~/yaml/nginx-app/istio-nginx-app# git commit -m "v1 test"
root@k8s-master1:~/yaml/nginx-app/istio-nginx-app# git push origin main
2.验证 Jenkins 构建:


3.验证 Harbor 镜像:访问 Harbor UI,确认istio-demo/nginx:v1镜像已推送;

4.验证 ArgoCD 同步:
总共副本数6
第一次更新10%也就是1个容器
等待两分钟后更新50%也就是3个容器
最后全量6个容器


验证金丝雀发布页面内容混合新旧版本
bash
root@k8s-master1:~/yaml/nginx-app/istio-nginx-app# kubectl get svc -n istio-demo
NAME TYPE CLUSTER-IP EXTERNAL-IP PORT(S) AGE
nginx-service ClusterIP 10.98.208.74 <none> 80/TCP 24m
root@k8s-master1:~/yaml/nginx-app/istio-nginx-app# curl 10.98.208.74
<h1>NGINX Service v110 - GitOps CI/CD</h1> # 旧版本
<p>Build Time: $(date +%Y-%m-%d %H:%M:%S)</p>
<p>Version: canary</p>
* Connection #0 to host 10.98.208.74 left intact
root@k8s-master1:~/yaml/nginx-app/istio-nginx-app# curl 10.98.208.74
<h1>NGINX Service v110 - GitOps CI/CD</h1> # 旧版本
<p>Build Time: $(date +%Y-%m-%d %H:%M:%S)</p>
<p>Version: canary</p>
* Connection #0 to host 10.98.208.74 left intact
root@k8s-master1:~/yaml/nginx-app/istio-nginx-app# curl 10.98.208.74
<h1>NGINX Service v1 - GitOps CI/CD</h1> # 新版本
<p>Build Time: $(date +%Y-%m-%d %H:%M:%S)</p>
<p>Version: stable</p>
* Connection #0 to host 10.98.208.74 left intact
root@k8s-master1:~/yaml/nginx-app/istio-nginx-app# curl 10.98.208.74
<h1>NGINX Service v1 - GitOps CI/CD</h1> # 新版本
<p>Build Time: $(date +%Y-%m-%d %H:%M:%S)</p>
<p>Version: stable</p>
* Connection #0 to host 10.98.208.74 left intact

全部更新完毕后旧版本删除


11.5.2 部署失败自动回滚测试
1.故意修改应用代码(健康检查错误),提交代码触发构建;
bash
# 修改健康检查脚本,让健康检查失败
root@k8s-master1:~/yaml/nginx-app/istio-nginx-config/istio-demo# ls
nginx-dr.yaml nginx-rollout.yaml nginx-service.yaml nginx-vs.yaml rollout-analysis-template.yaml
root@k8s-master1:~/yaml/nginx-app/istio-nginx-config/istio-demo# vim rollout-analysis-template.yaml
apiVersion: argoproj.io/v1alpha1
kind: AnalysisTemplate
metadata:
name: rollout-analysis-template
namespace: istio-demo
spec:
args:
- name: service-name
metrics:
- name: http-errors
interval: 10s
successCondition: result[0] > 0.01 # <改成>
failureLimit: 5 # 连续5次失败则分析失败
provider:
prometheus:
address: http://prometheus-kube-prometheus-prometheus.monitoring.svc.cluster.local:9090
query: |
sum(rate(istio_requests_total{namespace="istio-demo", destination_app="nginx", response_code=~"5.."}[1m]) or vector(0))
/
sum(rate(istio_requests_total{namespace="istio-demo", destination_app="nginx"}[1m]) or vector(1))
root@k8s-master1:~/yaml/nginx-app/istio-nginx-config/istio-demo# git add .
root@k8s-master1:~/yaml/nginx-app/istio-nginx-config/istio-demo# git commit -m "test"
root@k8s-master1:~/yaml/nginx-app/istio-nginx-config/istio-demo# git push origin main
验证ArgoCD配置已同步

2.修改版本号发布新版本测试
bash
root@k8s-master1:~/yaml/nginx-app/istio-nginx-app# vim html/index.html
<h1>NGINX Service v3 - GitOps CI/CD</h1>
<p>Build Time: ${BUILD_TIME}</p>
<p>Version: ${VERSION}</p>
root@k8s-master1:~/yaml/nginx-app/istio-nginx-app# git add .
root@k8s-master1:~/yaml/nginx-app/istio-nginx-app# git commit -m "v1 test"
root@k8s-master1:~/yaml/nginx-app/istio-nginx-app# git push origin main



bash
# 查看页面内容
root@k8s-master1:~/yaml/monitoring# curl 10.98.208.74
<h1>NGINX Service v2 - GitOps CI/CD</h1>
root@k8s-master1:~/yaml/monitoring# curl 10.98.208.74
<h1>NGINX Service v3 - GitOps CI/CD</h1>
root@k8s-master1:~/yaml/monitoring# curl 10.98.208.74
<h1>NGINX Service v2 - GitOps CI/CD</h1>
报错不会继续更新,回滚并删除


12 阿里云SLS日志服务
12.1 部署LoongCollector(本地集群master)
在Kubernetes集群中以DaemonSet和Sidecar安装LoongCollector-日志服务-阿里云
卸载教程运行管理-日志服务-阿里云
创建主账号AccessKey


bash
root@master:~/yaml# mkdir logging
root@master:~/yaml# cd logging
root@master:~/yaml/logging# wget https://aliyun-observability-release-cn-shanghai.oss-cn-shanghai.aliyuncs.com/loongcollector/k8s-custom-pkg/3.0.12/loongcollector-custom-k8s-package.tgz; tar xvf loongcollector-custom-k8s-package.tgz; chmod 744 ./loongcollector-custom-k8s-package/k8s-custom-install.sh
# 修改配置文件values.yaml:进入loongcollector-custom-k8s-package目录,修改配置文件./loongcollector/values.yaml
root@master:~/yaml/logging# cd loongcollector-custom-k8s-package/
root@master:~/yaml/logging/loongcollector-custom-k8s-package# vim loongcollector/values.yaml
# 本集群要采集到的Project名
projectName: "k8s-pod-logs"
# Project所属地域,例如上海:cn-shanghai
region: "cn-shenzhen"
# Project所属主账号uid,请用引号包围,例如"123456789"
aliUid: "123456"
# 使用网络,可选参数:公网Internet,内网Intranet,默认使用公网
net: Internet
# 主账号或者子账号的AK,SK
accessKeyID: "123456"
accessKeySecret: "123456"
# 自定义集群ID,命名只支持大小写,数字,短划线(-)。
clusterID: "k8s-pod"
# 执行安装脚本:在loongcollector-custom-k8s-package目录下执行如下命令,安装LoongCollector及其他依赖组件。
root@master:~/yaml/logging/loongcollector-custom-k8s-package# bash k8s-custom-install.sh install
# 验证安装结果:安装完成后,执行如下命令查看组件状态:
# 检查Pod状态
root@k8s-master1:~/yaml/logging/loongcollector-custom-k8s-package# kubectl get pod -n kube-system -o wide | grep loongcollector-ds
loongcollector-ds-4bdjb 1/1 Running 0 4m40s 10.244.159.131 k8s-master1 <none> <none>
loongcollector-ds-672lv 1/1 Running 0 4m40s 10.244.180.1 master2 <none> <none>
loongcollector-ds-bkpbk 1/1 Running 0 4m41s 10.244.104.29 node2 <none> <none>
loongcollector-ds-jgbgf 1/1 Running 0 4m42s 10.244.166.175 node1 <none> <none>
loongcollector-ds-k998c 1/1 Running 0 4m41s 10.244.135.38 node3 <none> <none>
loongcollector-ds-r56t4 1/1 Running 0 4m40s 10.244.136.1 master3 <none> <none>
组件安装成功后,日志服务会自动创建如下资源,可登录日志服务控制台查看。

12.2 创建日志采集规则
1. 标准输出日志采集(容器日志)
选择project->创建日志库->数据介入->选择k8s-标准输出-新版模板





2.配置机器组
使用场景:k8s场景
部署方式:自建集群Daemonset
添加机器组:k8s-group-k8s-pod


3.Logtail配置
全局配置:填写采集名称(如k8s-stdout)。
容器过滤:通过Pod标签、命名空间或容器名称筛选目标日志(如命名空间kube-system)
^(kube-system)$

下一步
容器日志采集完成

4.本地k8s集群主机日志采集(本地k8s集群所有主机节点)
前提条件
创建Project
若您无可用Project,请参考此处步骤创建一个基础Project,如需详细了解创建配置请参见管理Project。
登录日志服务控制台,单击创建Project,完成下述基础配置,其他配置保持默认即可:
- 所属地域:请根据日志来源等信息选择合适的阿里云地域,创建后不可修改。
- Project名称:设置名称,名称在阿里云地域内全局唯一,创建后不可修改。

创建Logstore
若您无可用Logstore,请参考此处步骤创建一个基础Logstore,如需详细了解创建配置请参见管理LogStore。
-
登录日志服务控制台,在Project列表中单击目标Project。
-
在****日志存储** > **日志库**页签中,单击+**图标。

-
填写Logstore名称,其余配置保持默认无需修改。

在Linux服务器上分场景安装LoongCollector采集器-日志服务-阿里云
-
下载安装包:在服务器上执行下载命令,示例代码中
${region_id}可使用cn-hangzhou替换。bash#wget https://aliyun-observability-release-${region_id}.oss-${region_id}.aliyuncs.com/loongcollector/linux64/latest/loongcollector.sh -O loongcollector.sh; root@master:~# mkdir logotail root@master:~# cd logotail/ root@master:~/logotail# wget https://aliyun-observability-release-cn-shenzhen.oss-cn-shenzhen.aliyuncs.com/loongcollector/linux64/latest/loongcollector.sh -O loongcollector.sh; --2026-01-09 09:16:04-- https://aliyun-observability-release-cn-shenzhen.oss-cn-shenzhen.aliyuncs.com/loongcollector/linux64/latest/loongcollector.sh -
选择传输方式并执行安装命令:替换
${region_id}为Project所属地域的RegionID。
公网:适用于大多数场景,常见于跨地域或其他云/自建服务器,但受带宽限制且可能不稳定。
bash
# chmod +x loongcollector.sh; ./loongcollector.sh install ${region_id}-internet
root@master:~/logotail# chmod +x loongcollector.sh; ./loongcollector.sh install cn-shenzhen-internet
loongcollector.sh version: 1.7.0
OS Arch: x86_64
OS Distribution: Ubuntu
current glibc version is : 2.35
glibc >= 2.12, and cpu flag meet
BIN_DIR: /usr/local/ilogtail
CONTROLLER_FILE: loongcollectord
update-rc.d del loongcollectord successfully.
Uninstall loongcollector successfully.
RUNUSER:root
Downloading package from region cn-shenzhen-internet ...
Package address: http://aliyun-observability-release-cn-shenzhen.oss-cn-shenzhen.aliyuncs.com/loongcollector/linux64
2026-01-09 09:23:47 URL:http://aliyun-observability-release-cn-shenzhen.oss-cn-shenzhen.aliyuncs.com/loongcollector/linux64/latest/x86_64/main/loongcollector-linux64.tar.gz [82695097/82695097] -> "loongcollector-linux64.tar.gz" [1]
Download loongcollector-linux64.tar.gz successfully.
Generate config successfully.
Installing loongcollector in /usr/local/ilogtail ...
sysom-cn-shenzhenPreparing eBPF enviroment ...
Found valid btf file: /sys/kernel/btf/vmlinux
Prepare eBPF enviroment successfully
agent stub for telegraf has been installed
agent stub for jvm has been installed
Install loongcollector files successfully.
Configuring loongcollector service ...
Use systemd for startup
service_file_path: /etc/systemd/system/loongcollectord.service
Synchronizing state of loongcollectord.service with SysV service script with /lib/systemd/systemd-sysv-install.
Executing: /lib/systemd/systemd-sysv-install enable loongcollectord
Created symlink /etc/systemd/system/default.target.wants/loongcollectord.service → /etc/systemd/system/loongcollectord.service.
systemd startup successfully.
Synchronizing state of ilogtaild.service with SysV service script with /lib/systemd/systemd-sysv-install.
Executing: /lib/systemd/systemd-sysv-install enable ilogtaild
Created symlink /etc/systemd/system/default.target.wants/ilogtaild.service → /etc/systemd/system/ilogtaild.service.
Configure loongcollector successfully.
Starting loongcollector ...
Start loongcollector successfully.
{
"UUID" : "DD64E1D0-ECF9-11F0-92B1-9D94276D7AA7",
"compiler" : "GCC 9.3.1",
"host_id" : "DCCBAF1A-ECF9-11F0-92B1-9D94276D7AA7",
"hostname" : "master",
"instance_id" : "DD64D532-ECF9-11F0-92B1-9D94276D7AA7_192.168.0.200_1767921834",
"ip" : "192.168.0.200",
"loongcollector_version" : "3.2.6",
"os" : "Linux; 5.15.0-164-generic; #174-Ubuntu SMP Fri Nov 14 20:25:16 UTC 2025; x86_64",
"update_time" : "2026-01-09 09:23:55"
}
- 查看启动状态:执行命令,返回
loongcollector is running表示启动成功。
bash
# sudo /etc/init.d/loongcollectord status
root@master:~/logotail# sudo /etc/init.d/loongcollectord status
loongcollector is running
- 配置用户ID:用户ID文件包含Project所属阿里云主账号的ID信息,用于标识该账号有权限访问、采集这台服务器的日志。
只有在采集非本账号ECS、自建服务器、其他云厂商服务器日志时需要配置用户ID。多个账号对同一台服务器进行日志采集时,支持在同一台服务器上创建多个用户ID文件。
- 登录日志服务控制台,鼠标悬浮在右上角用户头像上,在弹出的标签页中查看并复制账号ID。注意需要复制主账号ID。
- 在安装了LoongCollector的服务器上,以主账号ID作为文件名,创建用户ID文件。
bash
#touch /etc/ilogtail/users/{阿里云账号ID} # 如果/etc/ilogtail/users目录不存在,请手动创建目录。用户ID文件只需配置文件名,无需配置文件后缀。
root@master:~/logotail# touch /etc/ilogtail/users/123456
-
配置机器组:日志服务通过机器组发现用户自定义标识并与主机上的LoongCollector建立心跳连接。
-
在服务器上将自定义字符串
user-defined-test-1写入用户自定义标识文件,该字符串将在后续步骤中使用。
bash
#向指定文件写入自定义字符串,若目录不存在需手动创建。文件路径和名称由日志服务固定,不可自定义。
echo "k8s-host" > /etc/ilogtail/user_defined_id
root@master:~/logotail# echo "k8s-host" > /etc/ilogtail/user_defined_id
-
-
登录日志服务控制台。在Project列表中,单击目标Project。
-
单击****
****资源,单击机器组。 -
单击机器组右侧的
,单击创建机器组。
-
进行如下配置后单击确定。
- 设置机器组名称:名称Project内唯一,必须以小写字母或数字开头和结尾,且只能包含小写字母、数字、连字符(-)和下划线(_),长度为3~128字符。
- 机器组标识:选择用户自定义标识。
- 用户自定义标识:输入配置的用户自定义标识,需要与服务器用户自定义标识文件中自定义字符串内容一致。此例为
k8s-host。

-
- 机器组创建完成后,在机器组列表单击目标机器组,在机器组状态中查看心跳状态,若为FAIL,请等待两分钟左右并手动刷新。如果心跳为OK则表示创建成功。

上述同样的安装步骤对剩余服务器进行安装配置

安装完成后若需要采集日志还需进行采集配置。



