目录
源码获取方式在文章末尾
一、项目背景
随着文旅产业数字化转型的加速,旅游行业积累了海量的用户行为数据、景点属性数据与消费反馈数据,但传统旅游平台往往存在数据利用效率低、推荐同质化严重、用户需求挖掘不深入等问题。一方面,普通游客面对繁杂的旅游信息时,难以快速筛选出符合自身偏好的景点;另一方面,旅游从业者也缺乏直观的数据分析工具来把握市场趋势。在此背景下,结合 Web 开发技术、机器学习算法与数据可视化手段的旅游分析推荐系统应运而生。本项目基于 Django 框架搭建 Web 服务,依托 MySQL 存储多维度旅游数据,借助 Scikit-learn 实现协同过滤推荐,并通过可视化技术将抽象数据转化为直观图表,旨在解决旅游信息不对称、推荐精准度不足的行业痛点,契合当前智慧旅游发展的需求趋势。
二、研究目的
本项目的核心研究目的在于构建一套集数据管理、可视化分析与个性化推荐于一体的旅游服务系统,具体包括:其一,通过结构化的数据存储与多维度分析模块,挖掘旅游数据中隐藏的规律,如不同城市景点等级分布特征、价格与销量的关联关系、用户评论情感倾向等,为旅游从业者提供决策依据;其二,验证协同过滤算法在旅游场景下的适用性与有效性,优化推荐模型以提升个性化推荐的精准度,解决传统推荐系统 "千人一面" 的问题;其三,通过直观的可视化交互设计(如热门景区地图、词云图等),降低用户获取有效旅游信息的成本,提升用户体验;其四,探索 Web 框架、机器学习与数据可视化技术的融合应用模式,为同类旅游信息系统的开发提供可借鉴的技术方案。
三、项目意义
本项目兼具理论价值与实践意义。在实践层面,对普通用户而言,系统通过个性化景点推荐、直观的数据分析图表,帮助用户快速制定旅游计划,提升旅游决策效率;对旅游行业从业者而言,系统提供的城市景点等级分析、价格销量关联分析等功能,能够辅助其把握市场需求变化,优化产品布局。在理论层面,项目丰富了协同过滤算法在垂直领域(旅游)的应用案例,验证了机器学习技术与 Web 开发技术结合的可行性;同时,将多维度数据可视化(如地理空间可视化、文本词云可视化)融入旅游分析,拓展了旅游数据挖掘的呈现形式,为智慧旅游系统的研究提供了新的视角。此外,系统的模块化设计与技术栈选型,也为中小型旅游信息系统的开发提供了可复用的技术框架,具有一定的推广价值。
四、项目功能
系统功能覆盖用户交互、数据管理、分析可视化与智能推荐四大模块,形成完整的旅游信息服务闭环。用户交互模块包含登录注册与个人信息修改功能,保障用户数据安全与个性化设置;主页地区热门景区地图通过地理空间可视化技术,直观展示不同地区热门景点的分布情况,帮助用户快速了解区域旅游热度;数据表格模块支持景点基础信息、用户评分、评论数据的查询与管理,为数据分析提供数据支撑;分析可视化模块涵盖城市和景点等级分析(统计不同城市景点等级分布、占比)、评分情况分析(展示用户评分分布、不同景点评分对比)、价格销量分析(挖掘价格区间与销量的关联规律)、评论分析(基于文本情感分析展示用户反馈倾向);智能推荐模块基于协同过滤算法,结合用户历史评分与偏好,为用户推送个性化景点;文本可视化模块包含景点简介词云图(提炼景点核心特色)与景点评论词云图(展示用户关注点),帮助用户快速把握景点亮点与口碑特征。整体功能设计兼顾了用户的信息获取需求与从业者的数据分析需求,实现了实用性与交互性的统一。
五、项目创新点
本项目的创新点主要体现在三个方面:其一,技术融合创新,将 Django Web 框架、MySQL 数据库、Scikit-learn 机器学习库与数据可视化技术深度融合,构建了 "数据存储 - 算法建模 - 可视化呈现 - 交互服务" 的一体化系统,打破了传统旅游系统仅侧重信息展示或单一推荐功能的局限;**其二,推荐与分析的协同创新,将协同过滤推荐算法与多维度数据分析可视化相结合,**推荐结果可结合分析模块的价格、评分数据进一步优化,同时分析结果也能为推荐模型提供特征参考,形成 "分析 - 推荐 - 反馈" 的闭环优化机制;其三,可视化呈现创新,除常规的统计图表外,引入地理空间可视化(热门景区地图)与文本词云可视化(简介与评论双词云),并针对旅游场景进行定制化设计,如热门景区地图支持区域筛选,词云图可关联具体景点详情,提升了数据呈现的直观性与交互性;其四,功能场景创新,系统同时面向普通用户与旅游从业者设计差异化功能模块,既满足用户的个性化推荐与信息查询需求,又为从业者提供专业的数据分析工具,实现了 "C 端服务 + B 端赋能" 的双重价值,区别于传统旅游系统单一的用户端定位。
六、开发技术介绍
项目采用的技术栈涵盖 Web 开发、数据存储、机器学习与可视化分析四大领域,各技术在系统中各司其职且协同配合。Django 作为核心 Web 框架,采用 MVT(Model-View-Template)架构模式,具备强大的 ORM(对象关系映射)功能,简化了数据库操作,同时内置的用户认证、权限管理模块快速实现了登录注册等功能,保障了系统开发效率与稳定性;MySQL 作为关系型数据库,凭借其高性能、高可靠性的特点,负责存储景点基础信息、用户数据、评分评论等结构化数据,通过合理的表结构设计(如景点表、用户表、评分表的关联),支持多维度数据的快速查询与关联分析;Scikit-learn 机器学习库为协同过滤推荐算法的实现提供了技术支撑,通过其内置的协同过滤模块(如基于用户或基于物品的推荐算法),结合用户历史评分数据进行模型训练与推荐结果生成,实现个性化景点推荐;数据可视化技术则综合运用 Pyecharts 等工具,分别实现统计图表绘制、地理空间地图展示与词云图生成,将抽象的旅游数据转化为直观的图表、地图与词云,提升数据的可读性与交互性;机器学习与推荐算法则聚焦协同过滤的应用,通过分析用户 - 景点评分矩阵,挖掘用户偏好与景点相似性,实现精准的个性化推荐,为系统的智能性提供核心支撑。
编辑器**:Pycharm**
后端:Django
数据处理框架:Web
数据存储:Mysql
编程语言:Python
算法:机器学习scikit-learm、协同过滤推荐算法
数据可视化:Echarts
七、项目功能展示
登录注册
首页
个人信息修改
数据表格
添加评论
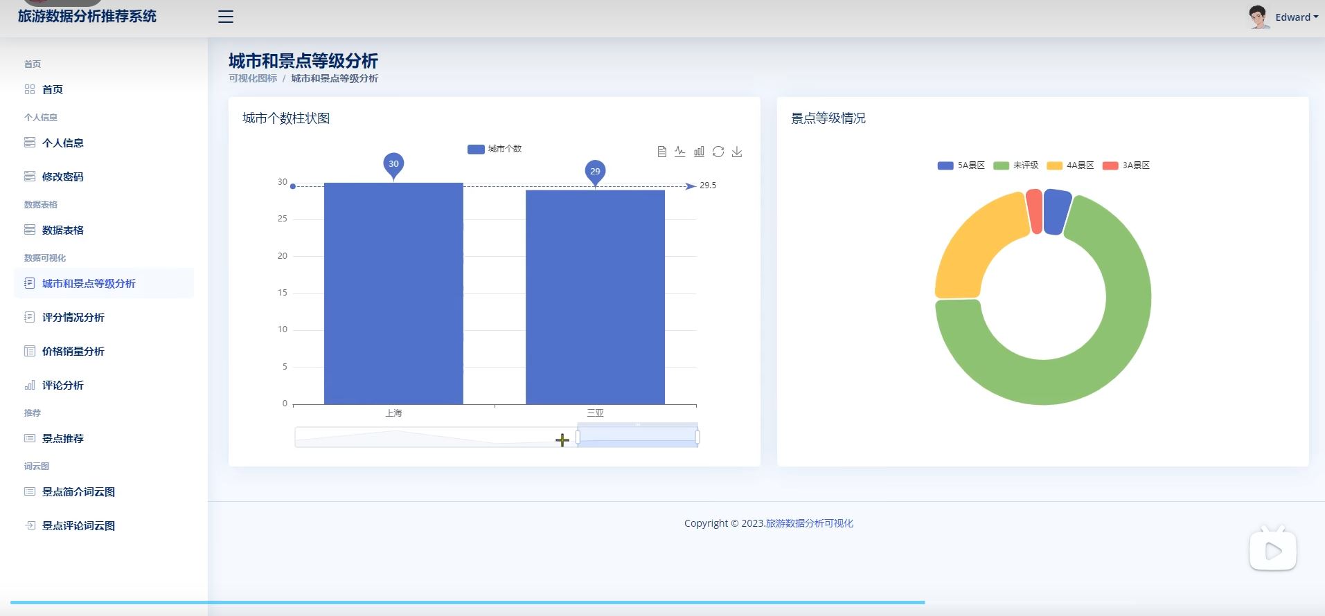
城市和景点等级分析
评分情况分析
价格销量分析
评论分析
景点推荐(根据用户历史行为)
词云图
八、实战教学视频哔哩哔哩平台链接
源码文档等资料获取方式
需要全部项目资料(完整系统源码等资料),主页+即可。
需要全部项目资料(完整系统源码等资料),主页+即可。
需要全部项目资料(完整系统源码等资料),主页+即可。
需要全部项目资料(完整系统源码等资料),主页+即可。