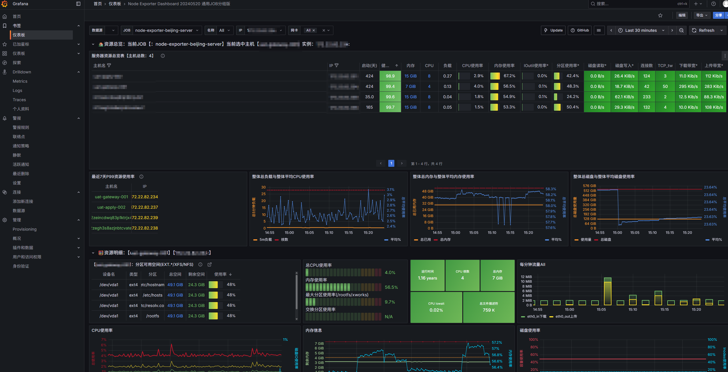
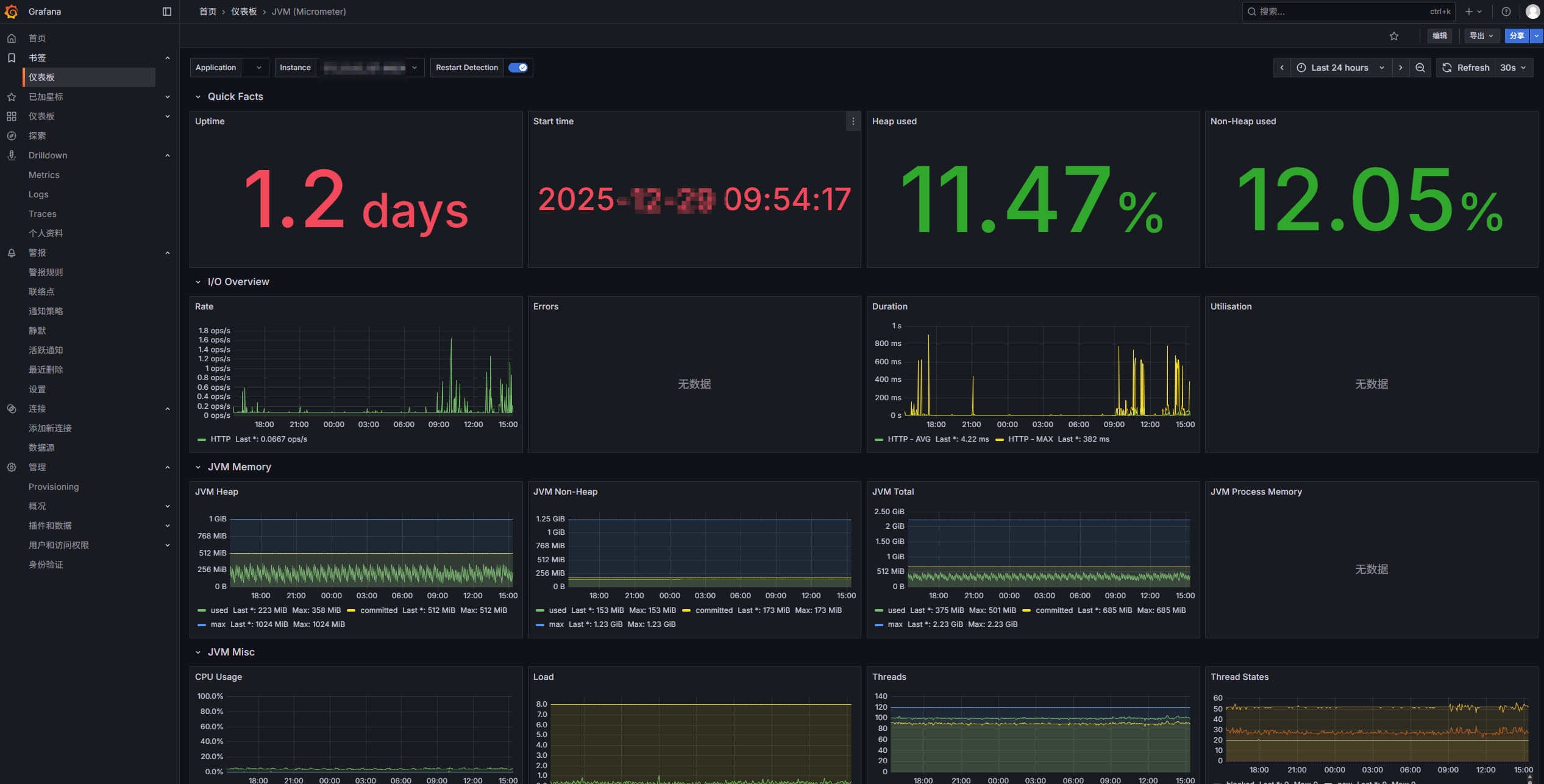
前几篇文章对服务器硬件指标(诸如内存、cpu、硬盘、),Java应用指标(健康、gc、heap、线程等)等进行监控,并实现了监控->收集->存储->预警->消息通知等全链路,本文对收集存储数据进行展示
创建grafana目录
bash
mkdir grafana
chmod -750 grafana/
运行容器
bash
docker run -d \
-p 13000:3000 \
--name=grafana \
-v /xworks/monitor/grafana:/var/lib/grafana \
grafana/grafana
查看docker运行实时日志
bash
docker logs -f grafana
登录控制台设置账号密码后界面如下(配置模板后),如下为对服务器和Java的监控


配置步骤:
1:最左侧选中链接,添加新连接,选中prometheus后

2:配置prometheus信息,最下方有保存测试按钮


如上测试通过后,需要呈现展示统计数据,按照如下步骤配置

进入如下页面

出现如上界面后可以3种方式加载模板
1:根据grafana官网给定的模板进行直接加载,数字1位置,常用模板id:12633、4701、10280、11378
地址:https://grafana.com/grafana/dashboards
2:手戳json加载,数字2位置
3:json文件上传,最上方,我是用1和2没有使用3,所以没有进行标记
前几章节配置的规则,这里可以查看,在左侧点击警报规则
